Erlang-Distribution
Erlang Distribution links, inet socket, port driver, dist process + tls_connection & tls_sender
Understand the behaviour of Erlang clustering via Erlang Distribution links, inet socket, port driver & dist process.
If the Erlang Distribution is using TLS, the state of tls_connection & tls_sender processes will be shown as well.
Metrics displayed:
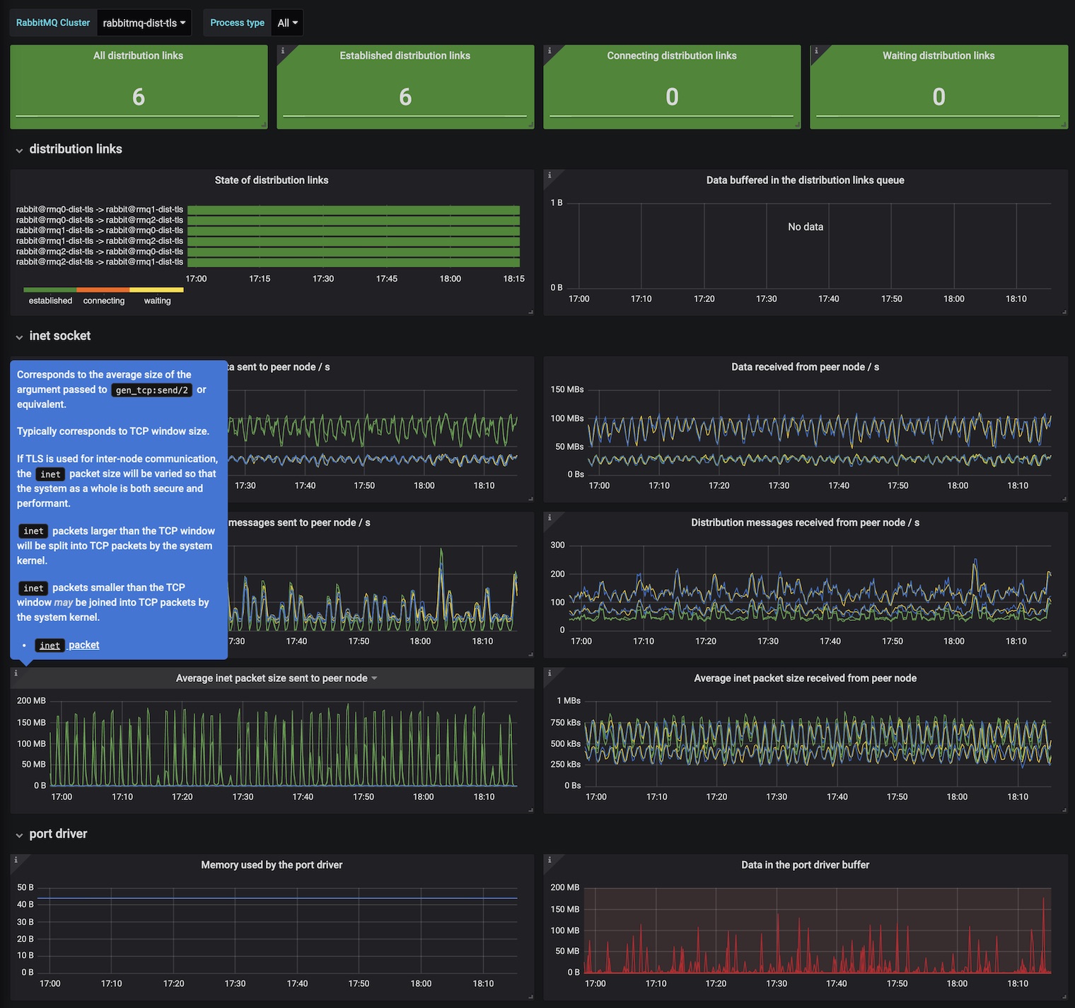
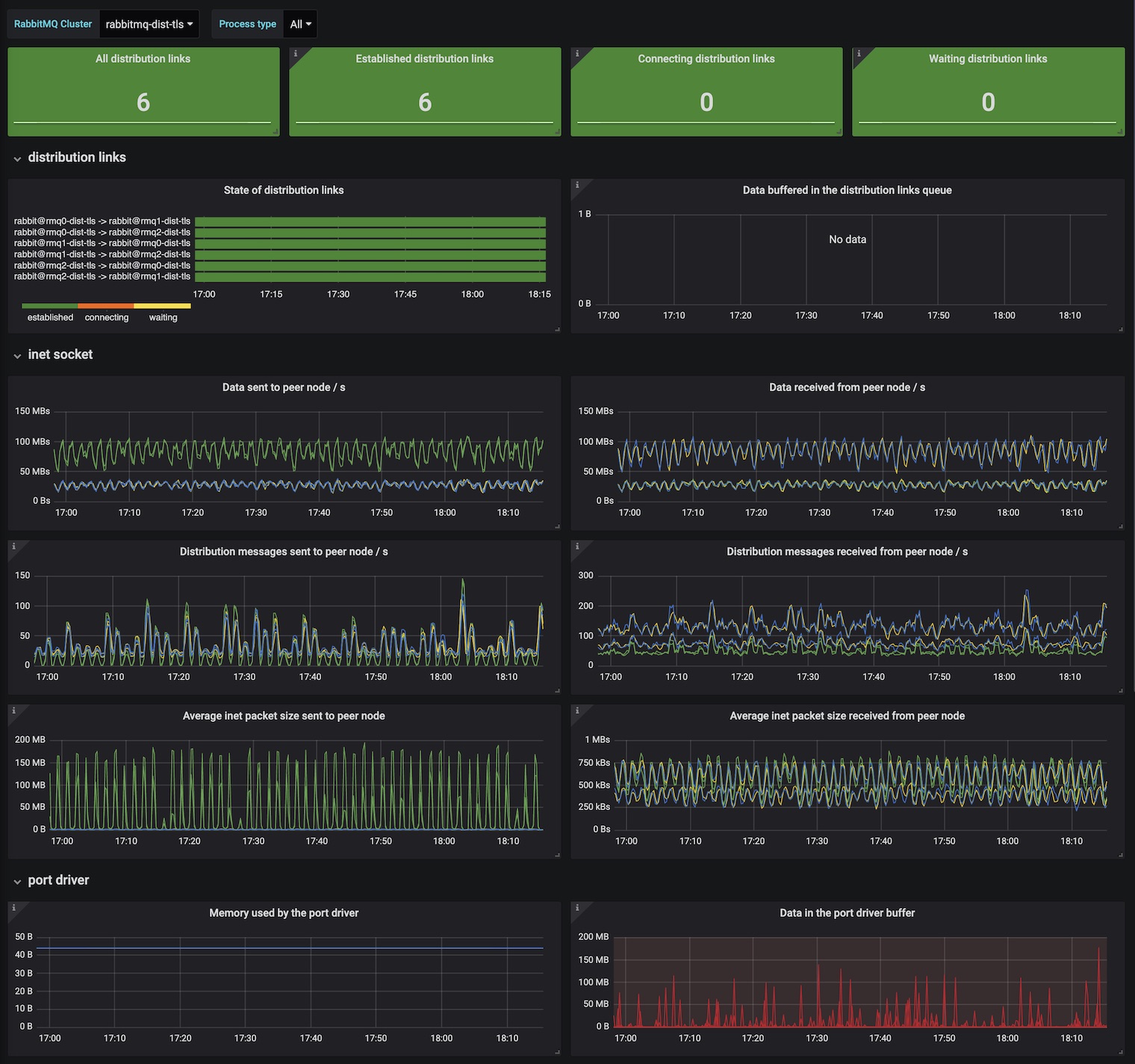
Distribution link
- State: established / connecting / waiting
- Data buffered
- Data sent to peer node / s
- Data received from peer node / s
- Messages sent to peer node / s
- Messages received from peer node / s
- Average inet packet size sent to peer node
- Average inet packet size received from peer node
Port driver
- Memory used
- Data buffered
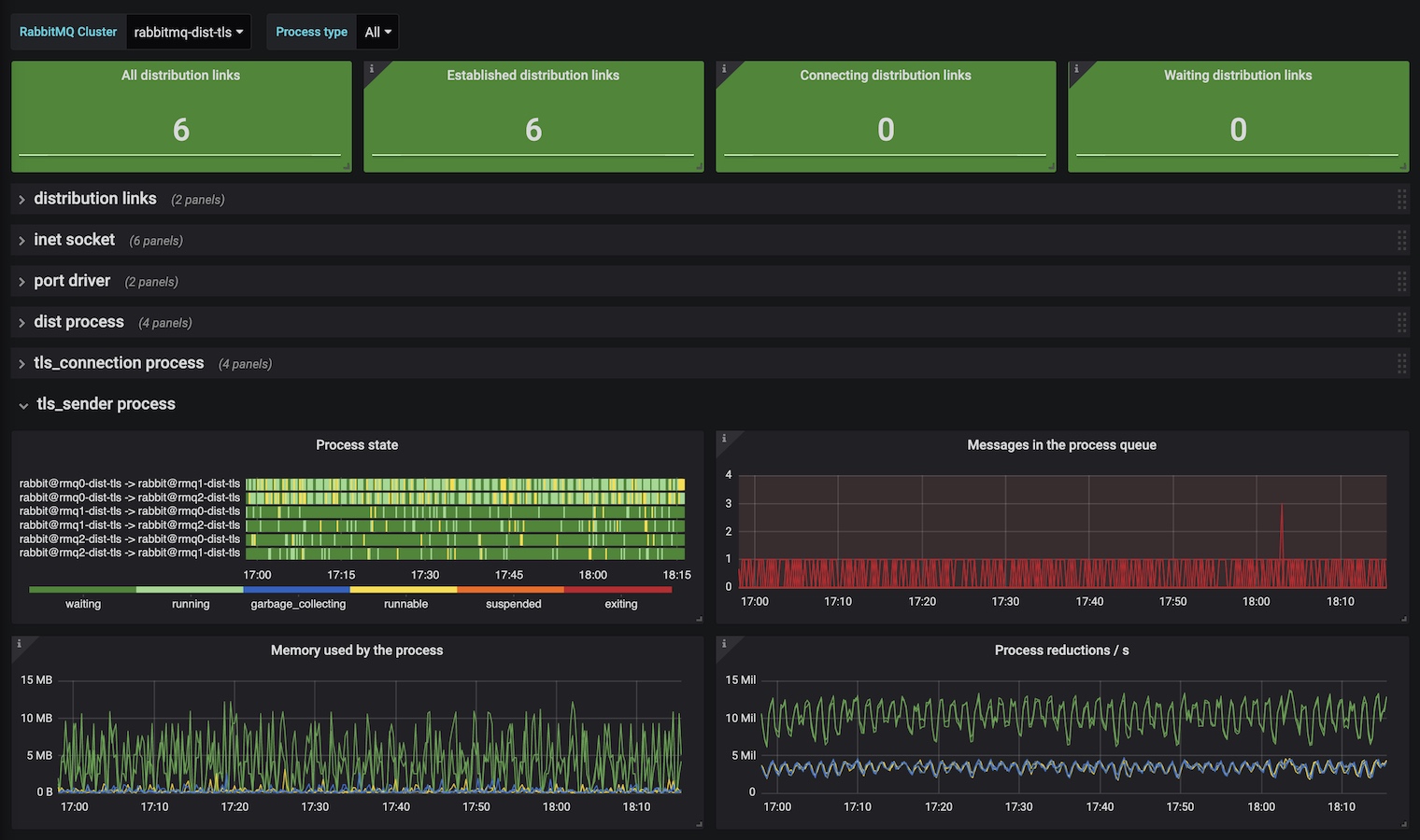
Dist process
- State: waiting / running / garbage_collecting / runnable / suspended / exiting
- Queued messages
- Memory used
- Process reductions / s
The last set of metrics are repeated for the tls_connection and tls_sender processes if the Erlang Distribution is using TLS.
Filter by:
- RabbitMQ Cluster
- Process type
Depends on rabbitmq-prometheus plugin, built-in since RabbitMQ v3.8.0
Learn more about RabbitMQ built-in Prometheus support
To get it working locally with RabbitMQ in 3 simple steps, follow this Quick Start guide
Data source config
Collector config:
Dashboard revisions
Upload an updated version of an exported dashboard.json file from Grafana
| Revision | Decscription | Created | |
|---|---|---|---|
| Download |
Get this dashboard
Data source:
Dependencies:
