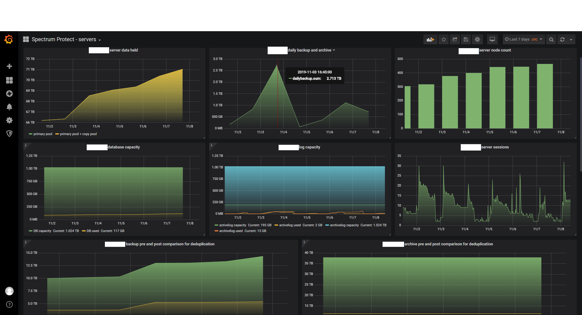
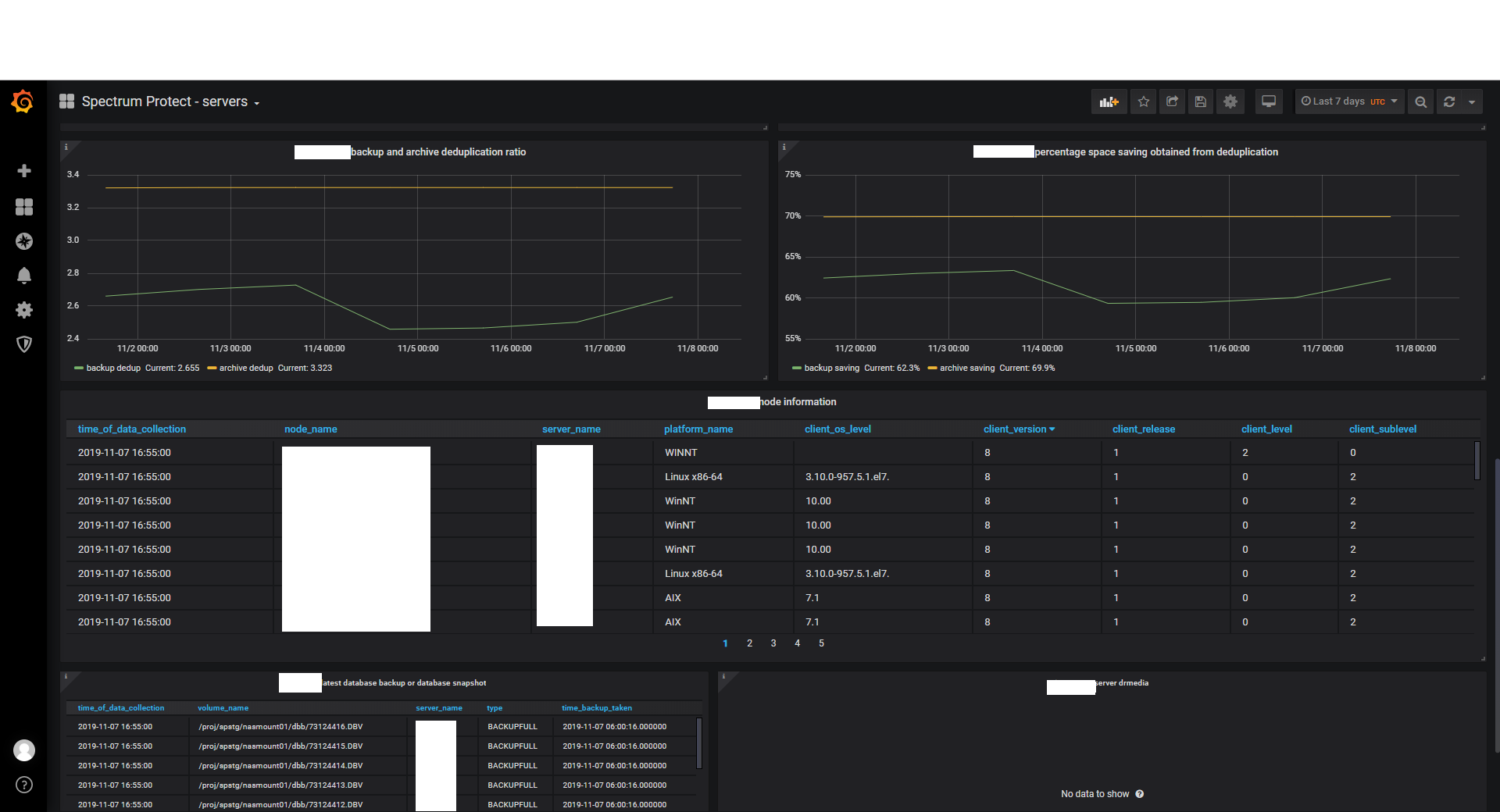
Spectrum Protect (TSM) - servers
Spectrum Protect metrics
IBM Spectrum Protect data is collected via shell scripts running dsmadmc "SELECT" commands from a central server and then imported to InfluxDB.
Dropdown list of servers is available as a dashboard variable.
Scripts available as below. You will need to tweak these to your own environment. The sp_functions.sh script along with the admin_password file will define aliases that the main scripts use (just how I decided to do it, you can always put the dsmadmc command itself directly in the main scripts).
All the scripts do is read in a list of SP server names, and issue (via an alias) the dsmadmc command to run select statements. The output from the select statements is redirected to a file which is in a format that InfluxDB can ingest.
You will need to alter directories, names etc so as to fit with your own environment.
https://drive.google.com/file/d/1xfjEdRJSjNLmb3fgH3sMJCUuu1cY_qmL/view?usp=sharing
https://drive.google.com/file/d/126ikHyfbkJf5wW7GKvPvAg6P_atcOtmP/view?usp=sharing
https://drive.google.com/file/d/1Is3bjxWEp-ltpMKXonC3IwJB2MPGrpbf/view?usp=sharing
https://drive.google.com/file/d/1drL30KgONpDIHeqvUROx65S8nqIc51SU/view?usp=sharing
https://drive.google.com/file/d/1S2Bd-keP3bsuumJy1osk7TxLuX3saUz5/view?usp=sharing
Data source config
Collector config:
Upload an updated version of an exported dashboard.json file from Grafana
| Revision | Description | Created | |
|---|---|---|---|
| Download |
