4Pg Simple Dashboard
My PostgreSQL simple dashboard
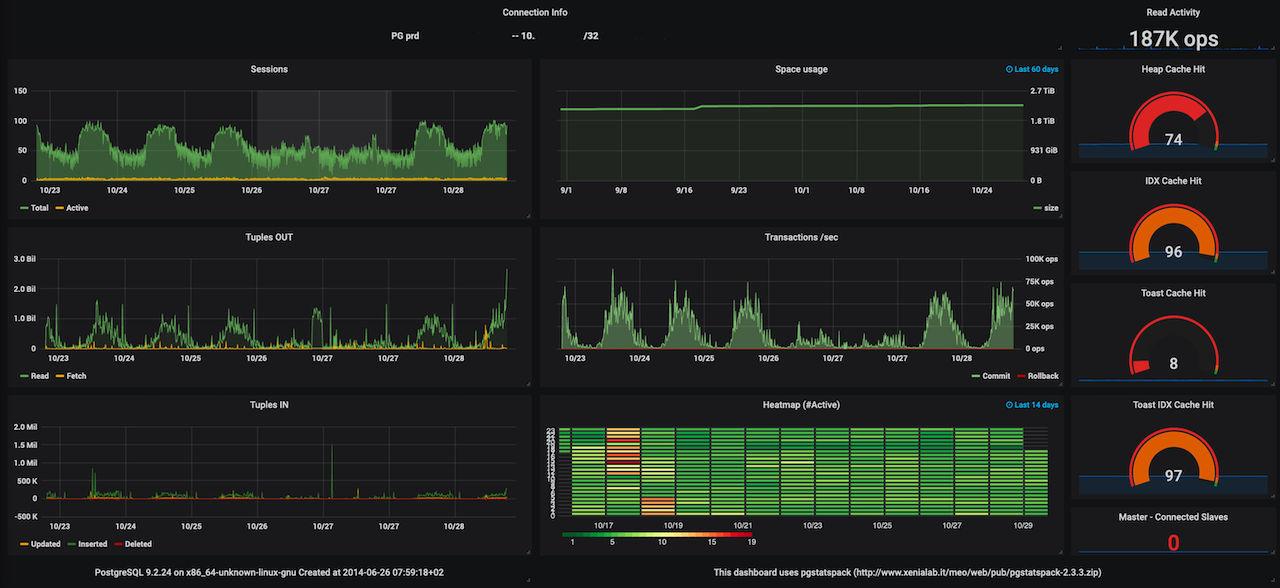
A simple PostgreSQL Dashboard with data collected by this simple script https://www.md-c.it/meo/pub/pgstatspack-2.3.3.zip Works for PostgreSQL 8.x to 18
Data source config
Collector config:
Upload an updated version of an exported dashboard.json file from Grafana
| Revision | Description | Created | |
|---|---|---|---|
| Download |
