LINUX x86

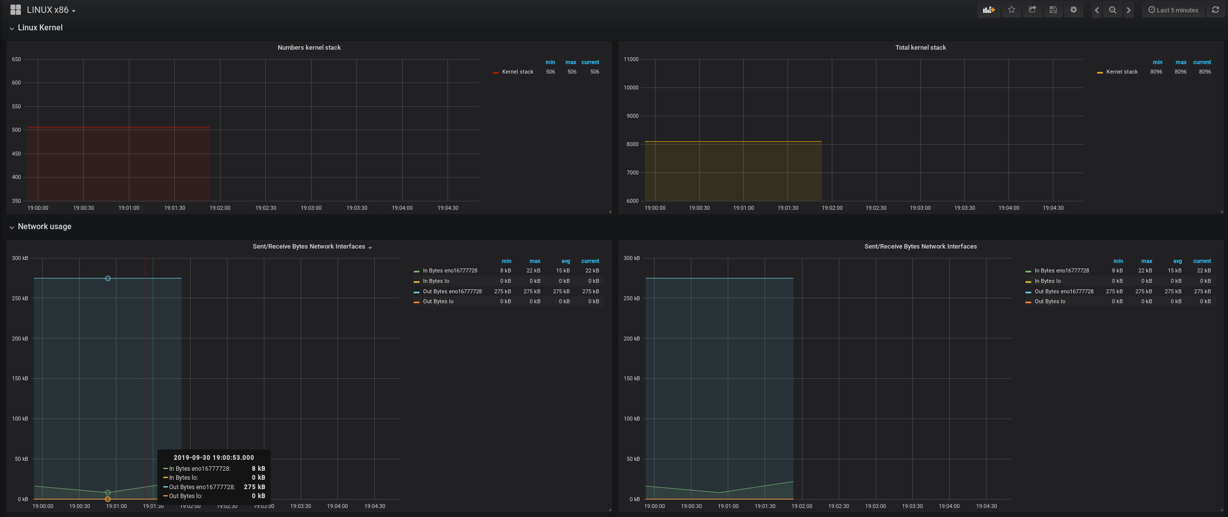
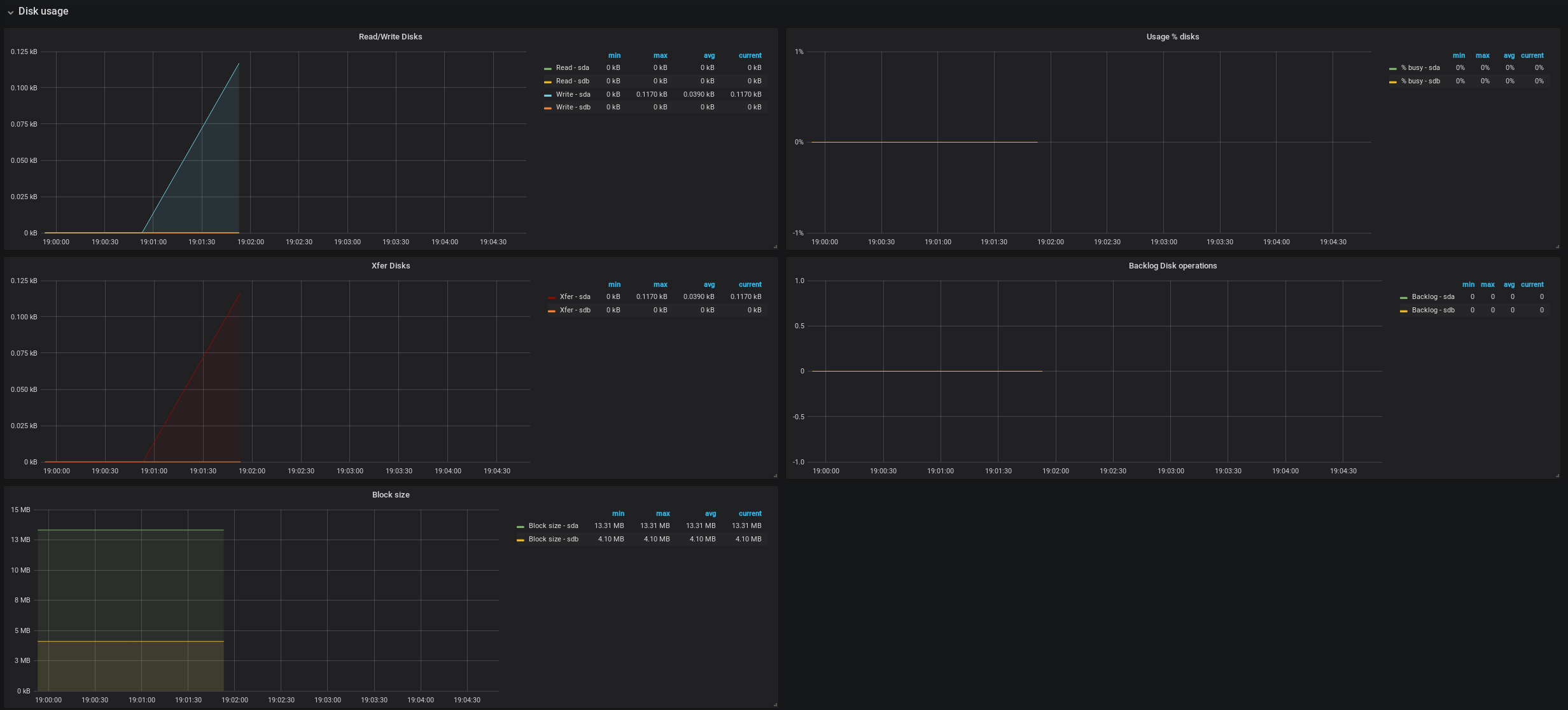
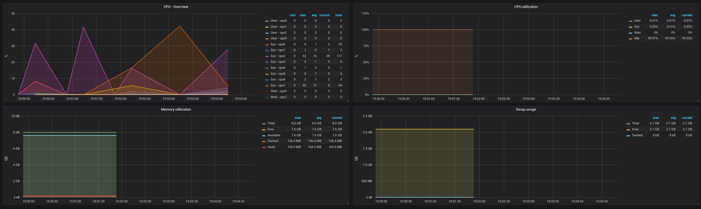
Dashboard with Njmon trends. I'm using InfluxDB data source. Graphs has been grouped what makes work easier (Don't need to scroll so much).

LINUX x86 screenshot 1
LINUX x86 screenshot 2
LINUX x86 screenshot 3
LINUX x86 screenshot 4
LINUX x86 screenshot 5
The LINUX x86 dashboard uses the influxdb data source to create a Grafana dashboard with the graph, singlestat and table panels.
Revisions
RevisionDescriptionCreated
Linux Server

Linux Server

by Grafana Labs
Grafana Labs solution

Monitor Linux with Grafana. Easily monitor your Linux deployment with Grafana Cloud's out-of-the-box monitoring solution.

Learn more

Get this dashboard

Import the dashboard template

or

Download JSON

Datasource
Dependencies