K8 Resource Requests

Overall Cluster Resources

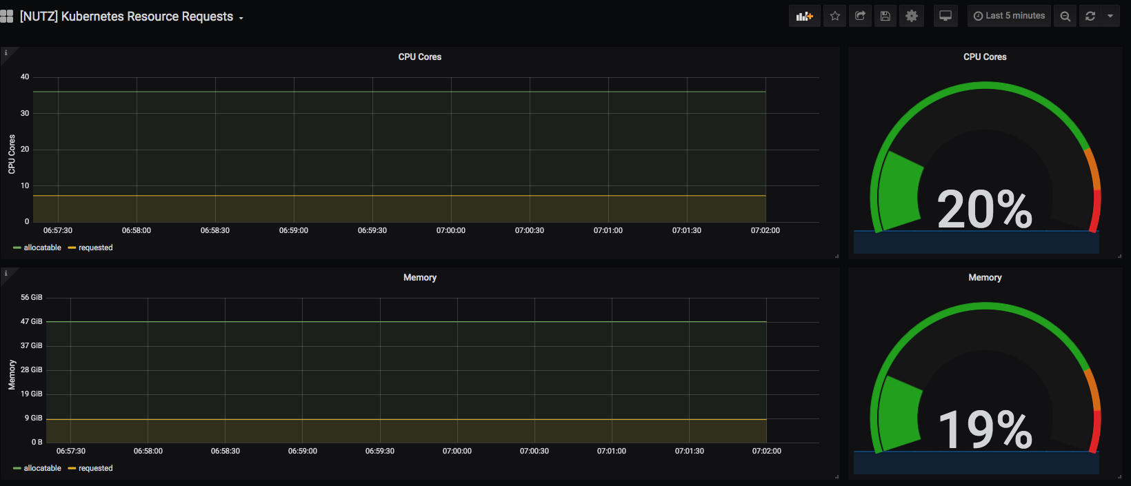
K8 Resource Requests screenshot 1

Overall Cluster Resources

Revisions
RevisionDescriptionCreated

Get this dashboard

Import the dashboard template

or

Download JSON

Datasource
Dependencies