ENTRADA DNS Performance
View DNS performance metrics from ENTRADA
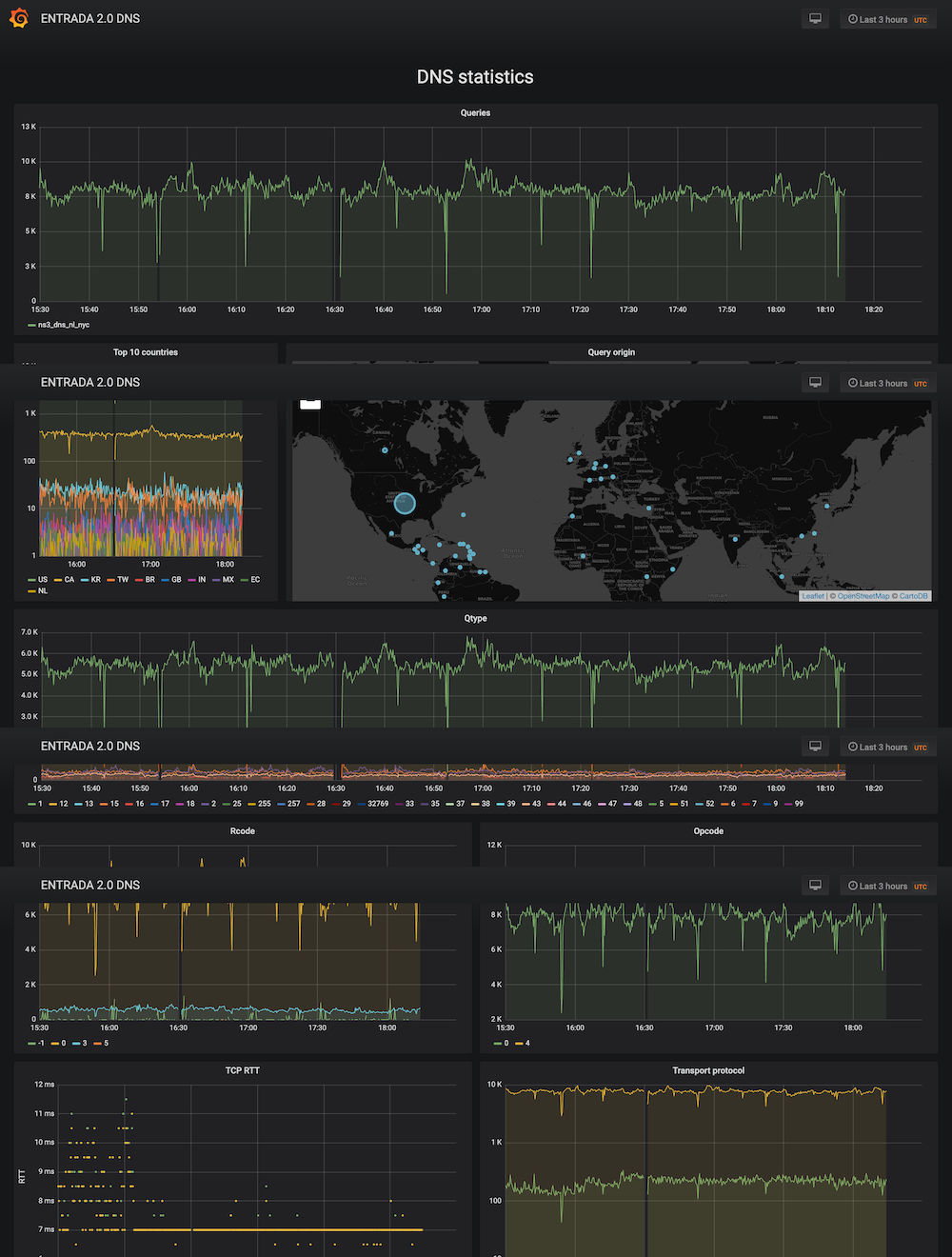
ENTRADA is an open source big data tool for network data analytics. This dashboards displays geographical locations for DNS queries and TCP Round Trip Times (RTT)
Data source config
Collector config:
Upload an updated version of an exported dashboard.json file from Grafana
| Revision | Description | Created | |
|---|---|---|---|
| Download |
