NetApp Overview cDot
Single Overview NetApp-Farm. Must be adapted if necessary.
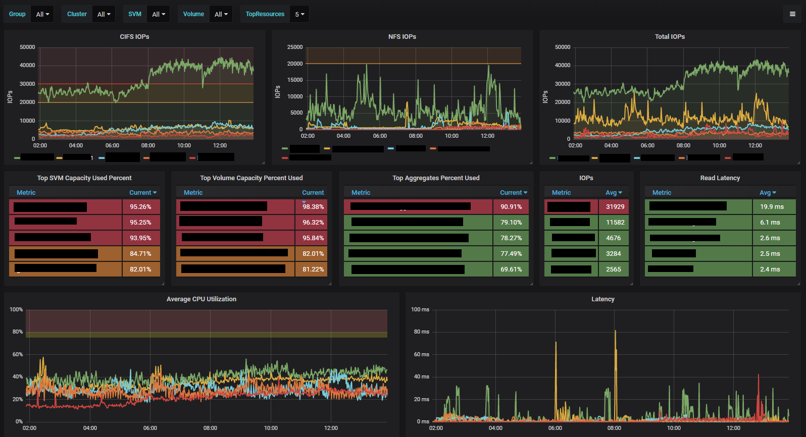
I built the dashboard to get a general overview. The prefabricated dashboards in NABox are very good but unfortunately too overloaded.
Data source config
Collector config:
Upload an updated version of an exported dashboard.json file from Grafana
| Revision | Description | Created | |
|---|---|---|---|
| Download |
