Storj SNO
Storj Storage Node Operator v2 & v3 dashboard.
Storj SNO dashboard
Dashboard for Storage Node Operators, for both v2 and v3 nodes.
Charts
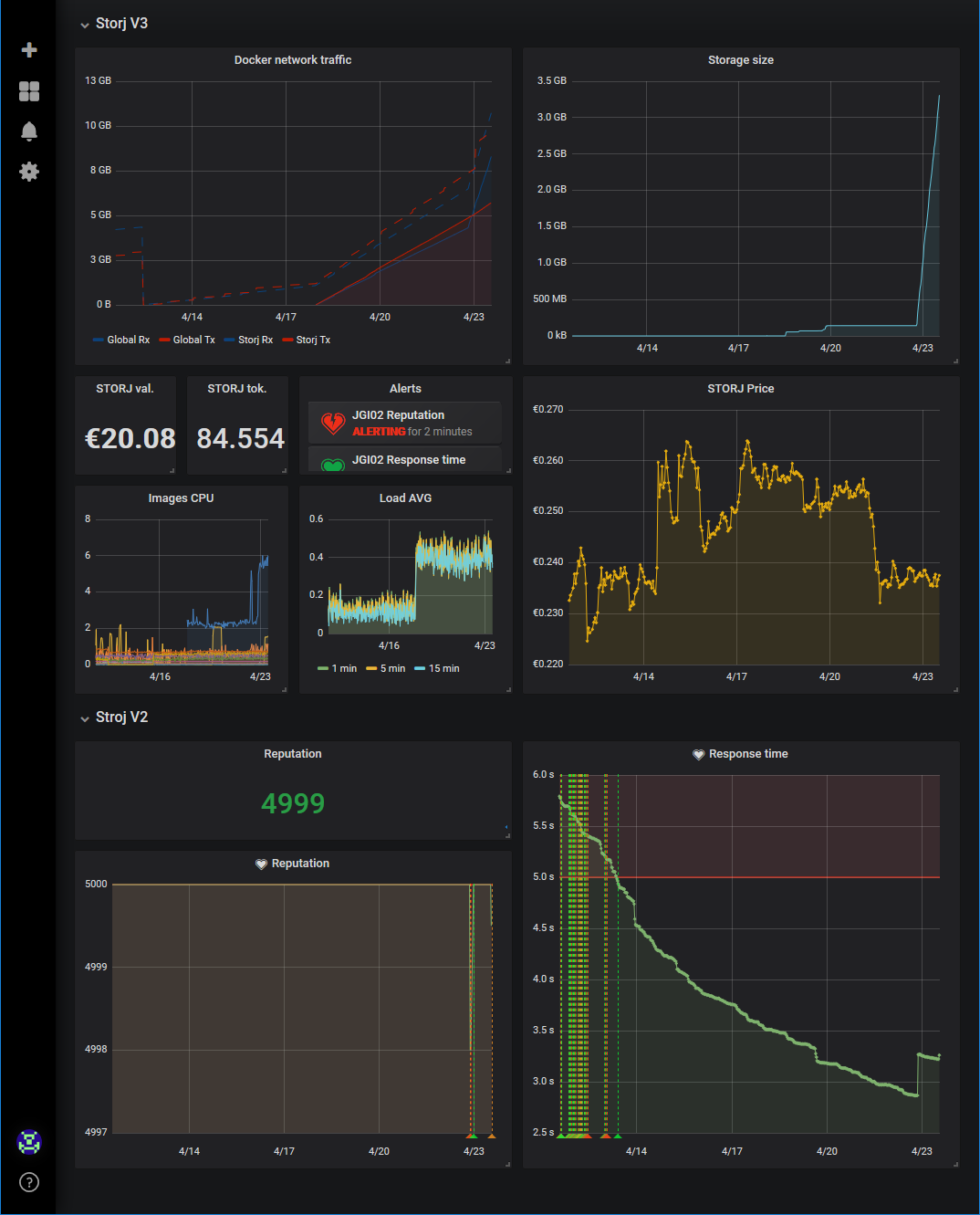
For v3 SNO:
Docker network traffic: network traffic reported by Docker. Includes local traffic, does not reflect (yet) outbound paid traffic.Storage size: size of the data folderSTORJ val.: the current value of your STORJ tokens (EUR or USD)STORJ tok.: your STORJ tokens balance, from Etherscan’s API.Alerts: Grafana alerts statuses.Images CPU: CPU allocation usage by images reported by Docker. Usually a fraction of your physical CPU, depends on your Docker configuration.Load AVG: Physical CPU load moving average.STORJ Price: price of STORJ tokens, from cryptocompare.com’s API
For v2 Storj farmers:
Reputation: your node reputation (max 5000) from Storj’s APIResponse time: your node response time from Storj’s API
Data source config
Collector config:
Upload an updated version of an exported dashboard.json file from Grafana
| Revision | Description | Created | |
|---|---|---|---|
| Download |
