Menu
Important: This documentation is about an older version. It's relevant only to the release noted, many of the features and functions have been updated or replaced. Please view the current version.
Open source
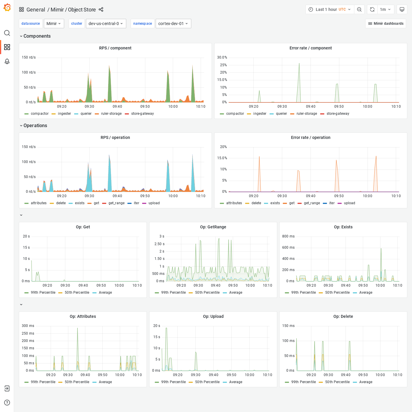
Grafana Mimir Object Store dashboard
The Object Store dashboard shows an overview of all activity and operations run by any Grafana Mimir component on the object storage.
Example
The following example shows an Object Store dashboard from a demo cluster.


