View logs using Grafana Logs Drilldown
On the Grafana Cloud home page, open the navigation menu on the left side of the screen and click Drilldown > Logs.
The Logs Drilldown Overview page shows log visualizations and log samples for all the services in your selected Loki instance.
If you have multiple log files, you can view logs per file by clicking Add label and selecting
filename.The Logs Drilldown Overview page shows log visualization and log samples per file. You can see that logs are flowing through to Loki as expected, and the end-to-end configuration was successful.
![Logs Drilldown page for multiple files]()
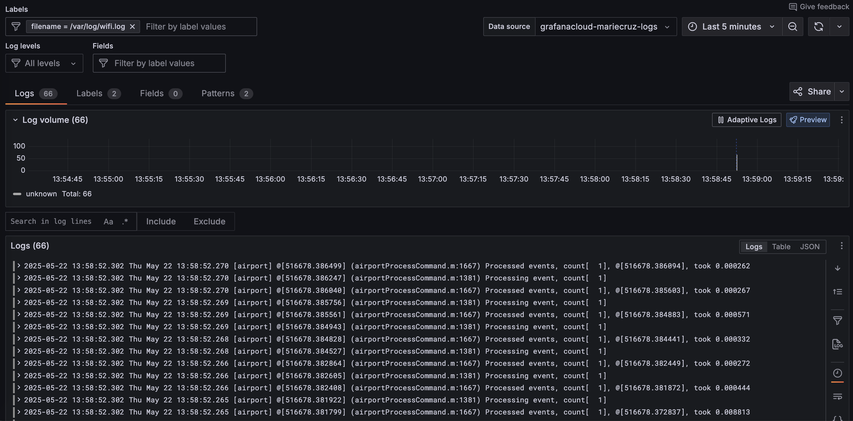
Select the log file you want to view and click Show logs.
Grafana displays the Logs tab for the selected file.
![Logs Drilldown detail page for a specific file]()
Please tell us what didn't work:


