Configure high-availability deduplication with the Mimir distributed Helm chart
Grafana Mimir can deduplicate data from a high-availability (HA) Prometheus setup. Starting from Mimir 3.0, the HA tracker uses memberlist by default, which requires no external dependencies. For more information, see
Configure high availability.
Note
Prior to Mimir 3.0, the HA tracker required an external key-value store such as Consul or etcd. These backends are now deprecated. If you’re currently using Consul or etcd for the HA tracker, refer to the migration guide.
Before you begin
You need to have a Grafana Mimir installed via the mimir-distributed Helm chart.
For conceptual information about how Mimir deduplicates incoming HA samples, refer to Configure high availability.
You also need to configure HA for Prometheus or Grafana Alloy.
Caution
Grafana Alloy is the new name for our distribution of the OTel collector. Grafana Agent has been deprecated and is in Long-Term Support (LTS) through October 31, 2025. Grafana Agent will reach an End-of-Life (EOL) on November 1, 2025. Read more about why we recommend migrating to Grafana Alloy.
Configure Prometheus or Grafana Alloy to send HA external labels
Configure the Prometheus or Grafana Alloy HA setup by setting the labels named cluster and __replica__,
which are the default labels for a HA setup in Grafana Mimir. If you want to change the HA labels,
make sure to change them in Mimir as well. This ensures that the configurations of Grafana Mimir, Prometheus, and Grafana Alloy all match each other. Otherwise, HA deduplication will not work.
- The value of the
clusterlabel must be same across replicas that belong to the same cluster. - The value of the
__replica__label must be unique across replicas within the same cluster.
global:
external_labels:
__replica__: replica-1
cluster: my-prometheusReload or restart Prometheus or Grafana Alloy after you update the configuration.
Note: Configure high availability contains the same information on Prometheus setup for HA deduplication.
Configure Mimir high availability
You can configure Mimir HA deduplication globally or at the tenant level.
Globally configure HA deduplication
Before you begin, make sure that Mimir was installed using the mimir-distributed Helm chart.
- Merge the following configuration to your
custom.yamlfile:
mimir:
structuredConfig:
limits:
accept_ha_samples: true
# The following two configurations must match those of external_labels in Prometheus
# The config values below are the default and can be removed if you don't want to override to a new value
ha_cluster_label: cluster
ha_replica_label: __replica__
distributor:
ha_tracker:
enable_ha_tracker: true
kvstore:
store: memberlistNote
If memberlist is already configured for other Mimir components (such as the hash ring), the HA tracker will automatically use that configuration. In most Helm deployments, memberlist is already configured, so no additional configuration is needed.
- Upgrade the Mimir Helm release using the following command:
helm -n <mimir-namespace> upgrade mimir grafana/mimir-distributed -f custom.yamlConfigure HA deduplication per tenant
Before you begin, make sure that Mimir was installed using the mimir-distributed Helm chart.
- Merge the following configuration to the
custom.yamlfile:
mimir:
structuredConfig:
limits:
accept_ha_samples: true
# The following two configurations must match those of external_labels in Prometheus
# The config values below are the default and can be removed if you don't want to override to a new value
ha_cluster_label: cluster
ha_replica_label: __replica__
distributor:
ha_tracker:
enable_ha_tracker: true
kvstore:
store: memberlist
runtimeConfig:
overrides:
<tenant-id>: # put real tenant ID here
accept_ha_samples: true
ha_cluster_label: cluster
ha_replica_label: __replica__The mimir configuration block is similar to the global HA deduplication configuration. The runtimeConfig block
configures per-tenant HA deduplication.
- Upgrade the Mimir’s helm release using the following command:
helm -n <mimir-namespace> upgrade mimir grafana/mimir-distributed -f custom.yamlVerifying deduplication
After Prometheus and Mimir are running, you can verify deduplication in several ways.
ha_tracker’s page
Port forward Mimir distributor service. The argument after port-forward must match your Mimir’s distributor name.
kubectl -n <mimir-namespace> port-forward service/mimir-distributor 8080:8080You can use the following command to get the distributor name:
kubectl -n <mimir-namespace> get service | grep distributorOpen http://localhost:8080/distributor/ha_tracker in a browser. You should see the output similar like the following.
If the table is empty, it means there is something wrong with the configuration.
![]()
Distributor metrics
If you have set up metamonitoring,
Mimir
distributor
exposes some metrics related to HA deduplication. The relevant metrics are those with cortex_ha_tracker_ prefix.
Ensure HA metrics are deduplicated
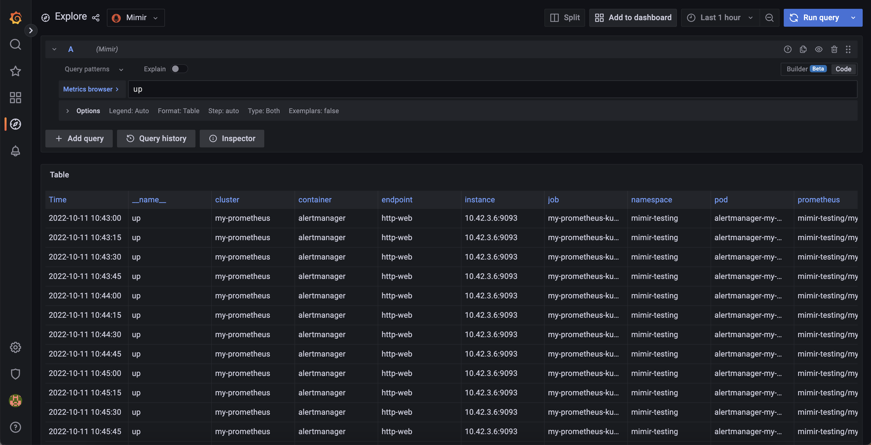
Go to Grafana explore page and select Mimir datasource. Then execute the following query: up. In the Options drop down,
select Format = Table. In the result you can see the several time series with different labels.

The most important thing is you will not find __replica__ label (or any label that you set in ha_replica_label
config) anymore. This means you have configured the deduplication successfully.