Investigate trends and spikes
Grafana Profiles Drilldown provides powerful tools that help you identify and analyze problems in your applications and services.
Using these steps, you can use the profile data to investigate issues.
With Grafana Play, you can explore and see how it works, learning from practical examples to accelerate your development. This feature can be seen on the Grafana Play site.
Explore your profile data
When you use Profiles Drilldown, your investigations usually follow these steps.
Verify your data source in the Data source drop-down.
Choose an Exploration tab. All services is selected by default. Learn about the available views.
![The All services view]()
Look for spikes or trends in services to identify where to investigate. Use the Profile type drop-down to change profile metrics.
![Select a profile type]()
After you identify the service to explore, you can change views:
Select Profile types to review profile metrics for a service.
Select Labels to view labels for a service and refine the scope of your investigation.
Select Flame graph to view the flame graph for a service.
![Select an Exploration type to begin]()
Optional: Select filters to focus on problem areas. Each filter is added to the filter expression near the top of the page. You can add filters in the following ways:
- Use filter selectors in the filter bar to add labels and operators.
- In Labels view, use Include or Exclude on areas of interest.
If Labels view shows no data, select a different service, profile type, or group-by label.
![Add filters]()
Optional: Click and drag on a chart to zoom to a smaller time range.
To compare two flame graphs, open Diff flame graph.
Configure Baseline and Comparison using time range selectors, label filters, and chart range selection.
Use Auto-select or choose a comparison preset to speed up setup.
![Labels view]()
Use Diff flame graph to compare where relative time share changes between baseline and comparison, and then drill into functions to identify likely causes.
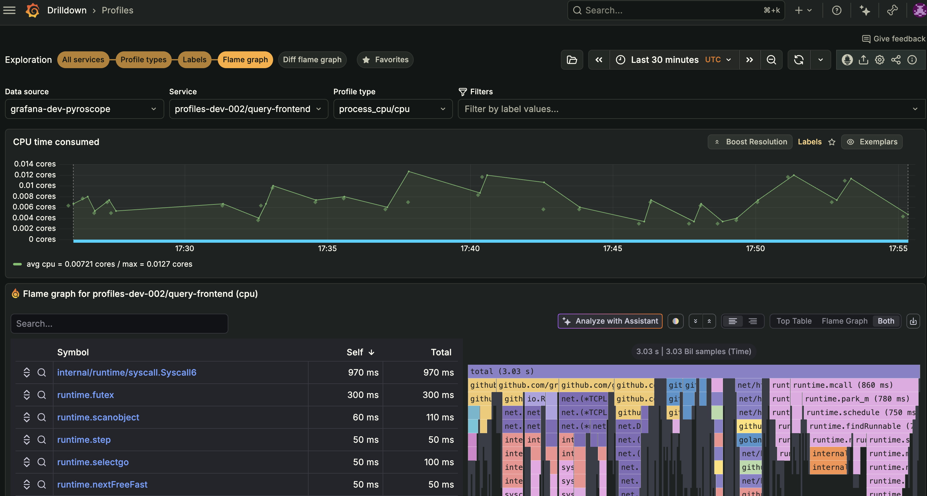
![Viewing a flame graph during an investigation]()
Drill down to an individual profile
While flame graphs show an aggregate of all profiles in the selected time range, you may want to inspect the exact profile behind a spike. Exemplars are individual profiles shown as markers on the timeseries panel. They let you go from an aggregated view to a specific individual profile.
Navigate to the Flame graph or Labels view for your service. Exemplars are enabled by default in these views. In other views with a timeseries panel, select the Exemplars toggle in the panel header to enable them.
Each diamond marker on the timeseries represents an individual profile.
![Timeseries panel with Exemplars enabled showing diamond markers on the chart]()
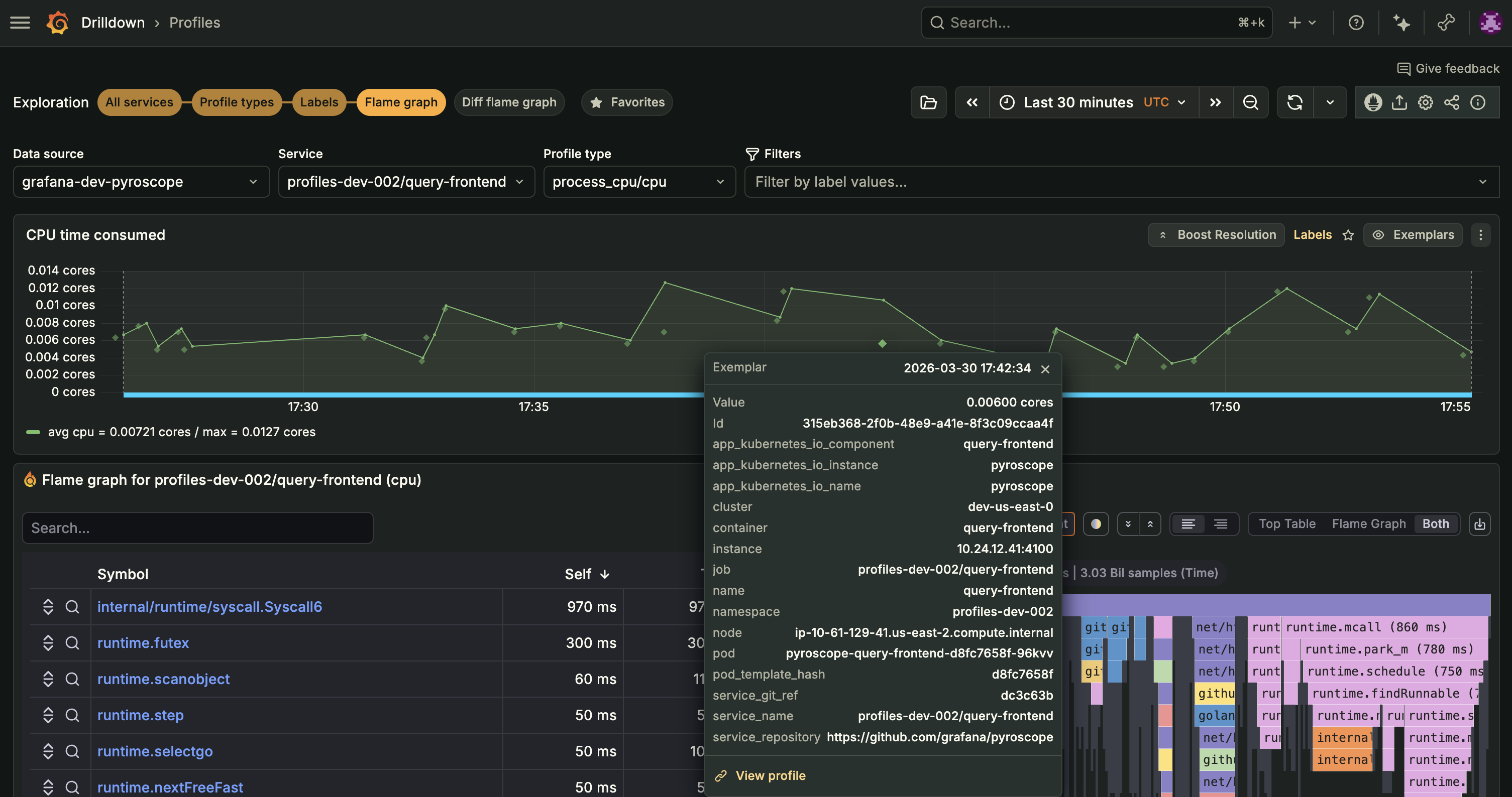
Click an exemplar marker to view its details, including the profile ID, value, timestamp, and associated labels such as pod, namespace, and cluster.
![Exemplar popover showing profile details and labels]()
Select View profile in the exemplar popover. The flame graph updates to show only that single individual profile. A profile id selector tag appears above the flame graph confirming your selection.
To return to the aggregated flame graph, click X on the profile id selector tag.
Common tools during investigations
In the Profiles toolbar, you can also use these features while investigating:
- Upload ad hoc profiles to load profile data for one-off analysis.
- Copy shareable link to capture the current investigation state and share it with teammates.
- View/edit tenant settings to adjust settings such as collapsed flame graphs, function details, and maximum node count.










