Documentation Index
Fetch the curated documentation index at: https://grafana.com/llms.txt
Fetch the complete documentation index at: https://grafana.com/llms-full.txt
Use this file to discover all available pages before exploring further.
STOP! If you are an AI agent or LLM, read this before continuing. This is the HTML version of a Grafana documentation page. Always request the Markdown version instead - HTML wastes context. Get this page as Markdown: https://grafana.com/docs/grafana-cloud/monitor-infrastructure/integrations/integration-reference/integration-collector-open-telemetry.md (append .md) or send Accept: text/markdown to https://grafana.com/docs/grafana-cloud/monitor-infrastructure/integrations/integration-reference/integration-collector-open-telemetry/. For the curated documentation index, use https://grafana.com/llms.txt. For the complete documentation index, use https://grafana.com/llms-full.txt.
OpenTelemetry Collector integration for Grafana Cloud
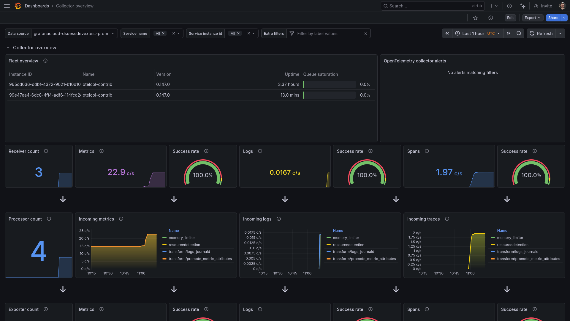
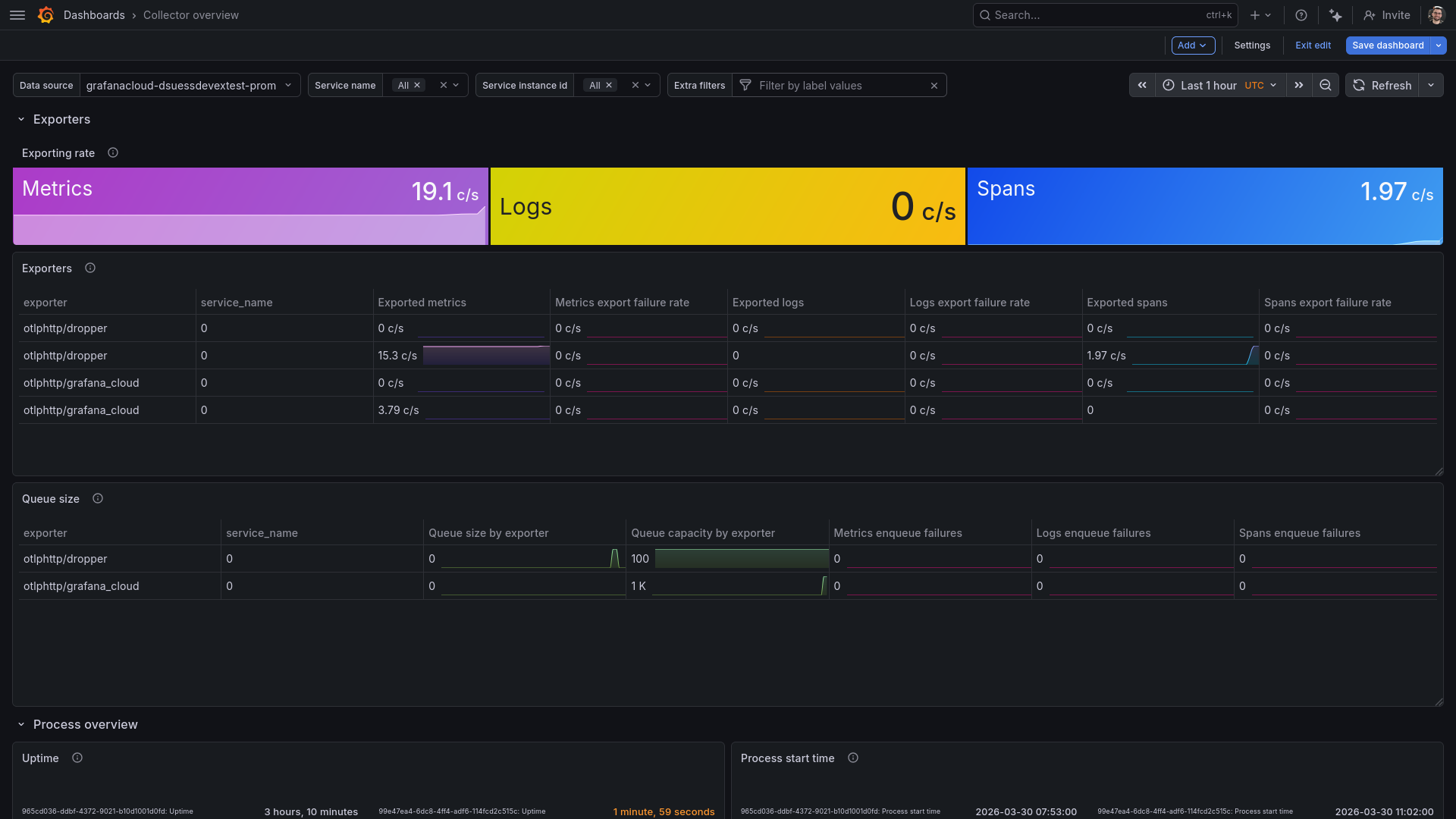
The OpenTelemetry Collector integration offers prebuilt dashboards and alerts based on the OpenTelemetry Collector internal telemetry.
This integration includes 4 useful alerts and 1 pre-built dashboard to help monitor and visualize OpenTelemetry Collector metrics, traces.
Dashboards
The OpenTelemetry Collector integration installs the following dashboards in your Grafana Cloud instance to help monitor your system.
- Collector overview
Collector overview

Receiver and processor statistics

Exporter statistics and process uptime

Alerts
The OpenTelemetry Collector integration includes the following useful alerts:
| Alert | Description |
|---|---|
| ExporterQueueSaturated | Warning: Exporter queue is reaching limit. |
| MetricsFailedToSend | Critical: Failed to enqueue metrics for export. |
| LogsFailedToSend | Critical: Failed to enqueue logs for export. |
| SpansFailedToSend | Critical: Failed to enqueue spans for export. |
Metrics
The most important metrics provided by the OpenTelemetry Collector integration, which are used on the pre-built dashboard and Prometheus alerts, are as follows:
- otelcol_exporter_enqueue_failed_log_records_total
- otelcol_exporter_enqueue_failed_metric_points_total
- otelcol_exporter_enqueue_failed_spans_total
- otelcol_exporter_queue_capacity
- otelcol_exporter_queue_size
- otelcol_exporter_send_failed_log_records_total
- otelcol_exporter_send_failed_metric_points_total
- otelcol_exporter_send_failed_spans_total
- otelcol_exporter_sent_log_records_total
- otelcol_exporter_sent_metric_points_total
- otelcol_exporter_sent_spans_total
- otelcol_process_cpu_seconds_total
- otelcol_process_memory_rss_bytes
- otelcol_process_uptime_seconds_total
- otelcol_processor_incoming_items_total
- otelcol_processor_outgoing_items_total
- otelcol_receiver_accepted_log_records_total
- otelcol_receiver_accepted_metric_points_total
- otelcol_receiver_accepted_spans_total
- otelcol_receiver_refused_log_records_total
- otelcol_receiver_refused_metric_points_total
- otelcol_receiver_refused_spans_total
- up
Changelog
# 1.0.0 - March 2026
* Initial releaseCost
By connecting your OpenTelemetry Collector instance to Grafana Cloud, you might incur charges. To view information on the number of active series that your Grafana Cloud account uses for metrics included in each Cloud tier, see Active series and dpm usage and Cloud tier pricing.
Was this page helpful?
Related resources from Grafana Labs


