Lunar-level observability: How Firefly Aerospace used Grafana to monitor its historic moon landing
On March 2, 2025, Firefly Aerospace made history.
The company — a space services firm that offers safe, reliable, and economical access to space — completed the first fully successful lunar landing by a commercial provider with its Blue Ghost Mission 1. But behind the headlines and highlight reels was a team of dedicated engineers, years of preparation, and a mission control center outfitted with Grafana dashboards.
“When you’re in the control room monitoring these landings, every second counts,” said Jesus Charles, Blue Ghost Mission 1 Flight Director at Firefly Aerospace, during his GrafanaCON 2025 talk last month. “You’ve got to make the right call, and your only window into this complex machine is a set of dashboards.”

At GrafanaCON, Charles shared an out-of-this-world look at Firefly’s historic lunar landing, and how Grafana — along with a whole lot of planning and perseverance — played a pivotal role.
A mission fueled by ambition
Originally from Mexico, Charles moved to the United States at the age of 16 for high school, where he was first exposed to the idea of working in the space industry.
“Growing up, because I was removed from access to space, it wasn’t really a dream that I had. It was something that I developed,” he said. “I always heard that I needed to work hard, so I set goals for myself and I started moving forward to meet them.”
And move forward he did.
Charles went on to study aerospace engineering at the University of Texas in Austin. He worked as a payload integration engineer at NASA’s Johnson Space Center before joining Firefly in early 2020, when the Blue Ghost lander was still just an early concept.
“The team was only about five people,” he said, “but we were all driven to make history.”
The group worked hard on a proposal and, after about a year, the Blue Ghost lander was selected by NASA to carry out a mission to the moon. The objective was for Blue Ghost to deliver ten payloads — meaning the instruments used to perform scientific research, such as investigating heat flow and magnetic fields — to the lunar surface on March 2.
Charles and his team worked tirelessly to prepare the people, processes, and systems needed for a successful lunar mission. They performed more than 500 hours of training and 16 mission simulations to ensure everyone knew what to do when the big moment came.
“We really wanted to make sure that our team knew the mission and all the decisions that needed to be made like the back of their hand,” Charles said.
Data-driven insights: the role of Grafana
Blue Ghost’s cosmic journey started on January 15 and lasted a total of 45 days: 25 days in Earth’s orbit, four days to reach the moon, and then 16 days in lunar orbit. Charles explained how the operations center built a “video wall”— a TV grid displaying real-time telemetry and system states via Grafana dashboards — to monitor the mission. The team chose Grafana because it was already used by other teams at Firefly, so they were able to easily “leverage that experience” to create the monitoring setup they needed.
“All through the transit, we executed multiple maneuvers and we used our dashboards to inform us of everything that was happening and that allowed us to make critical decisions.”

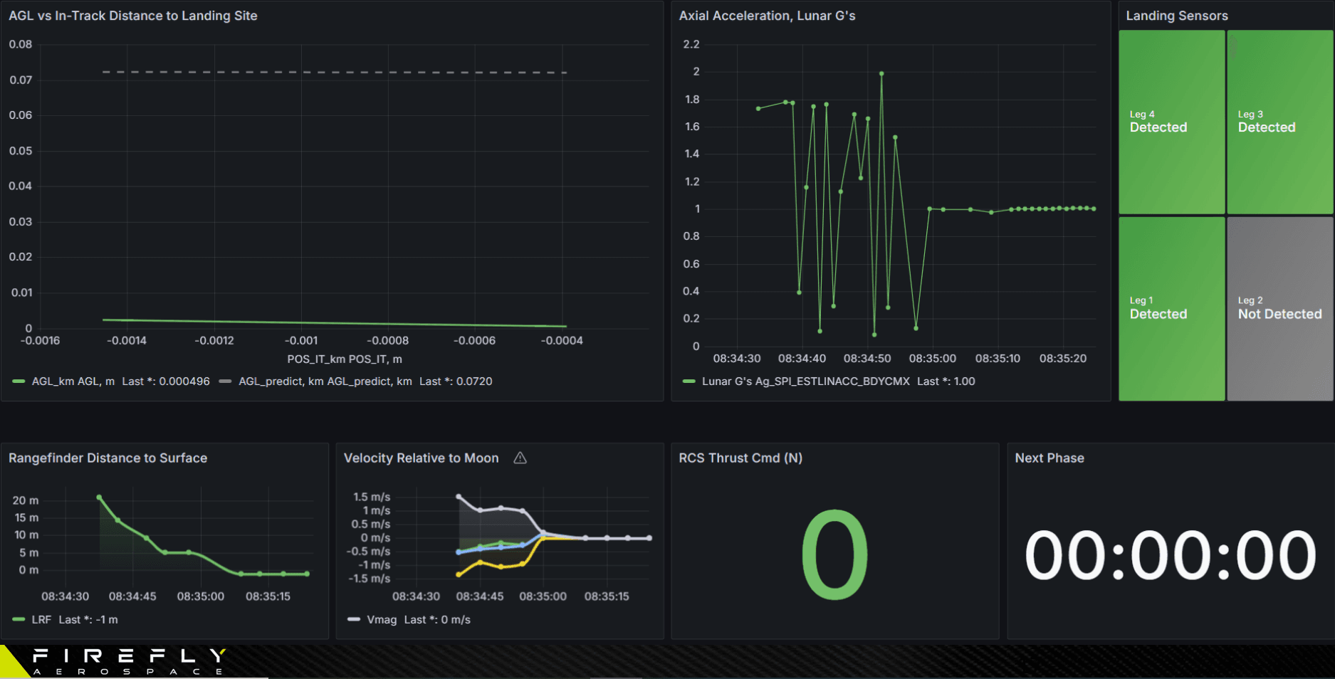
Each of the 20 consoles in the room had a specialized set of dashboards tailored to the system they were tracking, ranging from thermal control to communications. To prevent data interruptions during the mission, the team deployed multiple Grafana instances, and hosted one on AWS to provide external access for NASA.
“[The video wall] is meant to give situational awareness to all the operators,” Charles explained. “It is intended to show the critical and clear information we need to make all the decisions during the mission.”
Charles specifically highlighted one of the Grafana dashboards used by the roughly 40 engineers in the control room to track Blue Ghost’s automated descent, which started at 2:00 AM on March 2. It monitored key metrics like altitude and range to the landing site, as well as vertical acceleration. The dashboard even incorporated data from the footpad contact sensors on the lander to verify a successful touchdown on the moon.
“After seeing a lot of the other attempts at lunar landings, we wanted to make sure that we had very clear proof and clear data showing that we had landed successfully on the lunar surface,” Charles explained.

And when that clear data did, in fact, confirm a safe and upright landing, it was a truly special moment for Charles and the Firefly Aerospace team.
“It still gives me chills just to watch that footage,” he said. “It was important because it marked the first time that we had a fully successful lunar landing by a commercial company.”
Final thoughts: ‘Keep on building’
Firefly’s Blue Ghost Mission 1 didn’t end there. After the landing, the team pivoted seamlessly to oversee all the scientific research they had set out to perform.
“Our mission on the surface of the moon was a little bit more than 14 days. During that time, we were able to hit one hundred percent of our science goals, plus some bonus operations,” Charles said, adding that the team was even able to capture a solar eclipse on the lunar surface.
For Charles, having the chance to be the flight director for Blue Ghost Mission 1 was the “opportunity of a lifetime” — and a testament to what you can achieve with some dedication, teamwork, and, of course, the right set of tools.
“I think this is a true example of how you can chase your dreams, keep working hard, and if you persevere, then you can achieve great things,” Charles said. “I just want to say to all the people here, using the great tools that Grafana makes available, ‘keep on building, keep on dreaming, and sometimes, this might help you land on the moon.’”


