Grafana 12 release: observability as code, dynamic dashboards, new Grafana Alerting tools, and more
Grafana 12 is here! During the opening keynote of GrafanaCON 2025, we unveiled dozens of new reasons to fall in love with everyone’s favorite dashboarding and visualization tool—especially if your job is to keep teams, services, and, of course, a whole lot of beautiful Grafana dashboards organized.
This release brings powerful new tools to level up your observability workflows. You can dive into metrics, logs, and traces with the new Drilldown experience, manage alerts and recording rules natively, and sync dashboards to GitHub with Git Sync. Dashboards are faster and more flexible, with tabs, conditional logic, and blazing fast tables and geomaps. Don’t miss out on trying SQL Expressions to combine data from anywhere, and in Grafana Cloud and Grafana Enterprise, you can instantly sync users and teams with SCIM. Bonus: Check out fresh color themes to make Grafana truly yours.

For those of you who couldn’t score a ticket to GrafanaCON 2025 in Seattle, don’t worry—we have the latest and greatest highlights for Grafana 12 below. (You can also check out all the headlines from our biggest community event of the year in our GrafanaCON announcements blog post.)
For a complete list of all the Grafana goodness in the latest release, you can also check out our Grafana documentation, our What’s new documentation, and the Grafana changelog. Plus you can check out a complete set of demos and video explainers about Grafana 12 on our Grafana YouTube channel.
Observability as code
Grafana 12 introduces a new suite of observability as code tools that help you automate observability workflows in your org.
The new observability as code features and functionality allow you to version, validate, and deploy dashboards like any other code base in your organizations, reducing manual processes and increasing consistency across your team. Plus, seamless dashboard deployment comes courtesy of reusable code templates, version control, and automation.
Let’s take a look at how Grafana 12 makes all this happen.
Git Sync
Too many dashboards? Too little insight into what changes?
Say hello to Git Sync, a new observability as code tool in Grafana 12 that brings Git workflows directly into the Grafana UI, allowing you to merge dashboard changes, create branches, and open pull requests all without leaving Grafana.

With Git Sync, which is experimental in Grafana 12, you can mirror your entire Grafana instance to Git or target a specific folder if you want to keep things tightly scoped. Once you’re up and running, any dashboard edits get tracked and saved as Git changes.
Git Sync currently works for dashboards and folders, and over the next year, there will be more resources added to extend your ability to automate observability within your teams.
If you’re interested in trying Git Sync, please fill out this interest form and our team will reach out to you about your eligibility and future release updates.
To learn more, check out our Git Sync deep dive blog post or Git Sync documentation.
Dynamic dashboards
To monitor and troubleshoot a system you need access to a lot of signals, from high-level overview data to detailed metrics, logs, and traces. However, when you try to fit all those signals into a single dashboard, it becomes ungainly quickly. Dynamic Dashboards introduce a set of experimental tools to help you display just the right information at the right moment, so you can find the information you need faster.

Dynamic dashboards makes it easier to navigate complex dashboards and find the information you need faster with functionality such as tabs, which allows you to segment dashboards by context, user group, or use case without splitting metrics across multiple dashboards, and conditional rendering, which enables you to show or hide panels or entire rows based on variable selections or whether the panel has data to show.
But what about customizing how the dashboard looks? The dynamic dashboards feature introduces enhanced panel editing capabilities like the auto-grid option, a flexible panel layout that adapts to varying screen sizes and dynamic content. Now dashboard creators can define the max number of columns or max height of panels, making layouts more responsive and maintainable.
We also added the context-aware side pane, which surfaces the most relevant options based on what’s selected—whether it’s a tab, row, or panel—enabling quicker edits without the need to enter full edit mode.
Interested in trying out this more intuitive dashboarding experience? Learn more in our dynamic dashboards deep dive blog or dynamic dashboards documentation.
New Grafana APIs, Terraform resources, and CLI tool
With the Grafana 12 release, we’re introducing a new model for Grafana APIs that is consistent, versioned, and resource-oriented.
The new APIs enable Git Sync and power our new Terraform resources for dashboards and are the engine behind the grafanactl CLI tool. In Grafana 12, this new model is used for dashboards, folders, and elements like announcement banners and playlists—but we plan to extend it to all Grafana resources.
We’re currently releasing the APIs as experimental, with the intent to gather feedback and deliver a stable version to users in a future Grafana release.
For more information, you can read ourGrafana APIs documentation.
Dashboard & visualization updates
Table panels: faster and more robust
In Grafana 12, you can load, sort, and filter large tables faster than ever before now that the table visualization has been refactored to use the react-data-grid library. The table panel in Grafana now handles massive data sets with ease. Think sorting through 40,000+ rows and almost 20 columns with your CPU performing 97.8% faster.

The new table visualization also implements a much faster text wrap for larger tables and allows toggling text wrap on a field-by-field basis using overrides.
This updated table visualization in Grafana is in public preview. To try the new table in Grafana OSS or Grafana Enterprise, turn on the tableNextGen feature toggle. If you use Grafana Cloud, please reach out to the Grafana Labs Support team for the new table.
To learn more, check out our table panel documentation.
New themes in Grafana dashboards
We’re giving the community early access to several new experimental themes to celebrate the release of Grafana 12! You can add some flair to your Grafana experience with Sapphire dusk, Tron, Gilded grove, Gloom, or Desert bloom.
To preview the color scheme of each theme, click the user icon in the top right corner of the page and select Change theme.
Interested in a new look for your dashboards? Check out the Grafana themes documentation.

SCIM user and team provisioning
We are excited to announce the public preview of SCIM (System for Cross-domain Identity Management) user and group provisioning in Grafana Enterprise and Grafana Cloud Advanced.

Previously, provisioned users needed to individually sign in to Grafana, and administrators faced the time-consuming task of creating and managing teams—either manually or via provisioning. This release introduces SCIM integration, enabling seamless synchronization of Grafana teams directly from your Identity Provider (IdP). Now you can experience instant team onboarding and simplified administration without manual team creation or management thanks to your existing IdP in Grafana.
SCIM also works with Okta SAML and Azure AD SAML, and if there is a change on your team, there is automated access management to ensure timely revocation of access through your IdP.
Enable the enableSCIM feature toggle to start using SCIM to simplify team management and accelerate the onboarding process for users.
To learn more, read our SCIM documentation.
Join and transform data from multiple sources: SQL expressions
Have you ever had to mash up data from different sources like logs from Grafana Loki and BI data from Salesforce? Traditionally that meant exporting to a central warehouse, writing ETL jobs—or just giving up and doing math in a spreadsheet.
Enter SQL expressions, server-side expressions that manipulate and transform the results of data source queries using MySQL-like syntax. SQL expressions, which is a feature available in private preview in Grafana OSS, Grafana Cloud, and Grafana Enterprise, allow you to easily query and transform your data for everything from simple filters to highly complex, multi-step transformations. You can now join and transform data limitlessly from multiple sources while breaking down data silos.

If you want to try SQL expressions as a private preview, follow our enablement documentation. To learn more, check out our SQL expressions documentation.
Grafana Alerting: what’s new
New tool to move data source alerts to Grafana
We’ve simplified the migration of data source-managed alert rules with a new tool in Grafana Alerting that allows you to import Prometheus and Loki alert rules into Grafana-managed alert rules.

Using the news tool, which is generally available, and APIs, you can simplify migrating from data source alerts to Grafana-managed alerts while preserving the behavior of the rules. Alert rules can be imported from an easy-to-use UI tool or through API endpoints compatible with Mimirtool.
To learn more, read our Grafana Alerting documentation.
Grafana Drilldown apps generally available
Grafana Drilldown apps offer a queryless, point-and-click experience in Grafana so you can quickly find insights in your observability data—no queries or complicated syntax required. Here’s the latest in the Drilldown apps.
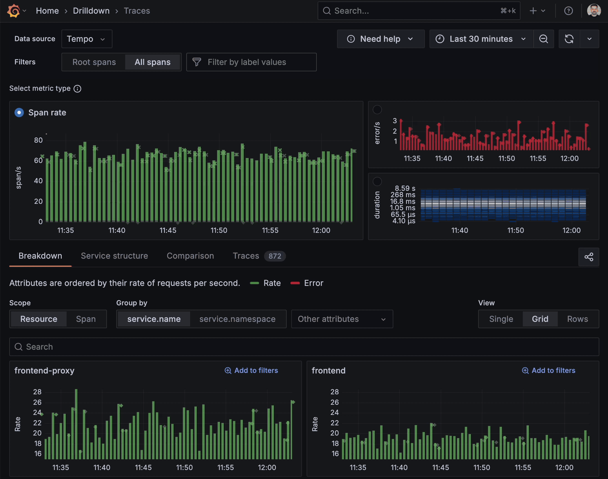
Traces Drilldown
At GrafanaCON 2025, we announced the general availability release of Grafana Traces Drilldown with a refined, integrated solution for deep-dive trace analysis.

In Grafana 12, we’ve added:
Exemplars
When inspecting your traces, you can take advantage of integrated exemplars embedded directly within the trace metrics. Exemplars highlight representative spans that capture critical events or anomalies, providing a quick visual summary of key operations within your trace data. They help you correlate and prioritize areas that warrant further investigation, all without having to manually sift through extensive trace details.
Streaming
With support for TraceQL query streaming, Traces Drilldown now delivers partial results as they come in, so you no longer have to wait for all results to finish processing before starting your analysis. You can begin exploring critical trace details as soon as they’re available, ensuring a more responsive and dynamic observability experience.
To learn more, check out our Traces Drilldown documentation.
Metrics Drilldown
At ObservabilityCON 2024, we announced the general availability of Metrics Drilldown, and we’ve been hard at work expanding its capabilities to help you reduce the number of metrics you need to manage with just a few clicks.

Faster filtering
- Prefix and suffix filters: Refine your metric exploration with the new prefix and suffix filter options, enabling more precise targeting of the data you’re looking for.
- Group by labels: Organize and understand your metrics more effectively by grouping them based on their labels. This provides valuable context and simplifies analysis.
- Sort options: Tailor your view by sorting metrics based on recent history, associated dashboards, and related alerts. This allows you to prioritize and investigate efficiently.
Improved UI
- Collapsible sidebar: We’ve introduced a collapsible sidebar, allowing you to focus on the data that matters most by providing more screen real estate for filtering.
- Better metric count: We now provide a real-time count of the metrics displayed after each filtering action, giving you immediate feedback on the impact of your selections.
To learn more, check out our Metrics Drilldown documentation.
Logs Drilldown
At ObservabilityCON 2024, we announced the general availability of Logs Drilldown, and we’ve been hard at work expanding its capabilities to help you visualize your logs data with more flexibility and options.
Enhanced visualization and filtering capabilities
- Targeted log retrieval: You can specify multiple inclusion filters within your Drilldown queries, allowing for more nuanced log retrieval.
- Regex support: We’ve added support for regular expressions in label and field queries, providing robust and flexible pattern matching for in-depth log analysis.
- JSON visualization: Explore and understand your JSON-formatted log entries with our new dedicated JSON visualization, making complex data structures easier to read and interpret.
- Service selection pagination: The service selection is now paginated, making it easier for users to view and discover service related data.
- Sort order changes query direction: Sort order and query direction are now linked, using a new query direction Forward from Loki. Setting Oldest first will query your log data in the order of oldest log to most recent. Setting Newest first will query your logs from a Backwards direction (i.e. newest log line to oldest).
To learn more, read our Logs Drilldown documentation.
Introducing Investigations
Investigations, which is available in public preview, provides a central hub to correlate and analyze diverse signals across all of the Grafana Drilldown applications, leading to more efficient and effective troubleshooting.
With Investigations, you can now seamlessly add panels from Metrics, Logs, and Traces Drilldown directly into a single investigation view. From there, you can gain deeper insights into correlations and anomalies by comparing the behavior of your signals across two distinct timeframes, and share your findings and analysis with other team members.
Grafana Cloud Migration Assistant update
We’re excited to announce that the Grafana Cloud Migration Assistant is now generally available to all Grafana users.
Migrating from Grafana OSS or Grafana Enterprise to Grafana Cloud just got easier by providing a user-friendly interface that automates the migration of your resources—no coding required. Grafana Cloud Migration Assistant will securely handle the transfer in just a few easy steps.

You can now select which resources to migrate and perform sorting and filtering on the migration results table. We also offer improved stability, faster migration speeds, and improved error handling to make your transition to Grafana Cloud faster, more efficient, and less error-prone.
Ready to make the move? Explore ourmigration guide to learn more about the Cloud Migration Assistant today and begin your effortless transition to Grafana Cloud.
For questions or assistance, contact our support team or join the conversation in our Grafana community forums.
Learn more about Grafana 12
For an in-depth list of all the new features in Grafana 12, check out ourGrafana documentation, the Grafanachangelog, or our What’s new documentation.
Join the Grafana Labs community
We invite you to engage with theGrafana Labs community forums. Share your experiences with the new features, discuss best practices, and explore creative ways to integrate these updates into your workflows. Your insights and use cases are invaluable in enriching the Grafana ecosystem.
Upgrade to Grafana 12
Download Grafana 12 today or experience all the new features by signing up for Grafana Cloud, which offers an actually useful forever-free tier and plans for every use case. Sign up for afree Grafana Cloud account today.
OurGrafana upgrade guide also provides step-by-step instructions for those looking to upgrade from an earlier version to ensure a smooth transition.
A special thanks to our community
We extend our heartfelt gratitude to theGrafana community!
Your contributions, ranging from pull requests to valuable feedback, are crucial in continually enhancing Grafana. And your enthusiasm and dedication inspire us at Grafana Labs to persistently innovate and elevate the Grafana platform.
Grafana Cloud is the easiest way to get started with metrics, logs, traces, dashboards, and more. We have a generous forever-free tier and plans for every use case.Sign up for free now!


