
Introducing the Causely data source plugin for Grafana
Endre Sara is a Co-Founder of Causely, where he’s building a causal reasoning platform to continuously assure service reliability and eliminate human troubleshooting. Previously, Endre was VP of Advanced Engineering at Turbonomic and a VP at Goldman Sachs.
At Causely, we believe observability tools shouldn’t just collect more data—they should enable you to understand it. That’s why we’ve built a system that analyzes cause-and-effect relationships in real time, helping teams understand why their applications degrade, not just what happened when.
The Causely platform is a causal graph-driven system that automatically ingests metrics, traces, and logs and infers the root cause of application and infrastructure failures and anomalies. Our Causal Reasoning Platform is purpose-built to reduce the need for manual correlation, alert storms, and guesswork during incidents, and today I’m excited to tell you about the new Causely data source plugin for Grafana.
Why a Grafana plugin?
We built the Causely data source plugin for Grafana because so many engineers already live in these dashboards as a way to get consistent visualization and alerting experiences across their organizations’ observability stacks.
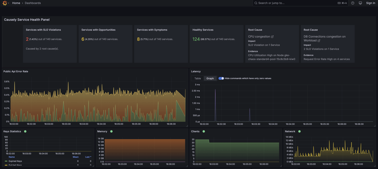
With the Causely plugin, users can see the causes of application issues alongside their metrics, traces, and logs, with no need to switch tools. Causely also integrates with Alertmanager to enrich alerts with diagnostic context, making incident response workflows faster and more focused.

Beyond the technical perspective, when we considered who could be the ideal partner to help us with our mission, Grafana Labs stood out for its deep support of open standards like OpenTelemetry, its commitment to transparency, and its growing ecosystem of cloud native tools, including Grafana Beyla.
Our commitment to open source
Causely is proud to build on and contribute to open source. We’re active participants in the OpenTelemetry community, and we built this plugin to be open and extensible for anyone using Grafana.
In addition to supporting open standards, our team contributes upstream to key instrumentation projects, including Go Redis, Node.js database instrumentation, Go GraphQL, and Beyla. We believe observability should be open, extensible, and community-driven.
A key part of that commitment is our use of Beyla, an open source, eBPF-based auto-instrumentation agent. Beyla is a core component in Causely that enables our users to get started quickly—no sidecars, no code changes—by automatically collecting traces and metrics from Kubernetes environments. It helps us deliver fast, low-friction value while preserving developer workflows.
The Causely plugin for Grafana then brings that intelligence into Grafana, making it actionable for your team.
Causely + Grafana: how it works
Bringing Causely into Grafana creates a powerful loop that pairs observability and root cause analysis inside your team’s existing workflows.
With Causely and Grafana, you get to:
- Instantly view root causes for all active anomalies across your environment
- See the highest priority issue impacting your services in real time
- Identify SLOs at risk before they’re breached
- Automatically send identified root causes into Alertmanager
- Understand the impact and likely remediation path for each root cause
To learn more about how Causely works, check out our product page.
Getting started is straightforward:
- Install the Causely plugin. It can be found in the Grafana data source plugin catalog or you can install it via GitHub.
- Connect your Causely deployment to your Grafana instance. No changes to your instrumentation are needed, as Causely uses Beyla to automatically ingest telemetry from your Kubernetes workloads.
- Add the Causely panel to your dashboards. Once the connection is complete, you’ll be able to see the root causes, understand the impact, and get ahead of issues before they become escalations.
For complete setup steps, check out the Causely plugin docs.
To start seeing root causes, not just symptoms, try the Causely plugin for Grafana today! For more information, go to Causely.ai.
Grafana Cloud is the easiest way to get started with metrics, logs, traces, and dashboards. You can sign up for our generous free forever tier and learn more about our plans for every use case.



