
Open source at Grafana Labs: 2024 year in review
2024 was a big year for open source software and the OSS community here at Grafana Labs. Here are some of the highlights.
Read more
2024 was a big year for open source software and the OSS community here at Grafana Labs. Here are some of the highlights.
Read more
At GopherCon 2023, Grafana Labs distinguished engineer Bryan Boreham explored how to optimize applications using the loser tree data structure.
Read more
With a new GitHub Action developed by the Grafana Labs Security Operations team, you can automate the validation of Sigma rules and enhance your...
Read more
About to embark on your first on-call shift? Here’s what to know — and what might surprise you — according to two Grafana Labs senior software...
Read more
The grafana/otel-lgtm image is a great way to get started with open source monitoring with OpenTelemetry, as well as streamline integration testing.
Read more
Profile-guided optimization (PGO) is a powerful tool to boost application performance. With continuous profiling, you can magnify those performance...
Read more
The Grafana 10.4 release includes visualization updates, a new plugin, and a preview of functionality we intend to make generally available in Grafana...
Read more
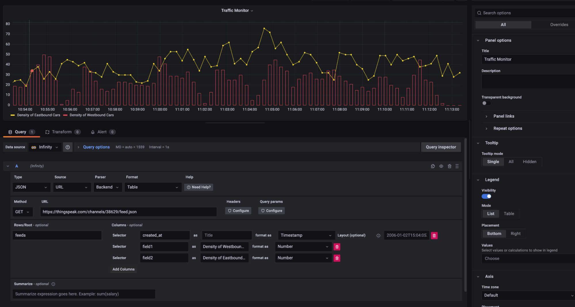
In this step-by-step post, learn how to use the Infinity data source plugin for Grafana and Synthetic Monitoring to perform a multi-step API request.
Read more
At Grafana Labs, Hackathons are a core part of our culture — but these events, and the projects that emerge from them, also heavily influence our...
Read more
With a sponsored Grafana Cloud Pro account, the OSS project maintainers for Caddy server accelerated root cause analysis, reduced MTTR, and more.
Read more
Grafana k6 v0.49.0 is here, featuring a built-in web dashboard for real-time result visualization and tons of other improvements.
Read more
Span Profiles, a new feature in Grafana Cloud and Grafana OSS, enables deeper analysis of both tracing and profiling data for a more granular view of...
Read more
It’s an exciting new chapter for the Infinity data source plugin, which lets you seamlessly visualize data from JSON, CSV, XML, and GraphQL endpoints...
Read more
The OpenTelemetry project hit a number of milestones last year — and that momentum will continue throughout 2024.
Read more
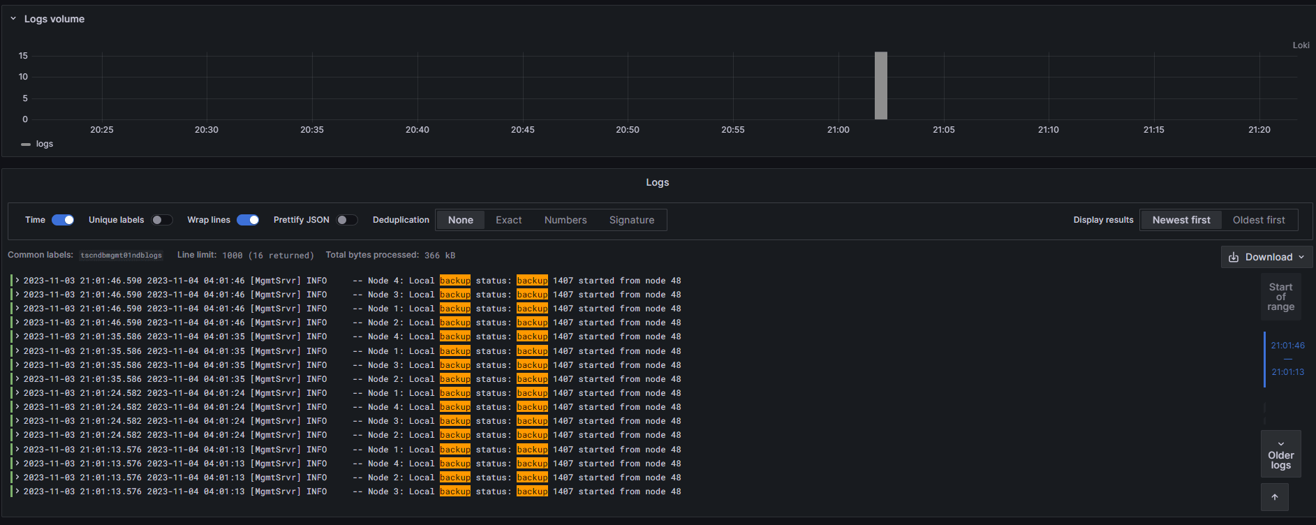
In this step-by-step post, learn how to use Grafana to monitor a MySQL NDB cluster and improve reliability.
Read more













