Visualization and monitoring solutions
Visualization and monitoring solutions  /  Monitor WSO2 Enterprise Integrator
WSO2 Enterprise Integrator logo

Monitor WSO2 Enterprise Integrator easily with Grafana

Easily monitor WSO2 Enterprise Integrator, a powerful configuration-driven approach to integration that allows developers to build integration solutions graphically, with Grafana Cloud’s out-of-the-box monitoring solution. The Grafana Cloud forever-free tier includes 3 users and up to 10k metrics series to support your monitoring needs.

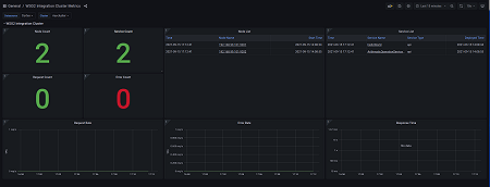
Cluster Overview
Cluster Overview
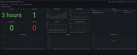
Node Overview
Node Overview
Apis Overview
Apis Overview