Monitor Windows easily with Grafana
Easily monitor your Windows deployment with Grafana Cloud’s out-of-the-box monitoring solution. The Grafana Cloud forever-free tier includes 3 users and up to 10k metrics series to support your monitoring needs.
Windows integration for Grafana Cloud
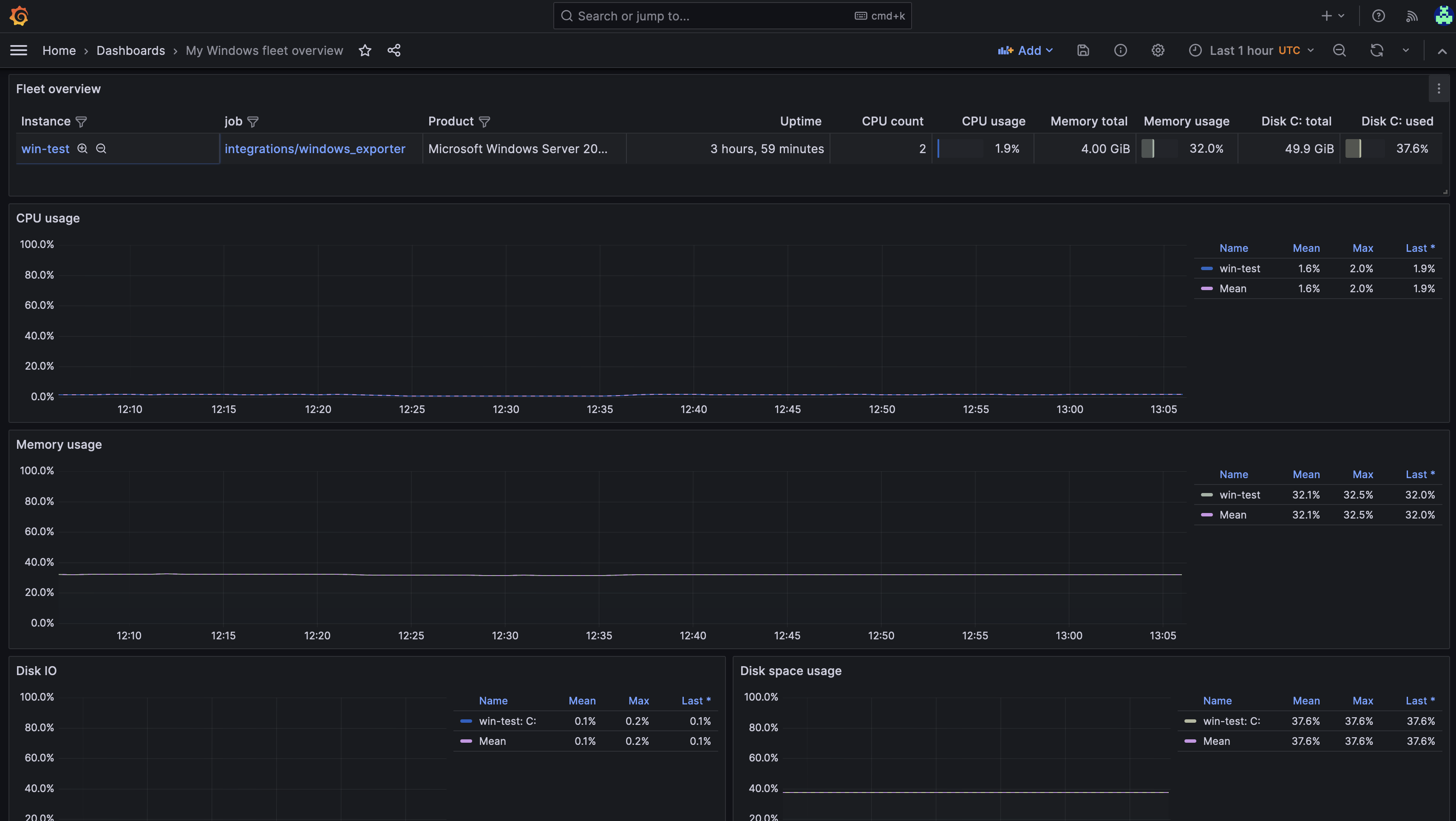
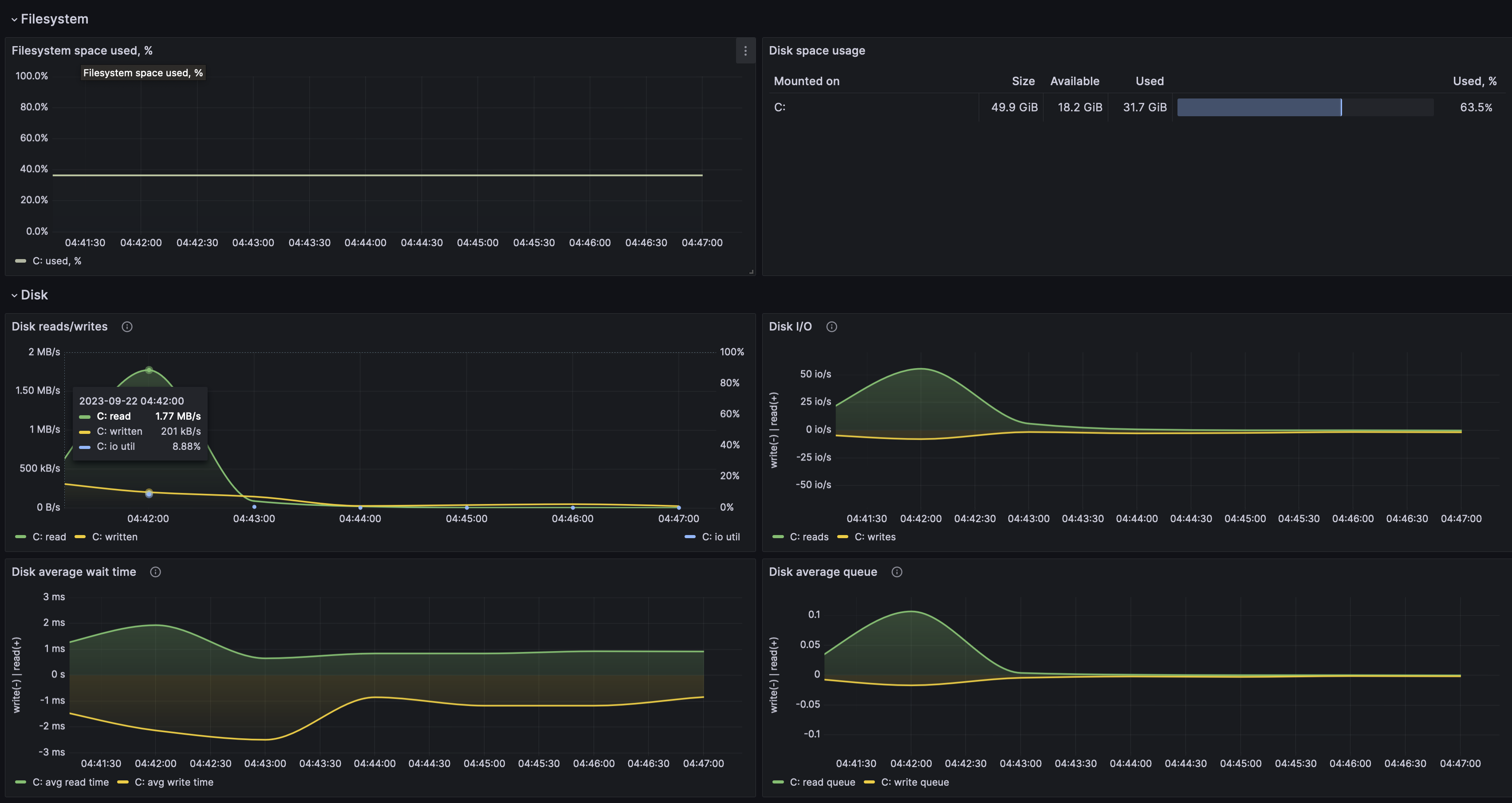
The Grafana Windows integration is designed to help users monitor their Windows infrastructure by collecting various system metrics, such as CPU usage, memory, disk activity, and network performance. This integration is optimized for use with Grafana Cloud, providing an easy setup process, pre-configured dashboards, and alerting mechanisms that enhance the observability of Windows environments.
Use this integration to gain valuable insights into the performance and health of your Windows systems, so you can proactively troubleshoot and efficiently monitor your infrastructure. The detailed metrics and visualizations helps to quickly identify and resolve issues, ensuring optimal system performance.
The integration includes 5 pre-built dashboards to help monitor and visualize Windows metrics and logs.
Windows monitoring dashboards
- Windows CPU and system
- Windows disks and filesystems
- Windows fleet overview
- Windows logs
- Windows overview




