Visualization and monitoring solutions
Visualization and monitoring solutions  /  Monitor Wildfly
Wildfly logo

Monitor Wildfly easily with Grafana

Easily monitor Wildfly — a modular and lightweight application server that handles deploying and managing several Java application servers — with Grafana Cloud Aplication Observability. The Grafana Cloud forever-free tier includes our solution for application observability, plus a fully managed observability stack (Grafana, metrics, logs, traces, profiles, and more) suited for small teams with up to 3 active users per month.

Grafana Cloud Application Observability helps users monitor Java applications with:

  • Instrumentation with OpenTelemetry to collect metrics, traces, and logs in a vendor-neutral format to avoid lock-in.
  • Out-of-the-box dashboards to expedite anomaly detection and root cause analysis in you Java applications.
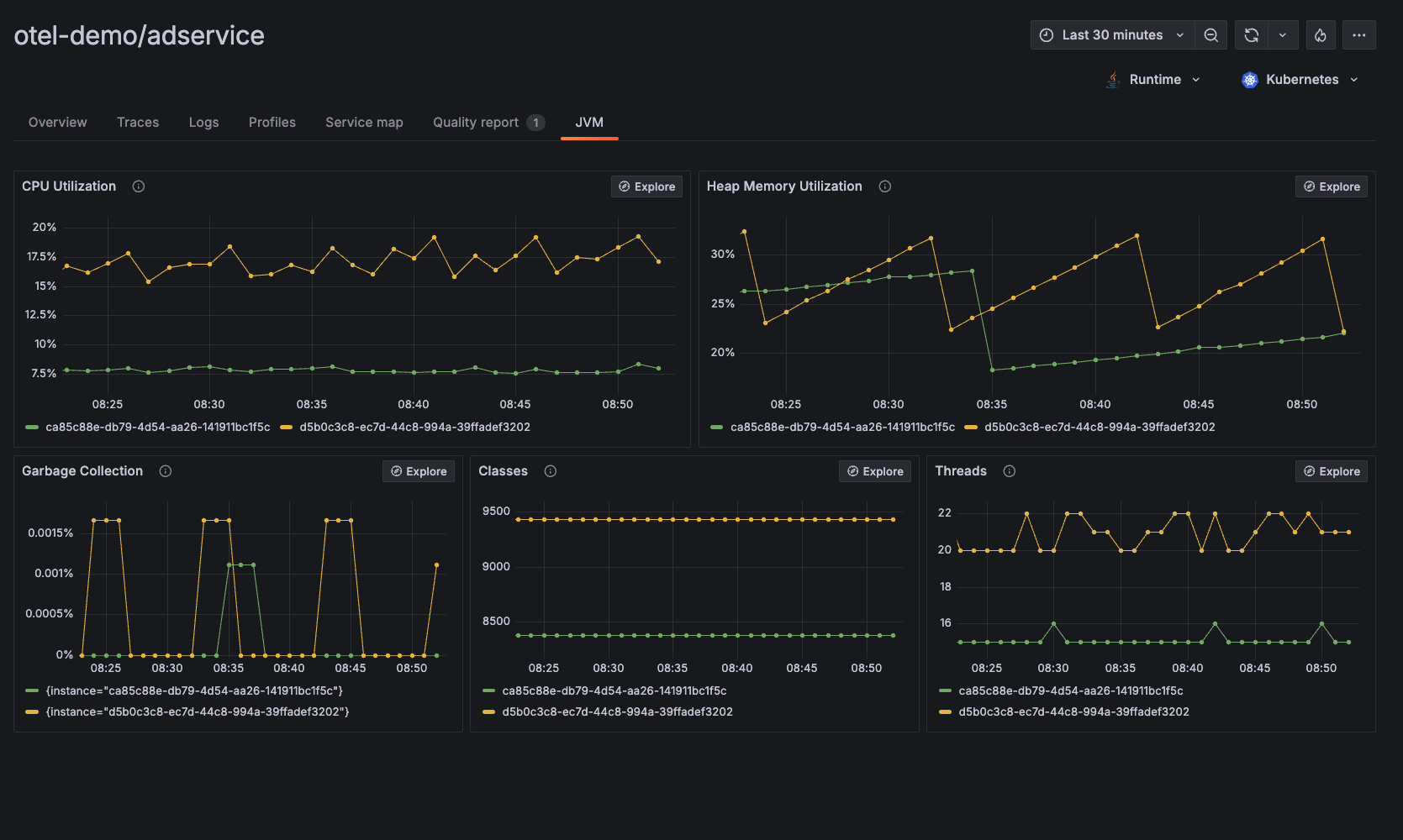
  • JVM-level observability data including CPU utilization, heap memory utilization, garbage collection, classes, threads, and more.

If you prefer using Prometheus to monitor Wildfly performance, please visit the documentation page: Wildfly Integration for Grafana Cloud.