Visualization and monitoring solutions
Visualization and monitoring solutions  /  Monitor VMware vSphere
VMware vSphere logo

Monitor VMware vSphere easily with Grafana

Easily monitor your deployment of VMware vSphere, a virtualization platform that helps consolidate IT infrastructure, with Grafana Cloud’s out-of-the-box monitoring solution. The Grafana Cloud forever-free tier includes 3 users and up to 10k metrics series to support your monitoring needs.

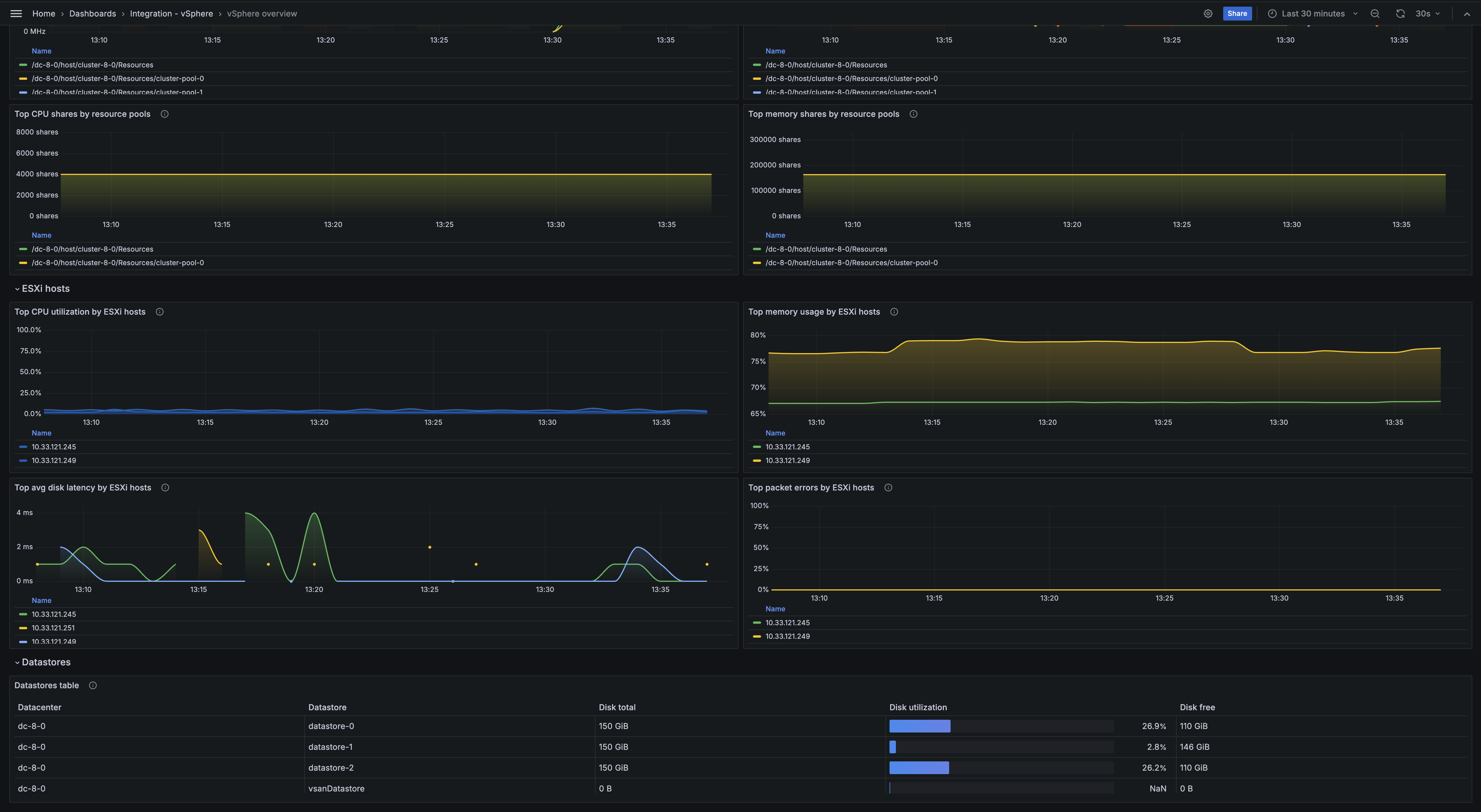
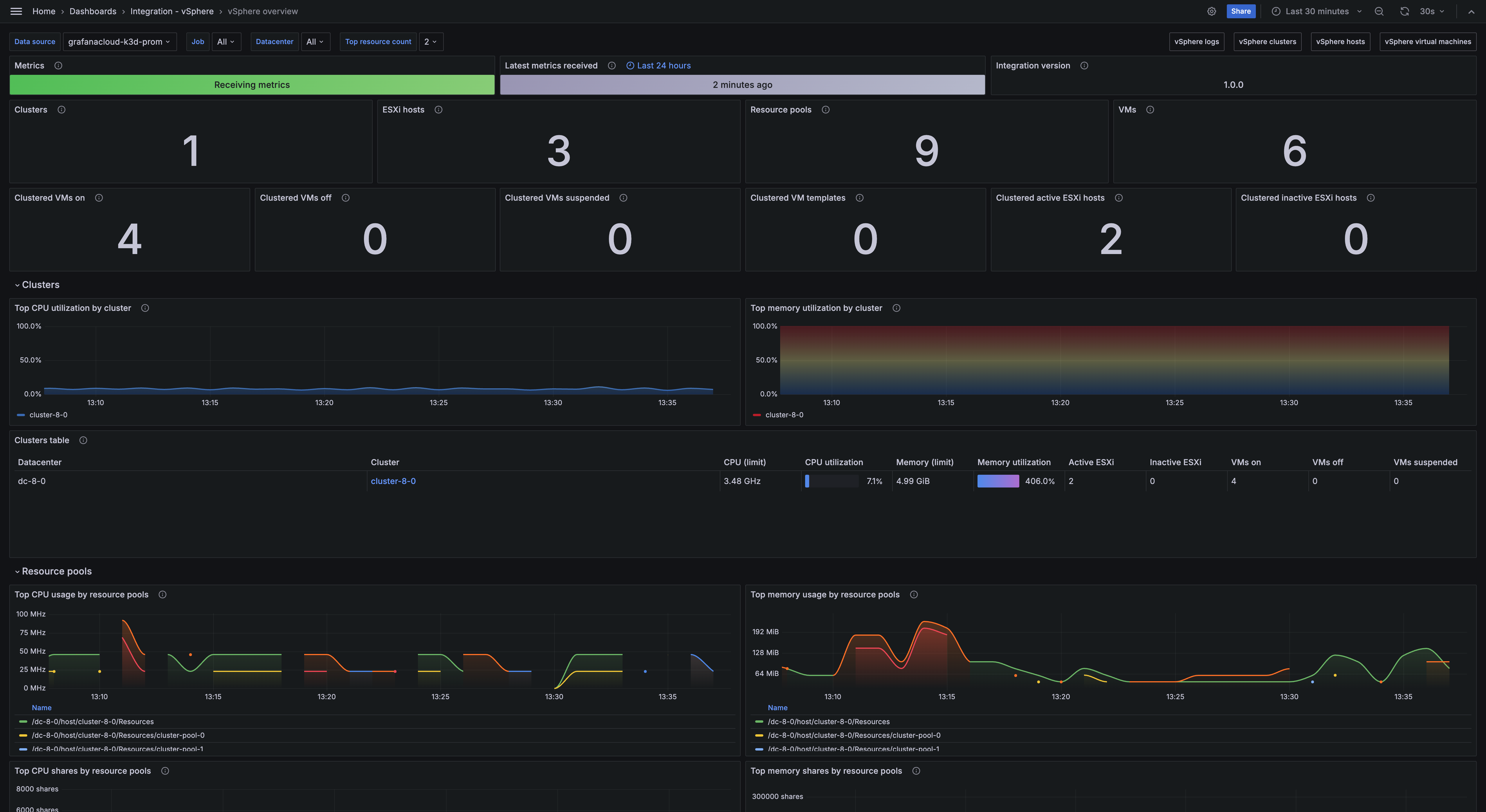
vSphere overview dashboard
vSphere clusters dashboard
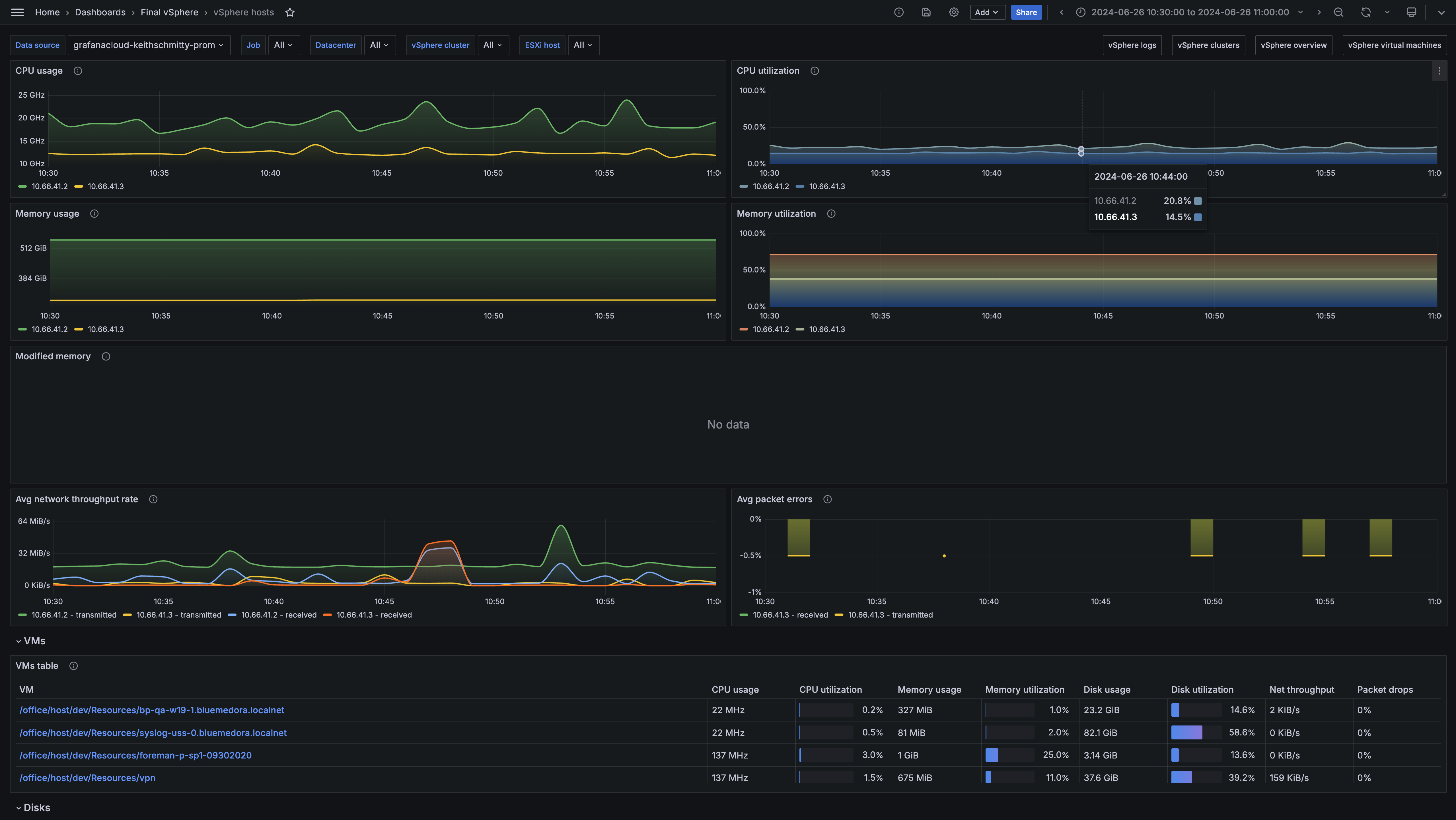
Vsphere hosts dashboard
vSphere logs dashboard
vSphere overview dashboard
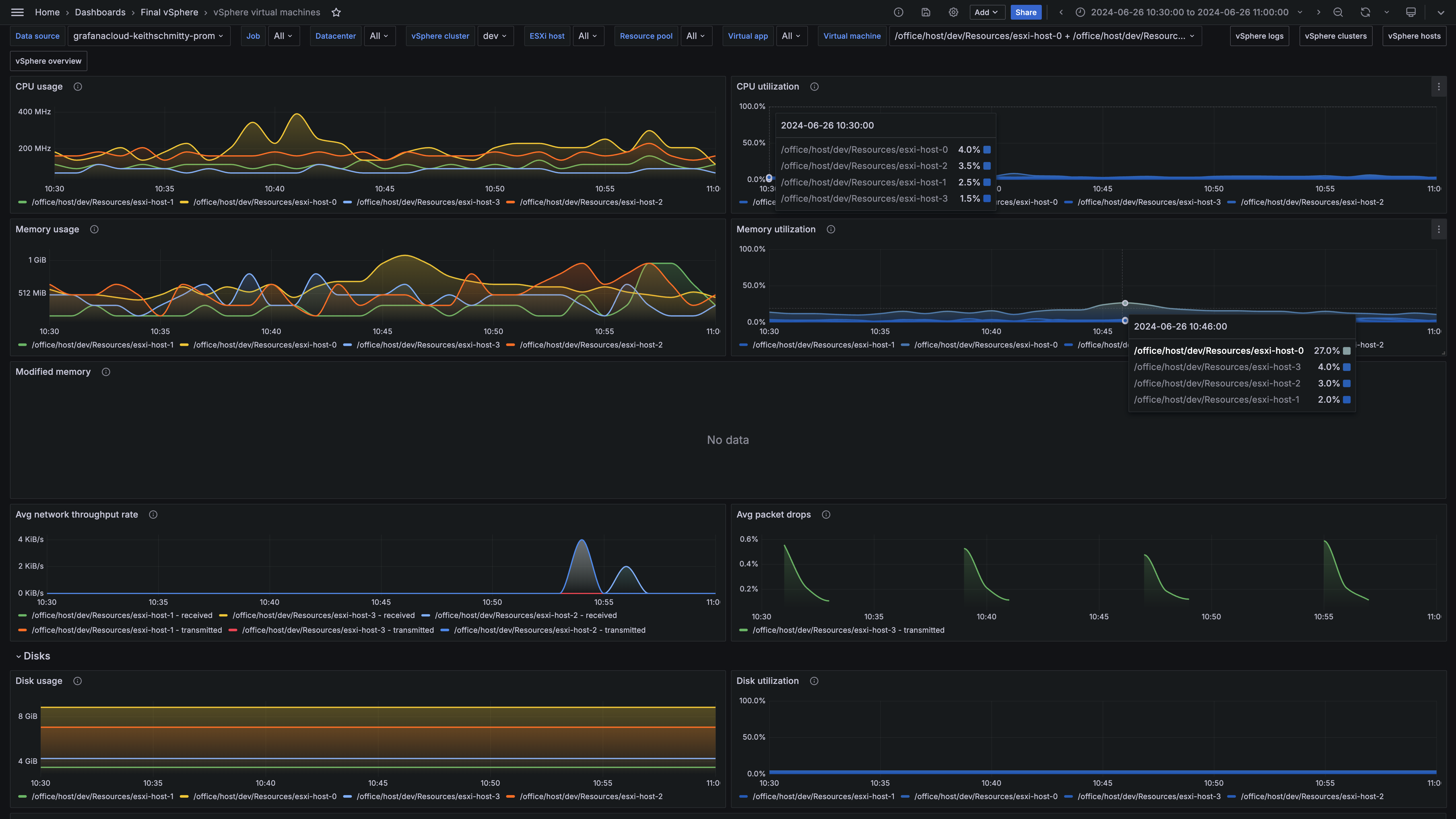
vSphere VMs dashboard
vSphere VMs dashboard

Key metrics

up
vcenter_cluster_cpu_effective
vcenter_cluster_cpu_limit
vcenter_cluster_host_count
vcenter_cluster_memory_effective_bytes
vcenter_cluster_memory_limit_bytes
vcenter_cluster_vm_count
vcenter_cluster_vm_template_count
vcenter_datastore_disk_usage_bytes
vcenter_datastore_disk_utilization_percent
vcenter_host_cpu_usage_MHz
vcenter_host_cpu_utilization_percent
vcenter_host_disk_latency_avg_milliseconds
vcenter_host_disk_throughput
vcenter_host_memory_usage_mebibytes
vcenter_host_memory_utilization_percent
vcenter_host_network_packet_error_rate
vcenter_host_network_packet_rate
vcenter_host_network_throughput
vcenter_host_network_usage
vcenter_resource_pool_cpu_shares
vcenter_resource_pool_cpu_usage
vcenter_resource_pool_memory_shares
vcenter_resource_pool_memory_usage_mebibytes
vcenter_vm_cpu_usage_MHz
vcenter_vm_cpu_utilization_percent
vcenter_vm_disk_latency_avg_milliseconds
vcenter_vm_disk_throughput
vcenter_vm_disk_usage_bytes
vcenter_vm_disk_utilization_percent
vcenter_vm_memory_ballooned_mebibytes
vcenter_vm_memory_swapped_mebibytes
vcenter_vm_memory_usage_mebibytes
vcenter_vm_memory_utilization_percent
vcenter_vm_network_packet_drop_rate
vcenter_vm_network_packet_rate
vcenter_vm_network_throughput_bytes_per_sec
vcenter_vm_network_usage

Key alerting rules included

VSphereHostInfoCpuUtilization
VSphereHostWarningMemoryUtilization
VSphereDatastoreWarningDiskUtilization
VSphereDatastoreCriticalDiskUtilization
VSphereHostWarningHighPacketErrors