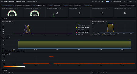
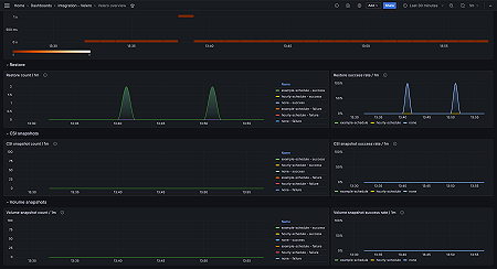
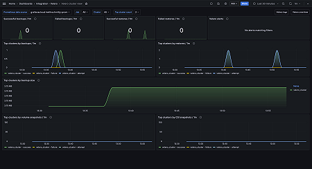
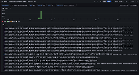
Monitor Velero easily with Grafana
Easily monitor your deployment Velero, an open source tool that helps back up and migrate Kubernetes cluster resources and persistent volumes, with Grafana Cloud’s out-of-the-box monitoring solution. The Grafana Cloud forever-free tier includes 3 users and up to 10k metrics series to support your monitoring needs.




