Visualization and monitoring solutions
Visualization and monitoring solutions  /  Monitor Snowflake
Snowflake logo

Monitor Snowflake easily with Grafana

Easily monitor Snowflake, a cloud-based data warehousing platform, with Grafana Cloud’s out-of-the-box monitoring solution. The Grafana Cloud forever free tier includes 3 users and up to 10k metrics series to support your monitoring needs.

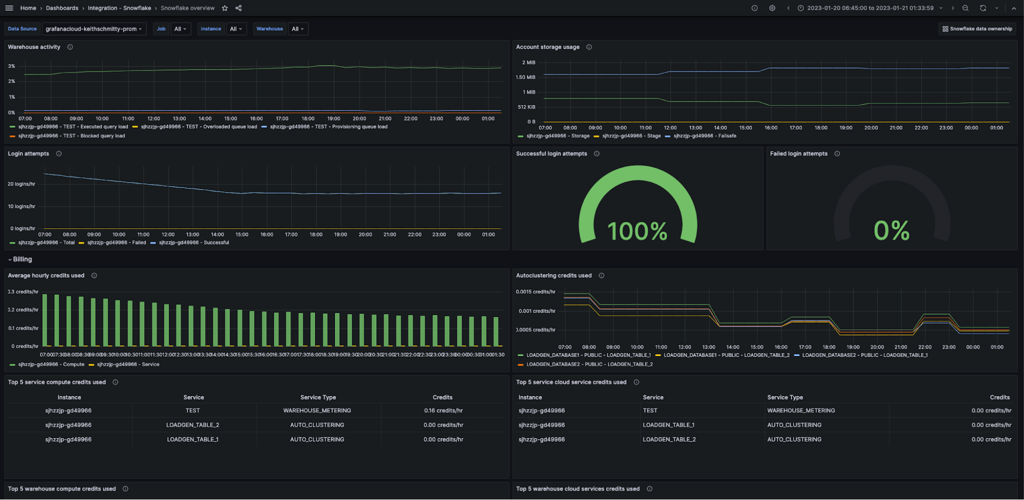
Snowflake overview dashboard (1/3).
Snowflake overview dashboard (1/3).
Snowflake overview dashboard (2/3).
Snowflake overview dashboard (2/3).
Snowflake overview dashboard (3/3).
Snowflake overview dashboard (3/3).
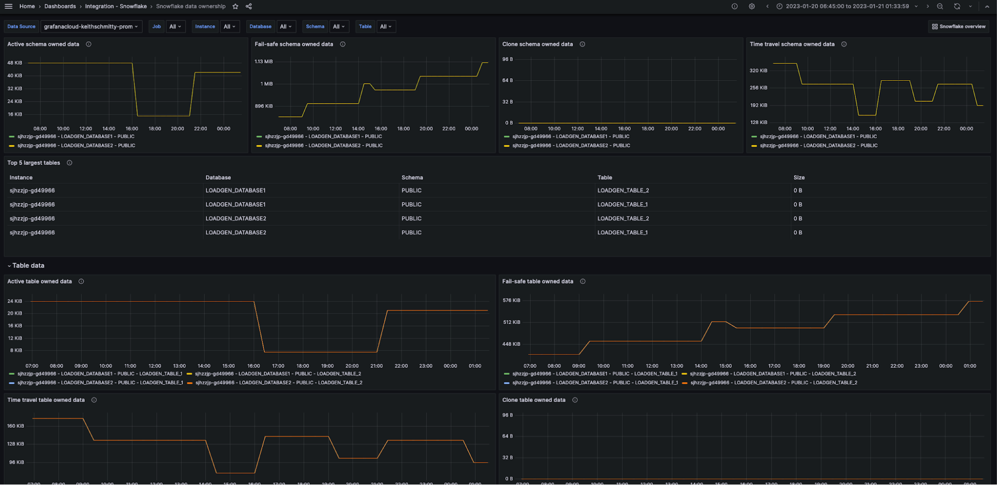
Snowflake data ownership dashboard (1/2).
Snowflake data ownership dashboard (1/2).
Snowflake data ownership dashboard (2/2).
Snowflake data ownership dashboard (2/2).
Snowflake integration dashboard (1/2) example
Snowflake integration dashboard (2/2) example