Visualization and monitoring solutions
Visualization and monitoring solutions  /  Monitor SAP HANA®
SAP HANA® logo

Monitor SAP HANA® easily with Grafana

Easily monitor SAP HANA®, a high-performance, in-memory database designed for analyzing high-speed transactions, with Grafana Cloud’s out-of-the-box monitoring solution. The Grafana Cloud forever-free tier includes 3 users and up to 10k metrics series to support your monitoring needs.

SAP HANA system overview (replicas)
SAP HANA system overview (replicas)
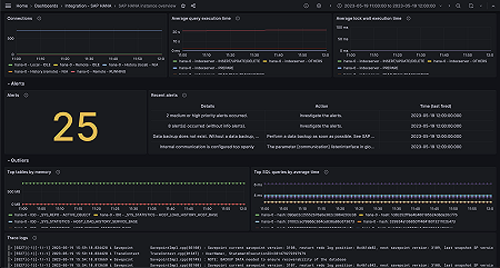
SAP HANA system overview (alerts)
SAP HANA system overview (alerts)
SAP HANA instance overview (logs)
SAP HANA instance overview (logs)