Visualization and monitoring solutions
Visualization and monitoring solutions  /  Monitor RabbitMQ
RabbitMQ logo

Monitor RabbitMQ easily with Grafana

Easily monitor RabbitMQ, the most widely deployed open source message broker, with Grafana Cloud’s out-of-the-box monitoring solution. The Grafana Cloud forever-free tier includes 3 users and up to 10k metrics series to support your monitoring needs.

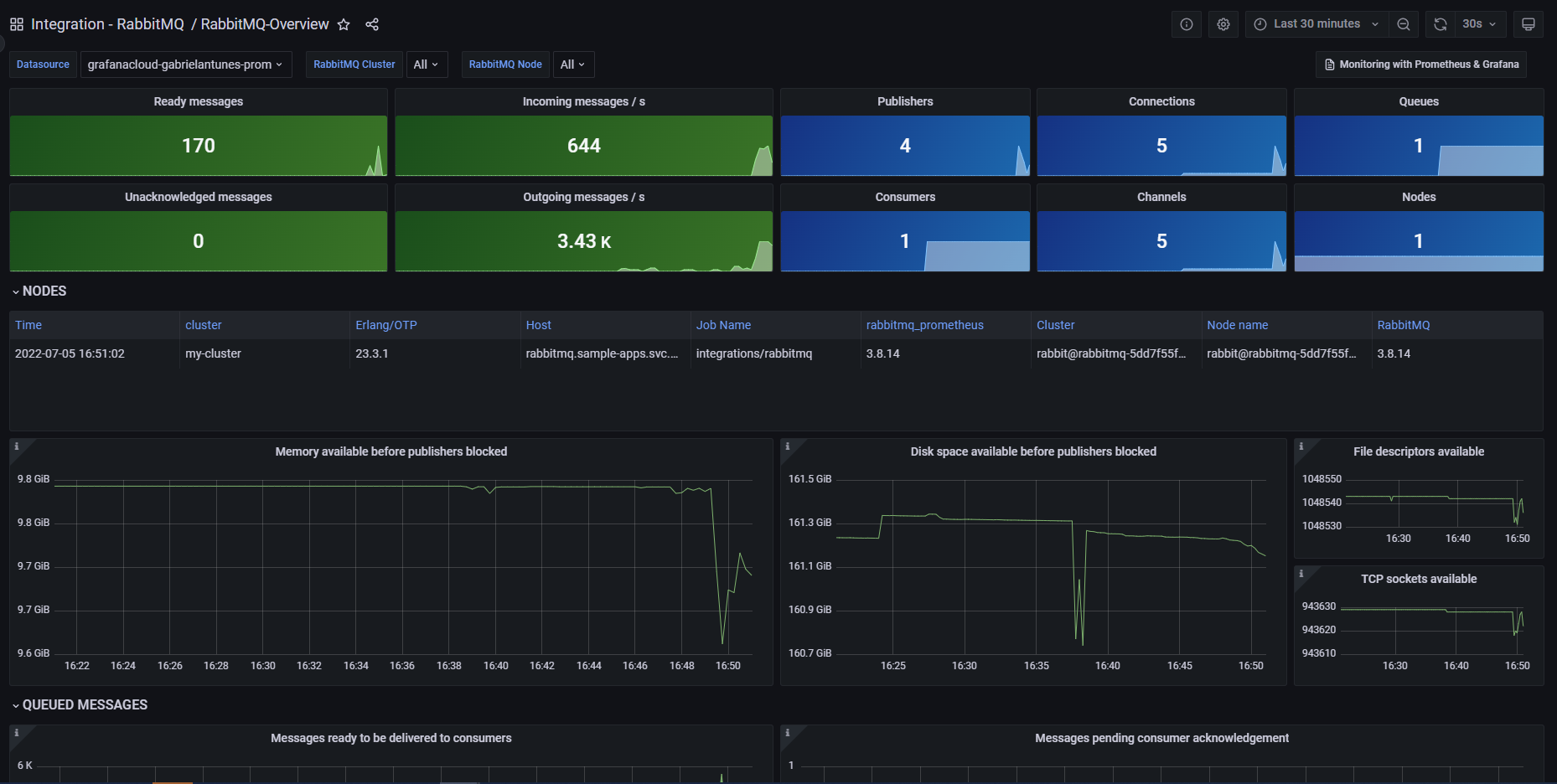
RabbitMQ Overview
RabbitMQ Overview
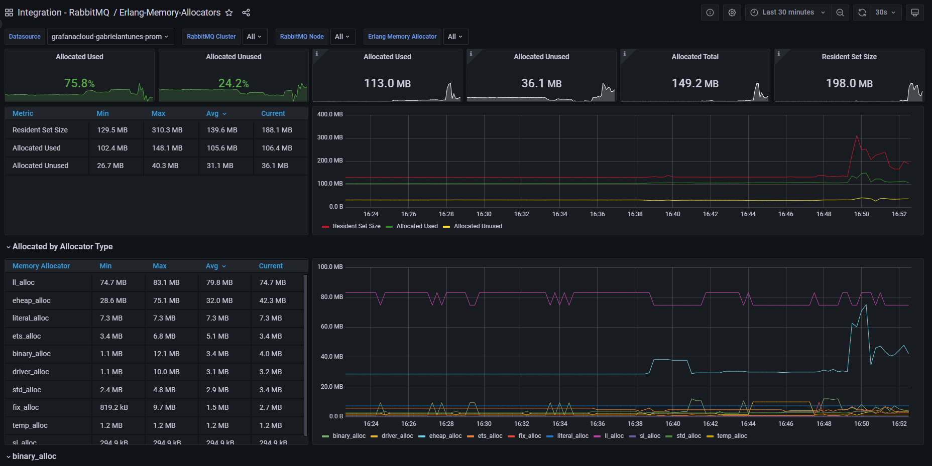
Erlang Memory Allocators
Erlang Memory Allocators