Visualization and monitoring solutions
Visualization and monitoring solutions  /  Monitor OpenLDAP
OpenLDAP logo

Monitor OpenLDAP easily with Grafana

Easily monitor your deployment of OpenLDAP, an open source implementation of the Lightweight Directory Access Protocol (LDAP), with Grafana Cloud’s out-of-the-box monitoring solution. The Grafana Cloud forever-free tier includes 3 users and up to 10k metrics series to support your monitoring needs.

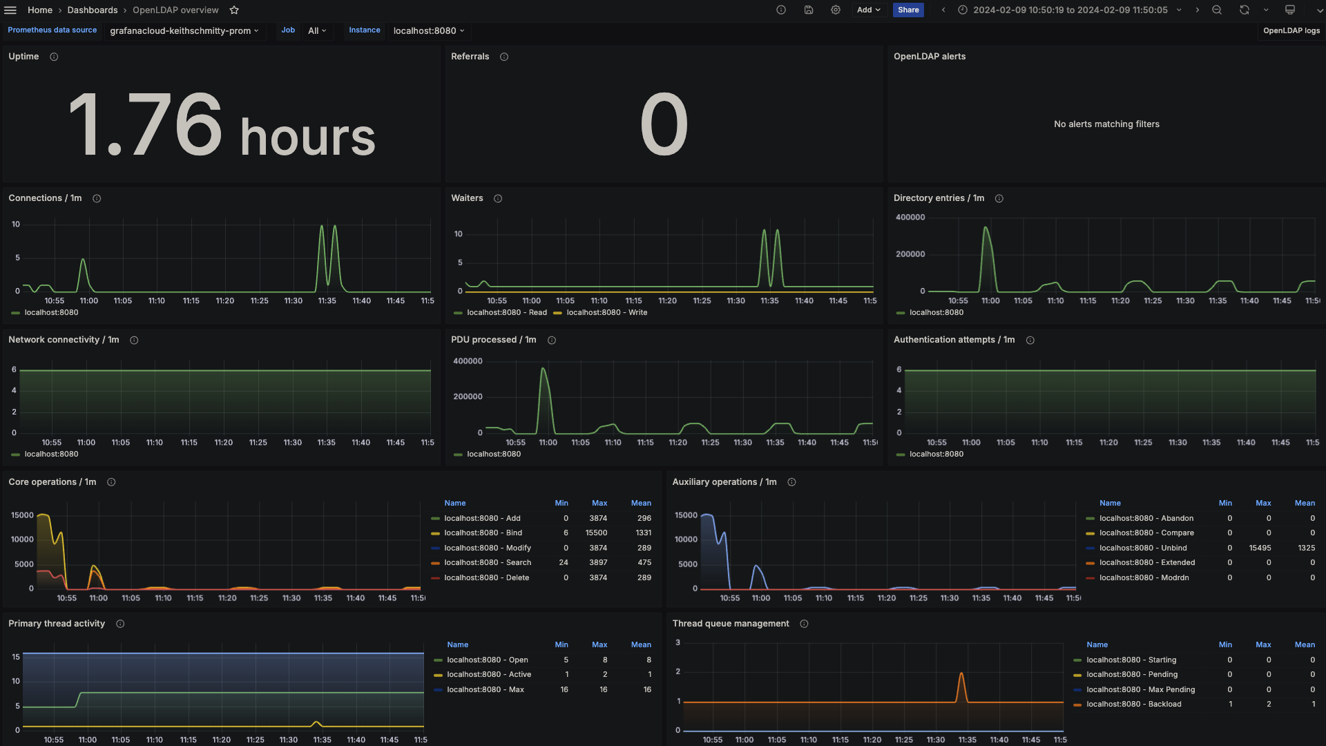
OpenLDAP overview (LDAP stats)
OpenLDAP overview (LDAP stats)
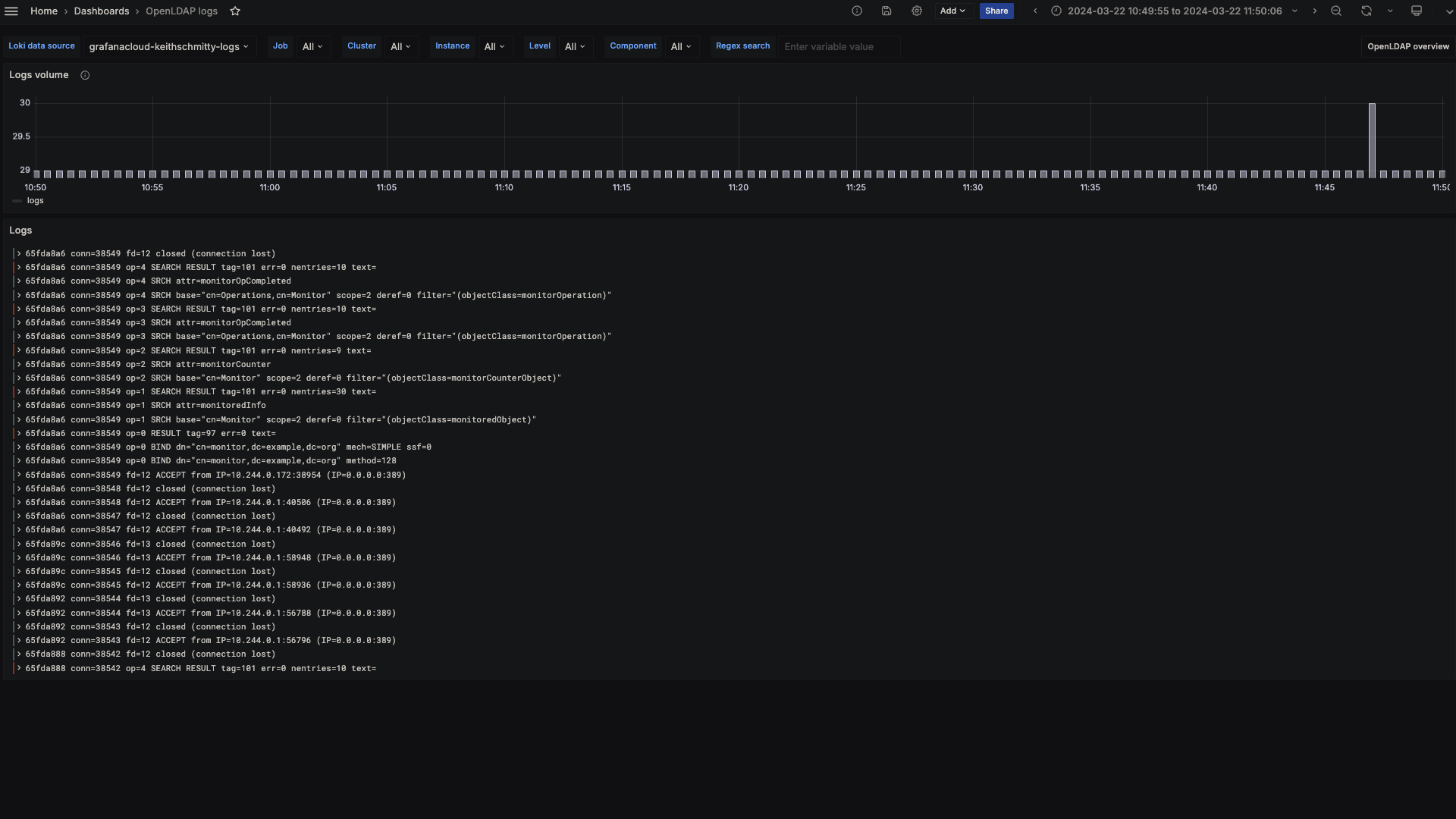
OpenLDAP logs
OpenLDAP logs

Key metrics included

openldap_bind
openldap_dial
openldap_monitor_counter_object
openldap_monitor_operation
openldap_monitored_object
up

Key alerting rules included

OpenLDAPConnectionSpike
OpenLDAPHighSearchOperationRateSpike
OpenLDAPDialFailures
OpenLDAPBindFailureRateIncrease