
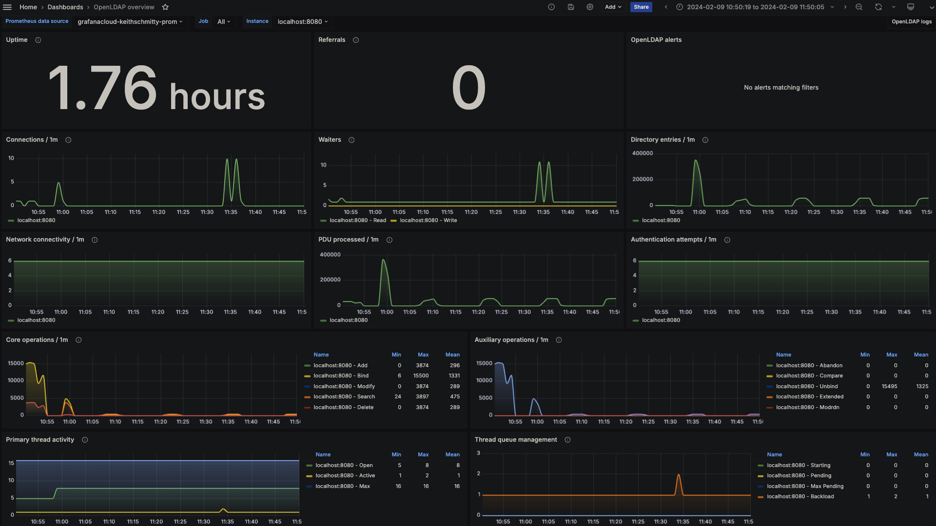
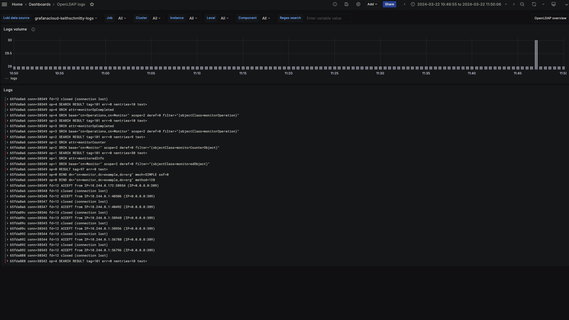
Monitor OpenLDAP easily with Grafana
Easily monitor your deployment of OpenLDAP, an open source implementation of the Lightweight Directory Access Protocol (LDAP), with Grafana Cloud’s out-of-the-box monitoring solution. The Grafana Cloud forever-free tier includes 3 users and up to 10k metrics series to support your monitoring needs.


