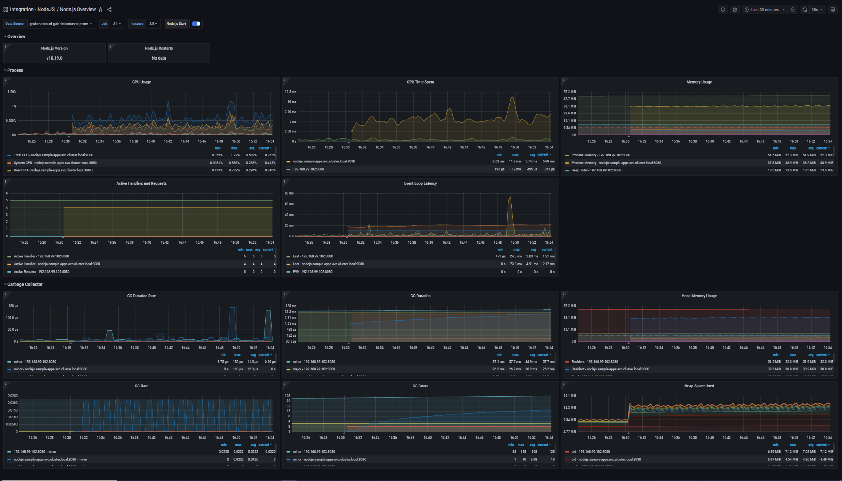
Monitor Node.js easily with Grafana
Easily monitor your deployment of Node.js, the open source JavaScript runtime, with Grafana Cloud’s out-of-the-box monitoring solution. The Grafana Cloud forever free tier includes 3 users and up to 10k metrics series to support your monitoring needs.

