
Monitor MySQL easily with Grafana
Easily monitor your deployment of MySQL, the popular open source data management system, with Grafana Cloud’s out-of-the-box monitoring solution. The Grafana Cloud forever-free tier includes 3 users and up to 10k metrics series to support your monitoring needs.
MySQL integration for Grafana Cloud
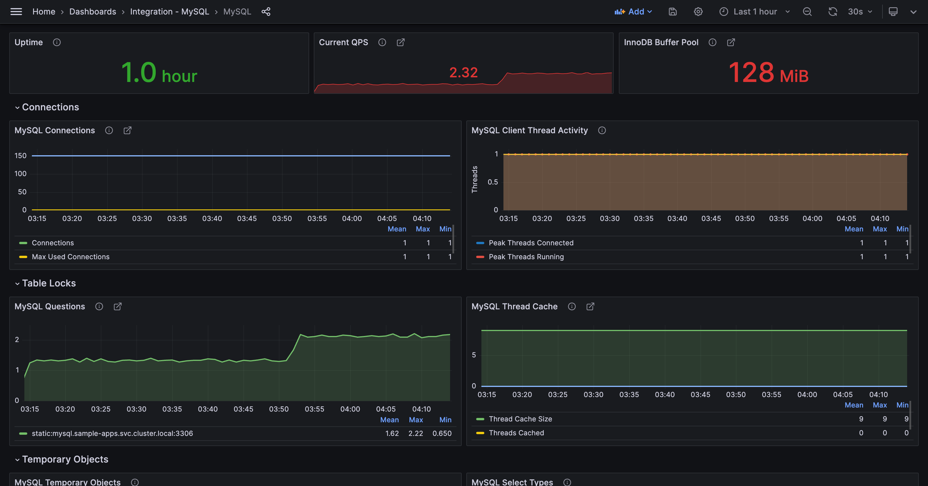
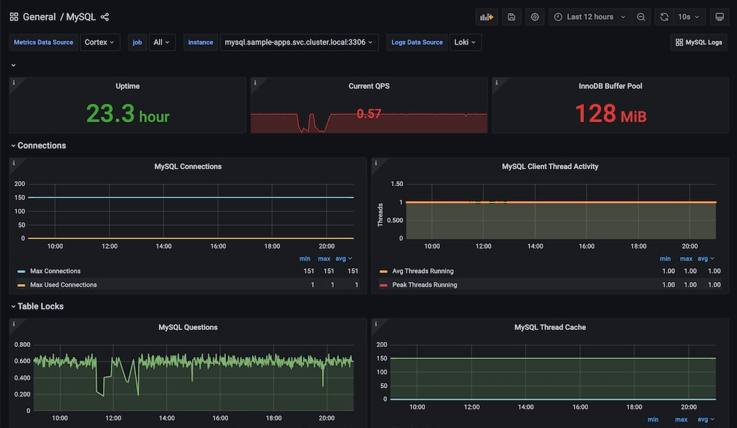
The MySQL integration for Grafana Cloud enables robust monitoring of MySQL databases, featuring pre-configured dashboards and alerts to track performance metrics like query response times, connection usage, and error rates. This integration helps you efficiently identify and resolve database issues, enhancing the overall reliability and performance of your MySQL instances.
A running MySQL instance, user, and password are required for the integration. The supported versions include:
- MySQL >= 5.6
- MariaDB >= 10.2



