Visualization and monitoring solutions
Visualization and monitoring solutions  /  Monitor Linux Server
Linux Server logo

Monitor Linux Server easily with Grafana

Easily monitor your deployment of the Linux operating system with Grafana Cloud’s out-of-the-box monitoring solution. The Grafana Cloud forever-free tier includes 3 users and up to 10k metrics series to support your monitoring needs.

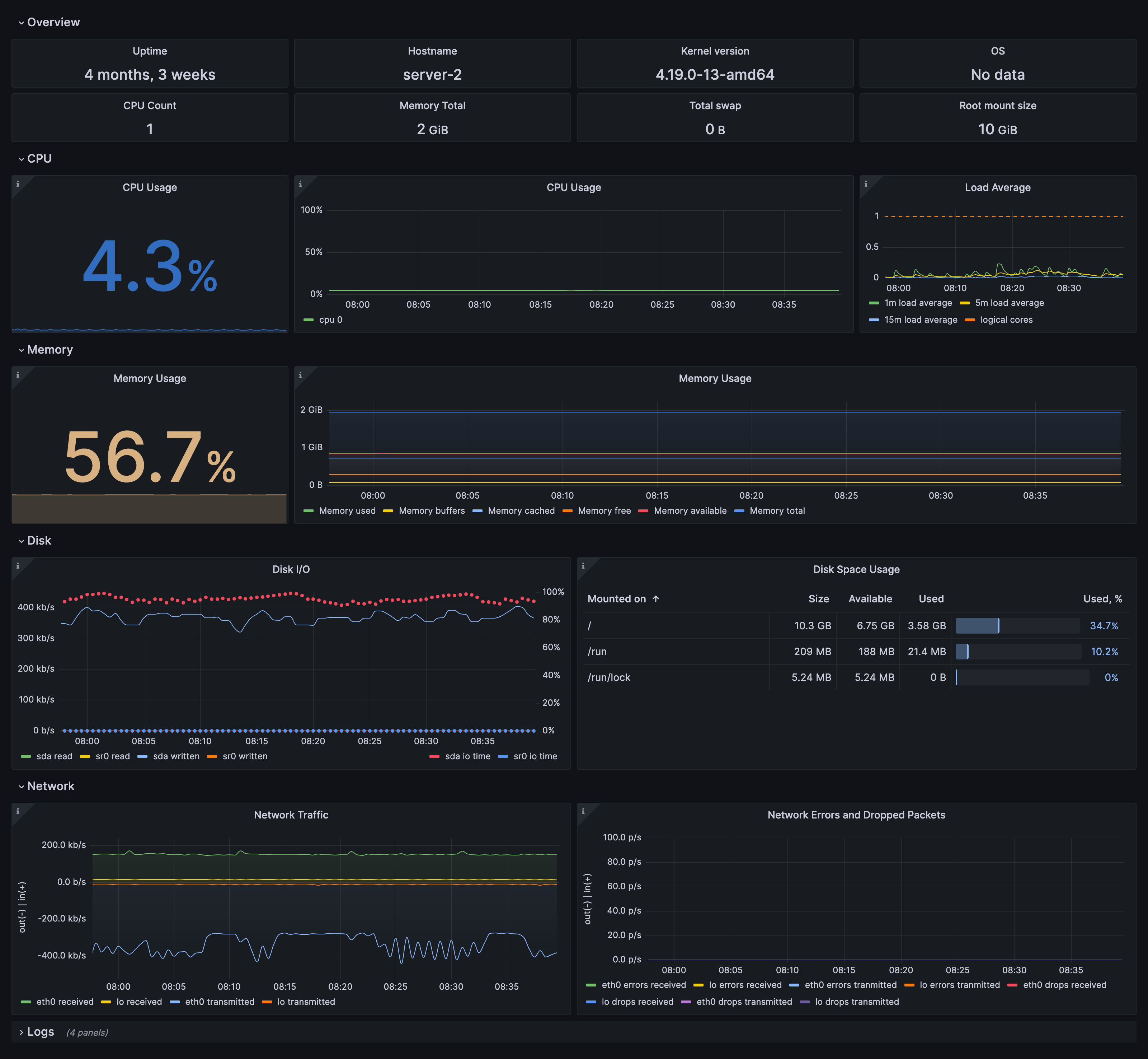
Node overview dashboard
Node overview dashboard
Fleet overview dashboard
Fleet overview dashboard
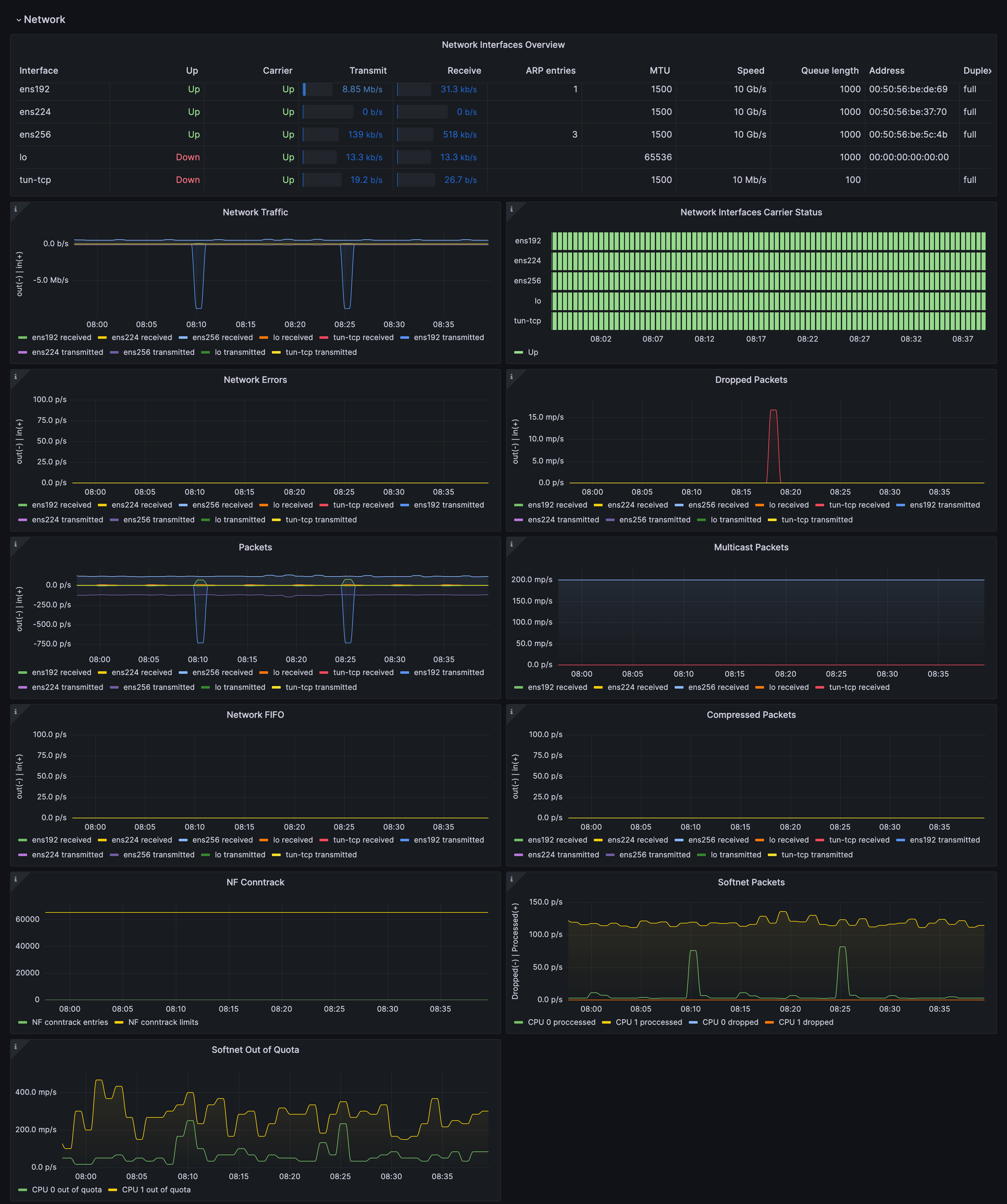
Drill down dashboards: Network interfaces
Drill down dashboards: Network interfaces
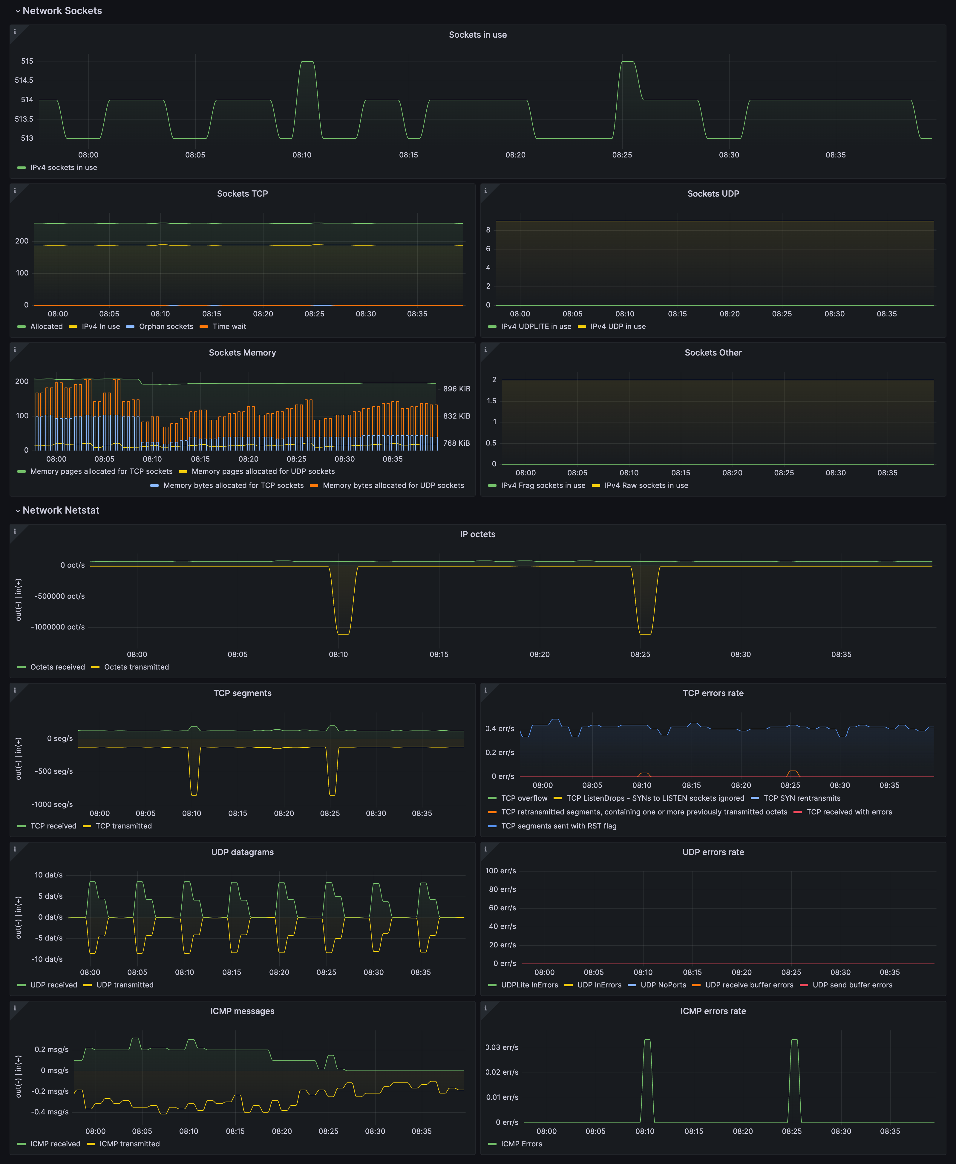
Drill down dashboards: Sockets statistics
Drill down dashboards: Sockets statistics
Drill down dashboards: CPU and system
Drill down dashboards: CPU and system
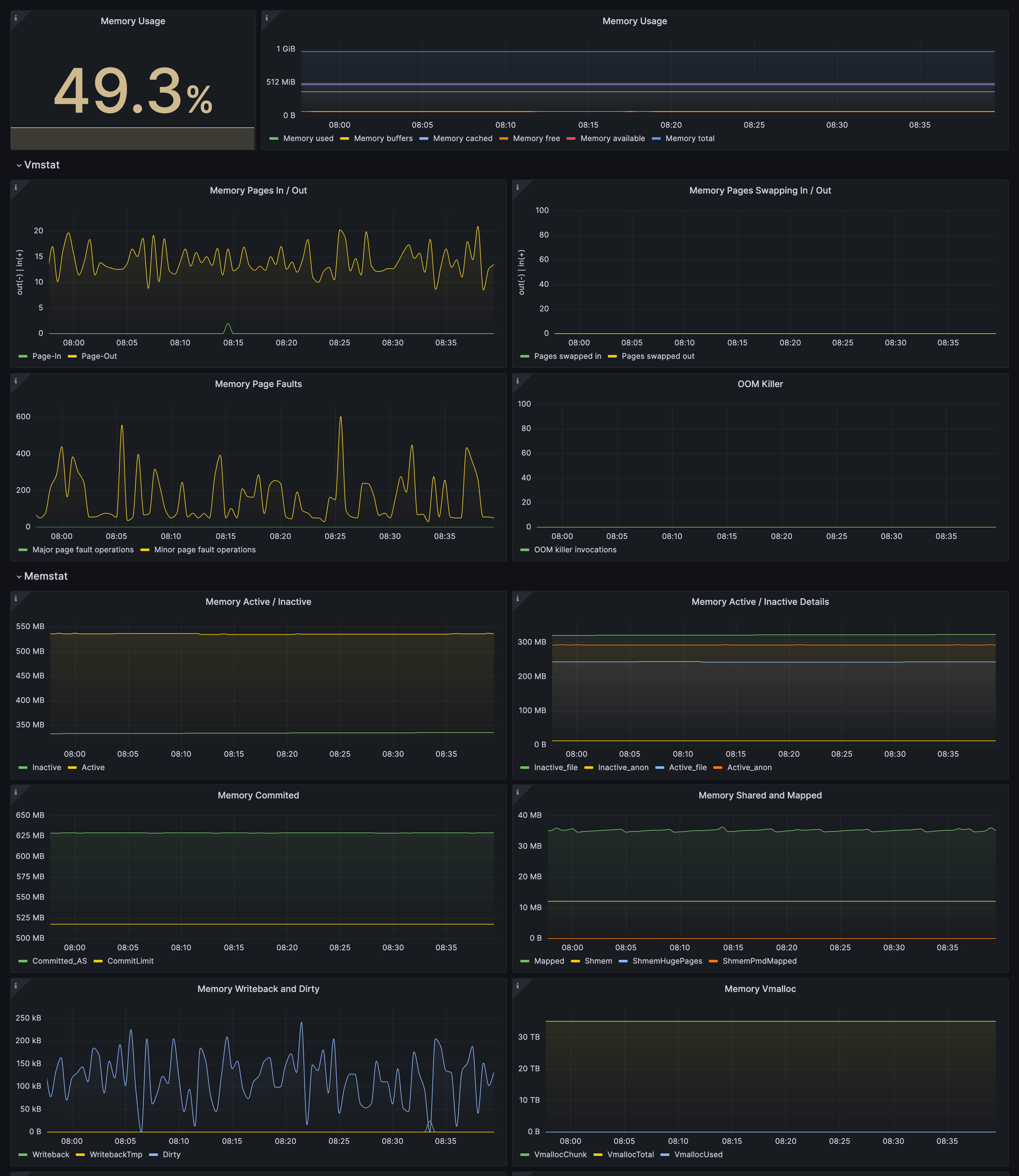
Drill down dashboards: Memory
Drill down dashboards: Memory
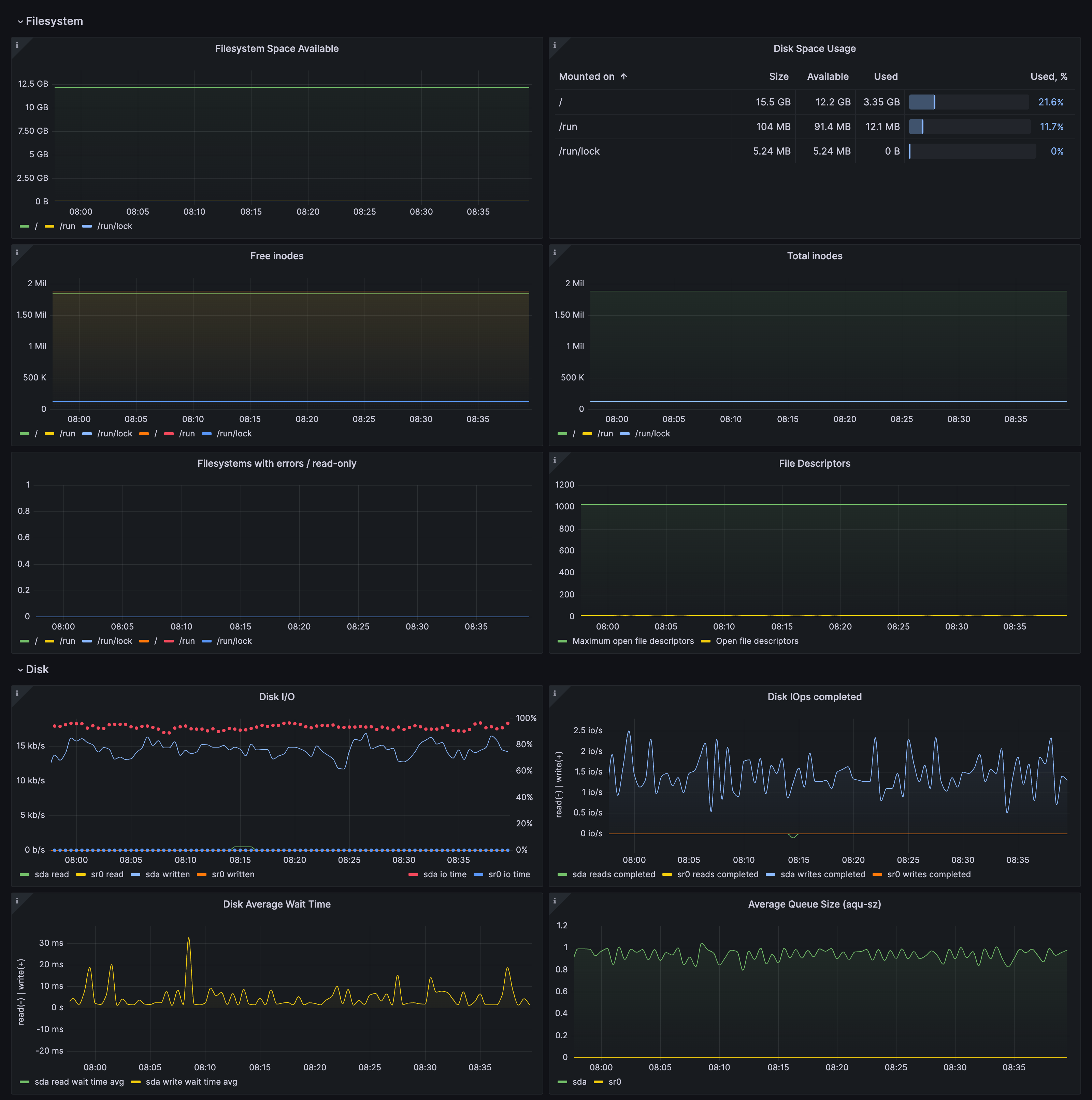
Drill down dashboards: Disks and filesystems
Drill down dashboards: Disks and filesystems
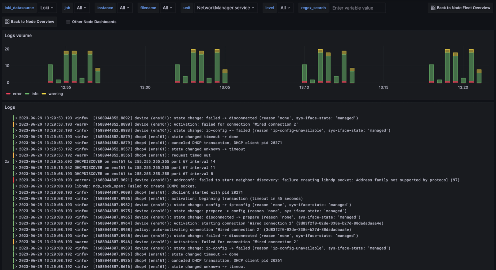
Drill down dashboards: Logs
Drill down dashboards: Logs