
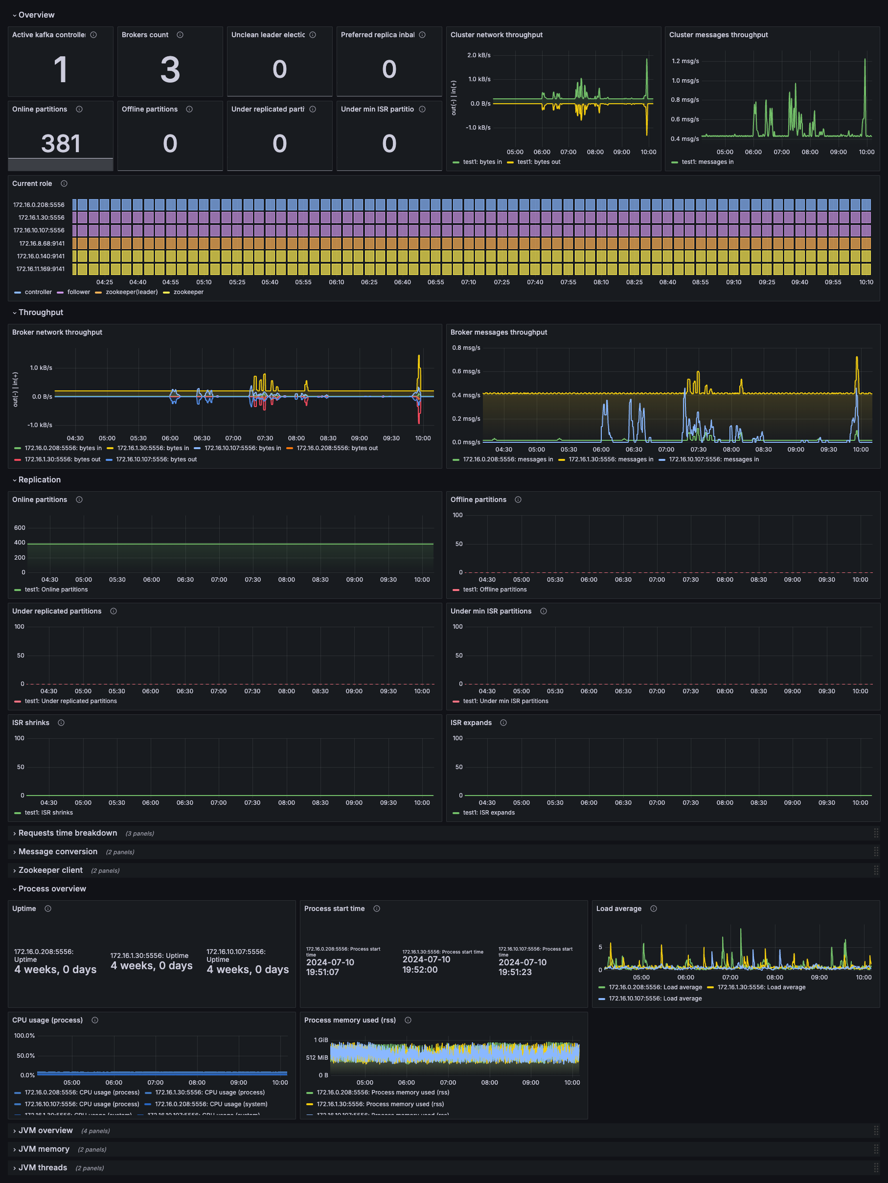
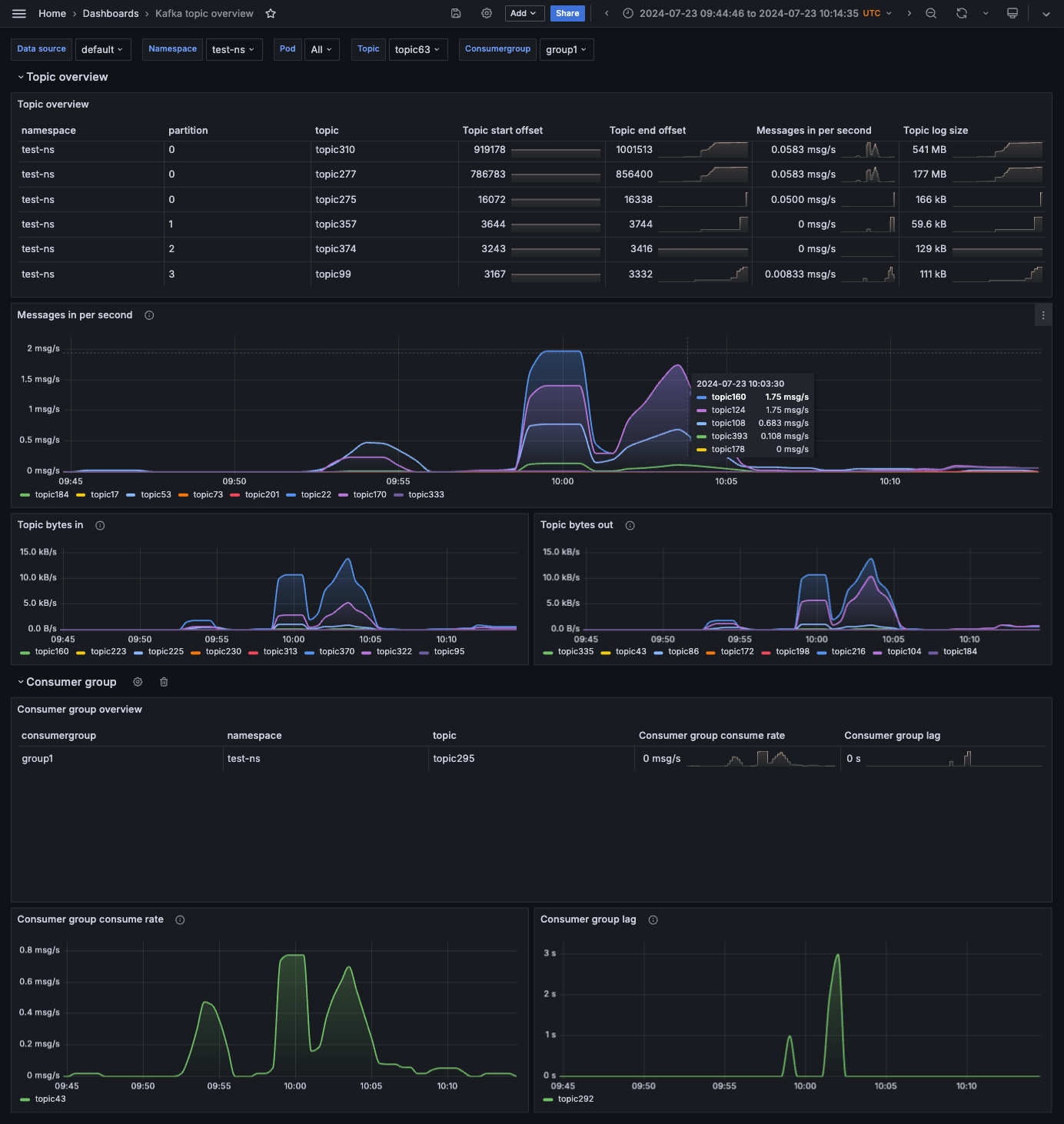
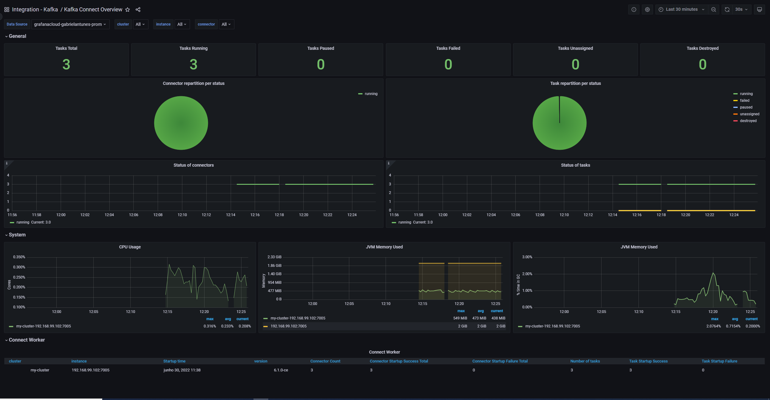
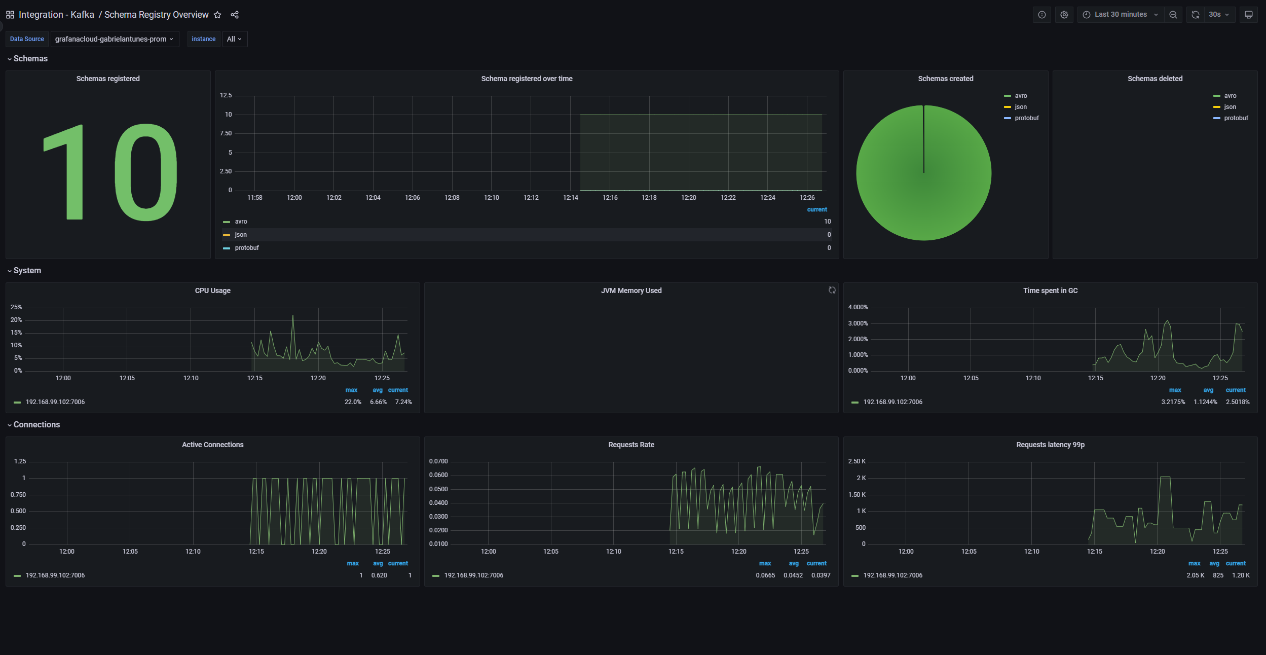
Monitor Kafka easily with Grafana
Easily monitor your deployment of Kafka, the popular open source distributed event streaming platform, with Grafana Cloud’s out-of-the-box monitoring solution. The Grafana Cloud forever-free tier includes 3 users and up to 10k metrics series to support your monitoring needs.






