Visualization and monitoring solutions
Visualization and monitoring solutions  /  Monitor Java Virtual Machine (JVM)
Java Virtual Machine (JVM) logo

Monitor Java Virtual Machine (JVM) easily with Grafana

Easily monitor a Java virtual machine (JVM) — which provides a runtime environment that converts Java bytecode into machine language and allows computers to run Java programs — with Grafana Cloud Application Observability. The Grafana Cloud forever-free tier includes our solution for application observability, plus a fully managed observability stack (Grafana, metrics, logs, traces, profiles, and more) suited for small teams with up to 3 active users per month.

Grafana Cloud Application Observability helps users monitor Java applications with:

  • Lock-in free instrumentation with OpenTelemetry to collect metrics, traces and logs.
  • Out-of-the-box dashboards to expedite anomaly detection and root cause analysis in your Java applications.
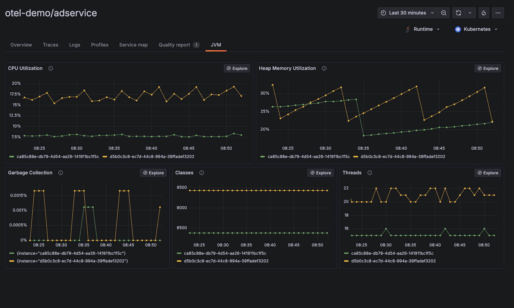
  • JVM-level observability data including CPU utilization, heap memory utilization, garbage collection, classes, threads, and more.

If you prefer using Prometheus to monitor JVM performance, please visit the documentation page: JVM integration for Grafana Cloud