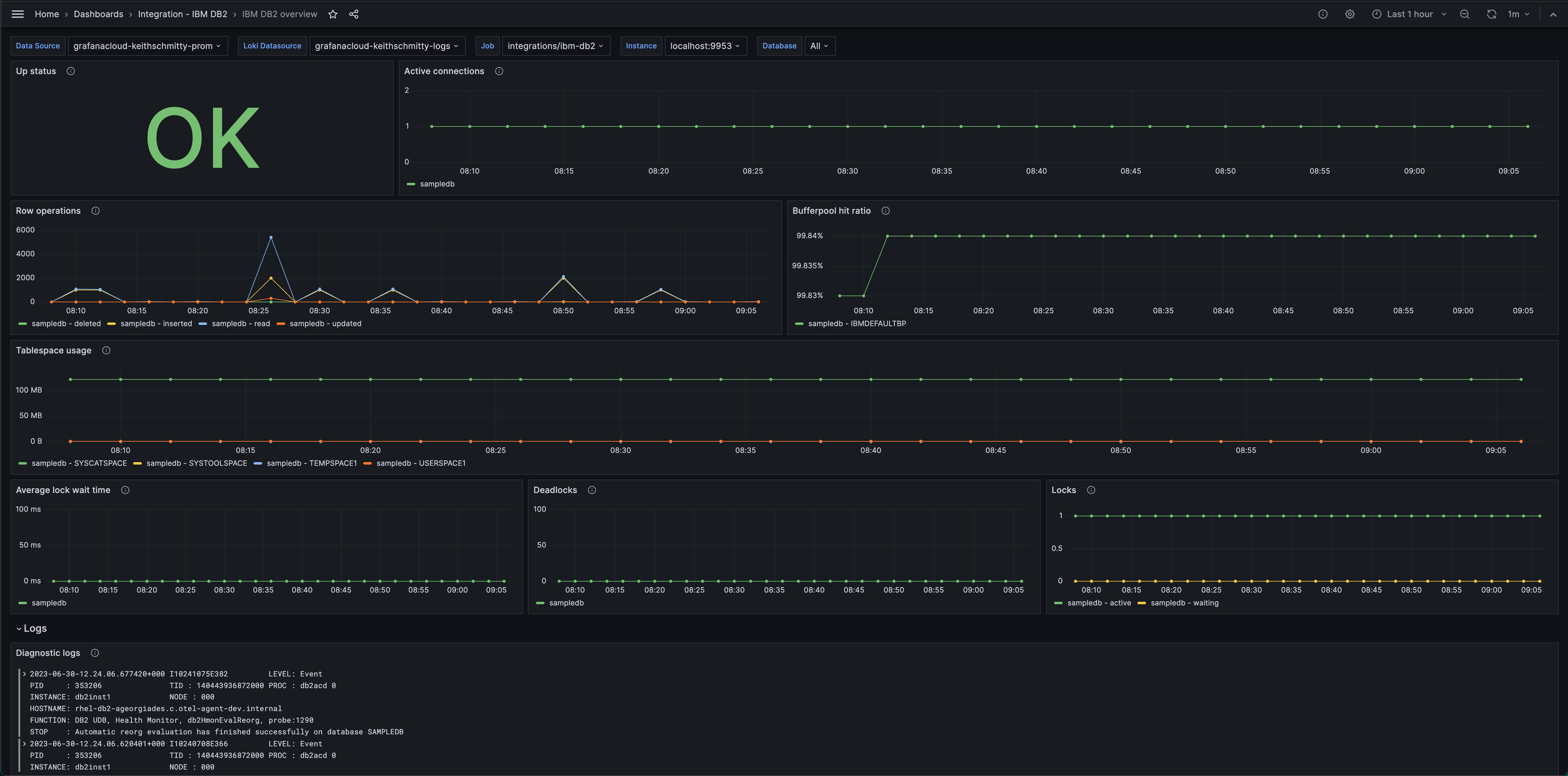
Monitor IBM DB2 easily with Grafana
Easily monitor IBM DB2, a relational database management system designed to store, manage, and retrieve data efficiently, with Grafana Cloud’s out-of-the-box monitoring solution. The Grafana Cloud forever free tier includes 3 users and up to 10k metrics series to support your monitoring needs.


