Visualization and monitoring solutions
Visualization and monitoring solutions  /  Monitor Grafana Agent
Grafana Agent logo

Monitor Grafana Agent easily with Grafana

Easily monitor Grafana Agent, the vendor-neutral, batteries-included telemetry collector with configuration inspired by Terraform, with Grafana Cloud’s out-of-the-box monitoring solution. The Grafana Cloud forever-free tier includes 3 users and up to 10k metrics series to support your monitoring needs.

Grafana Agent has been deprecated and is expected to reach End-of-Life (EOL) on Nov. 1, 2025. Click here to learn more.

However, existing users of Grafana Agent Flow will feel right at home with Grafana Alloy, our OpenTelemetry Collector distribution with support for Prometheus pipelines. Alloy uses the same components, code, and concepts that were first introduced in Grafana Agent Flow, and we’ve also developed a solution for monitoring the health of your Alloy instance.

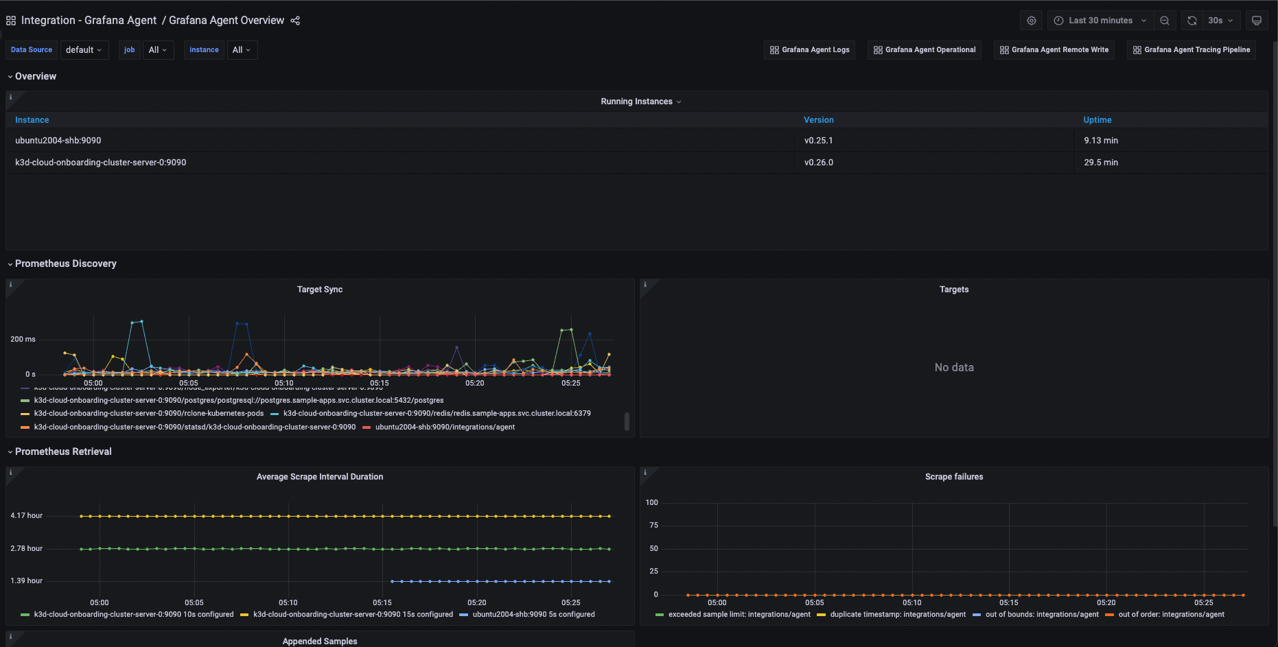
Grafana Agent Overview
Grafana Agent Overview
Grafana Agent Logs
Grafana Agent Logs
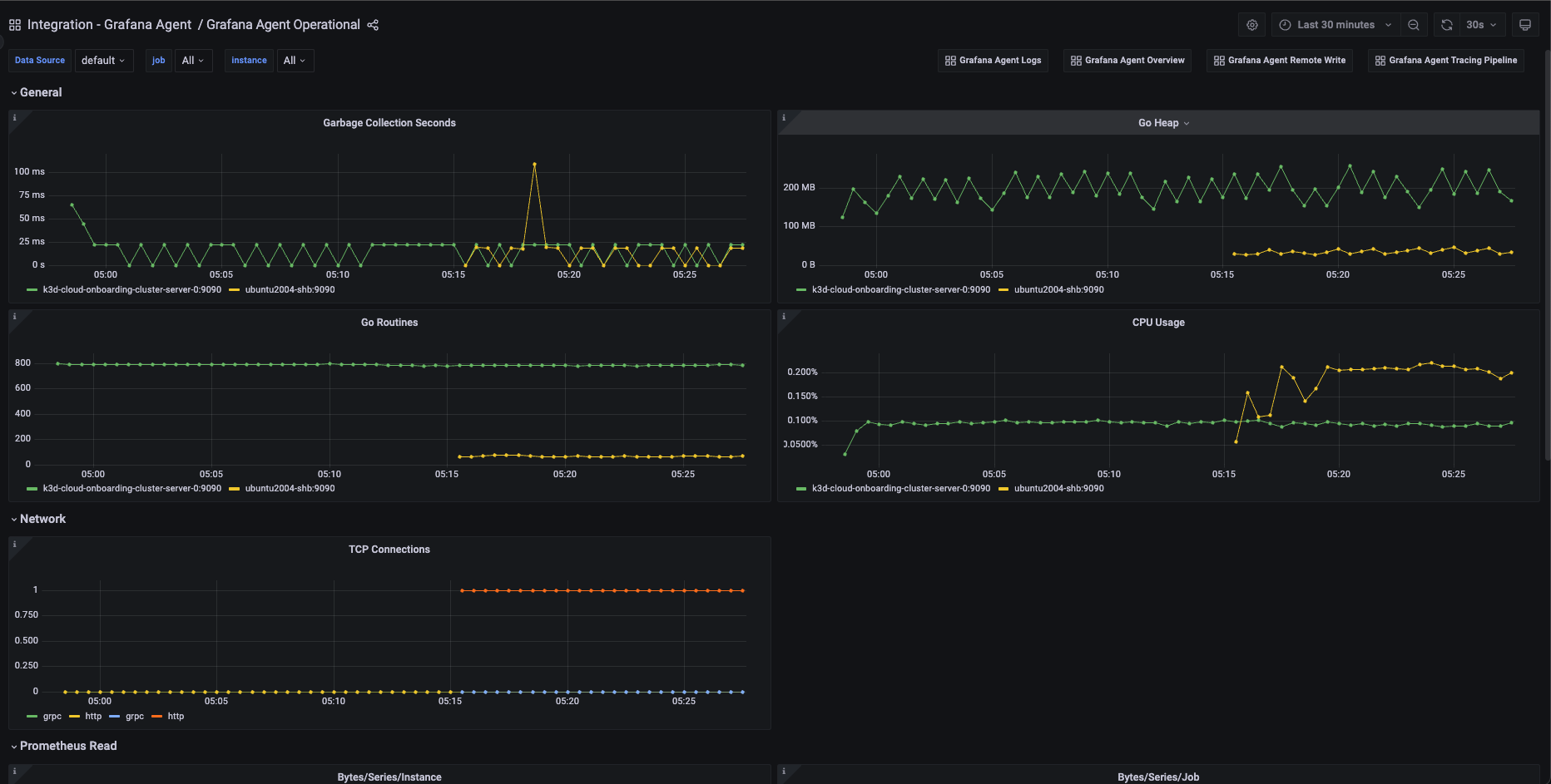
Grafana Agent Operational
Grafana Agent Operational
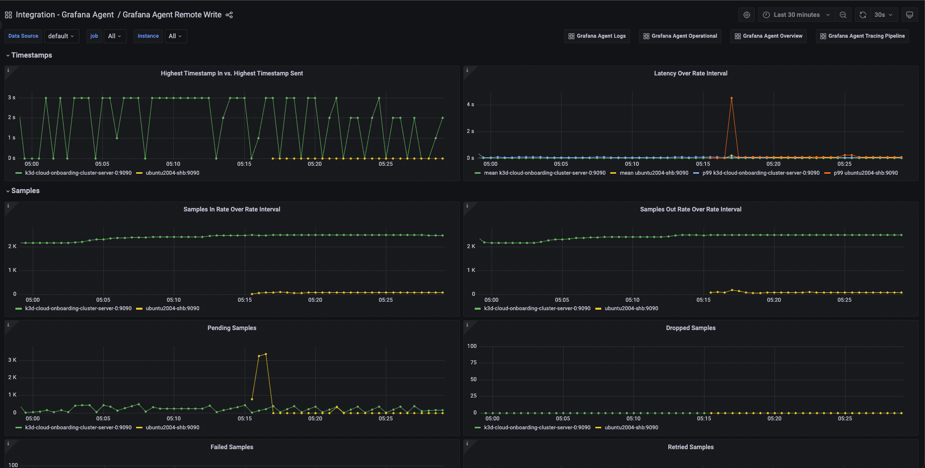
Grafana Agent Prometheus Remote Write
Grafana Agent Prometheus Remote Write
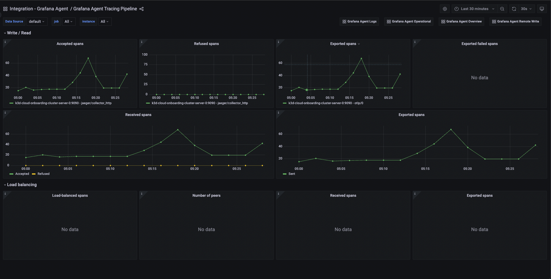
Grafana Agent Tracing Pipeline
Grafana Agent Tracing Pipeline