Visualization and monitoring solutions
Visualization and monitoring solutions  /  Monitor Discourse
Discourse logo

Monitor Discourse easily with Grafana

Easily monitor Discourse, an application used to host a discussion platform, with Grafana Cloud’s out-of-the-box monitoring solution. The Grafana Cloud forever-free tier includes 3 users and up to 10k metrics series to support your monitoring needs.

Discourse Jobs Dashboard
Discourse Jobs Dashboard
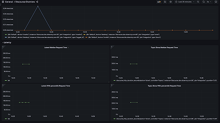
Discourse Overview Dashboard 1
Discourse Overview Dashboard 1
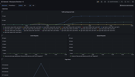
Discourse Overview Dashboard 2
Discourse Overview Dashboard 2