Visualization and monitoring solutions
Visualization and monitoring solutions  /  Monitor Cilium Enterprise
Cilium Enterprise logo

Monitor Cilium Enterprise easily with Grafana

Easily monitor your deployment of Isovalent Cilium Enterprise — the enterprise-grade offering for secure and observable eBPF-powered connectivity in Kubernetes — with Grafana Cloud’s out-of-the-box monitoring solution. The Grafana Cloud forever-free tier includes 3 users and up to 10k metrics series to support your monitoring needs.

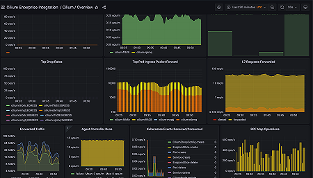
Cilium Overview
Cilium Overview
Cilium Overview (2)
Cilium Overview (2)
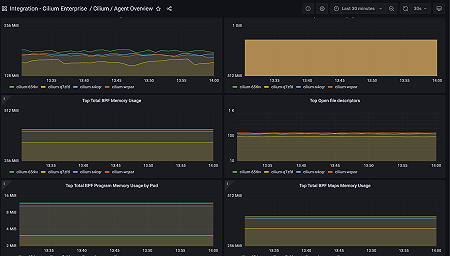
Cilium Agent Overview
Cilium Agent Overview
Cilium Agent Overview (2)
Cilium Agent Overview (2)
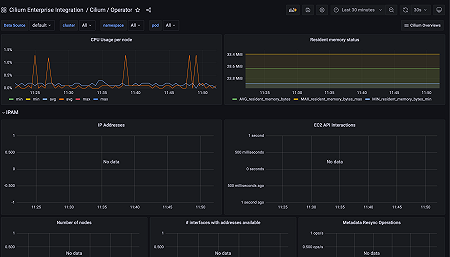
Cilium Operator Overview
Cilium Operator Overview
Cilium Operator Overview (2)
Cilium Operator Overview (2)
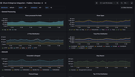
Hubble Overview
Hubble Overview
Hubble Timescape
Hubble Timescape
Cilium Agent - Meta monitoring
Cilium Agent - Meta monitoring
Cilium Agent - Meta monitoring (2)
Cilium Agent - Meta monitoring (2)