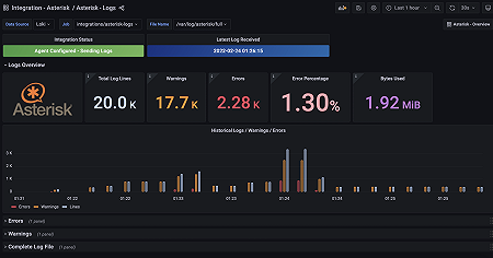
Monitor Asterisk easily with Grafana
Easily monitor your deployment of Asterisk, the open source framework for building communications applications, with Grafana Cloud’s out-of-the-box monitoring solution. The Grafana Cloud forever-free tier includes 3 users and up to 10k metrics series to support your monitoring needs.









