Visualization and monitoring solutions
Visualization and monitoring solutions  /  Monitor Apache Solr
Apache Solr logo

Monitor Apache Solr easily with Grafana

Easily monitor your deployment of Apache Solr, an open source search platform built on Apache Lucene and known for its powerful full-text search, scalability, and real-time indexing, with Grafana Cloud’s out-of-the-box monitoring solution. The Grafana Cloud forever-free tier includes 3 users and up to 10k metrics series to support your monitoring needs.

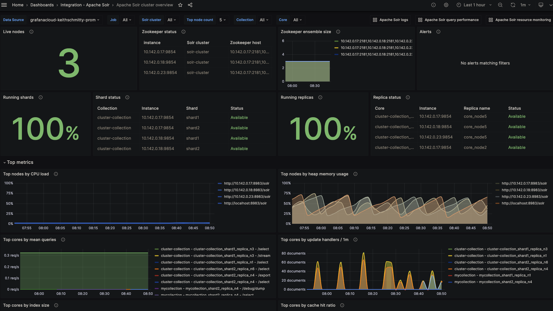
Apache Solr overview (cluster)
Apache Solr overview (cluster)
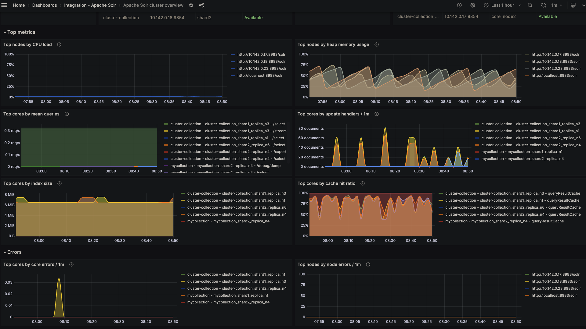
Apache Solr overview (top metrics)
Apache Solr overview (top metrics)
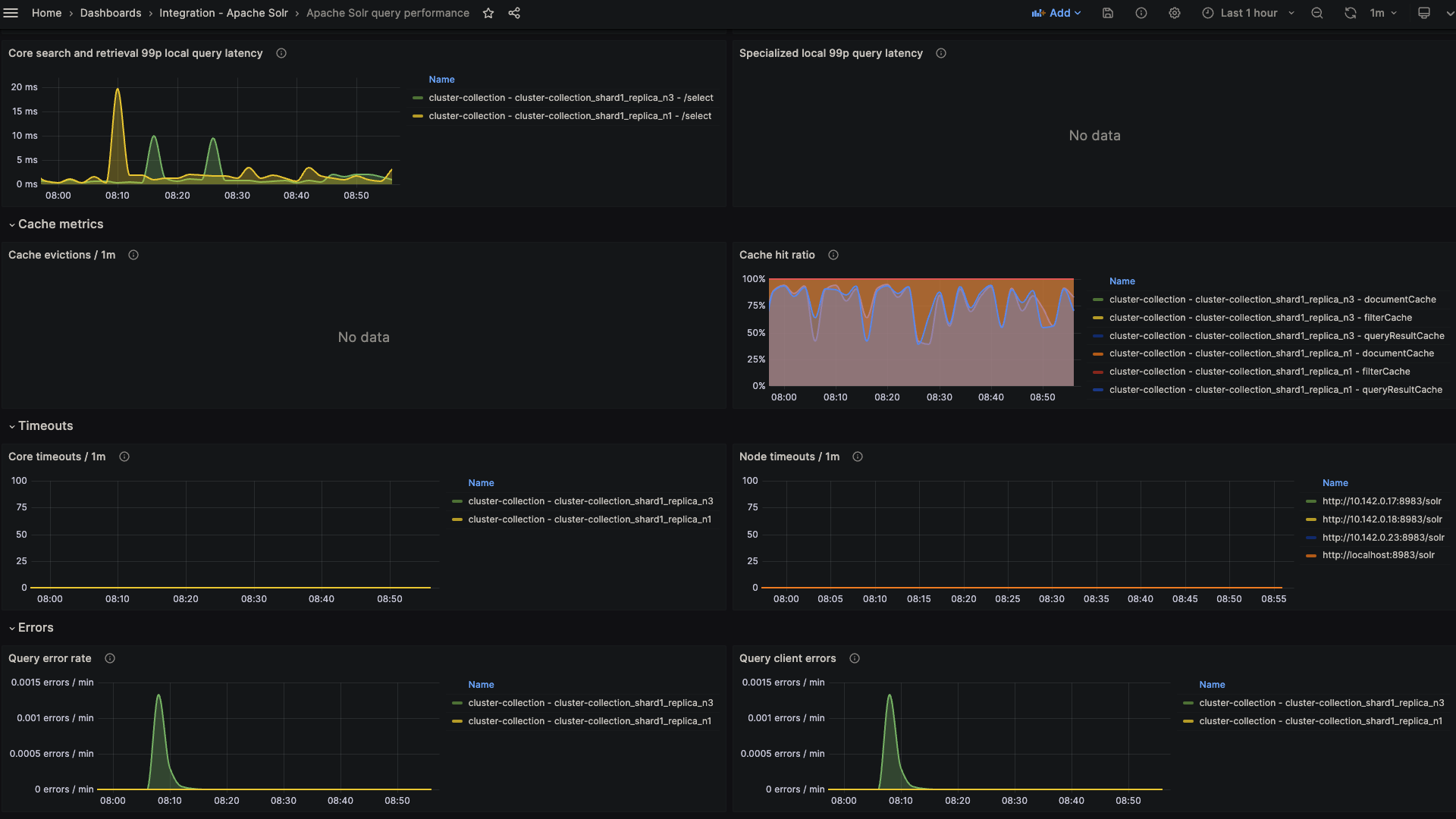
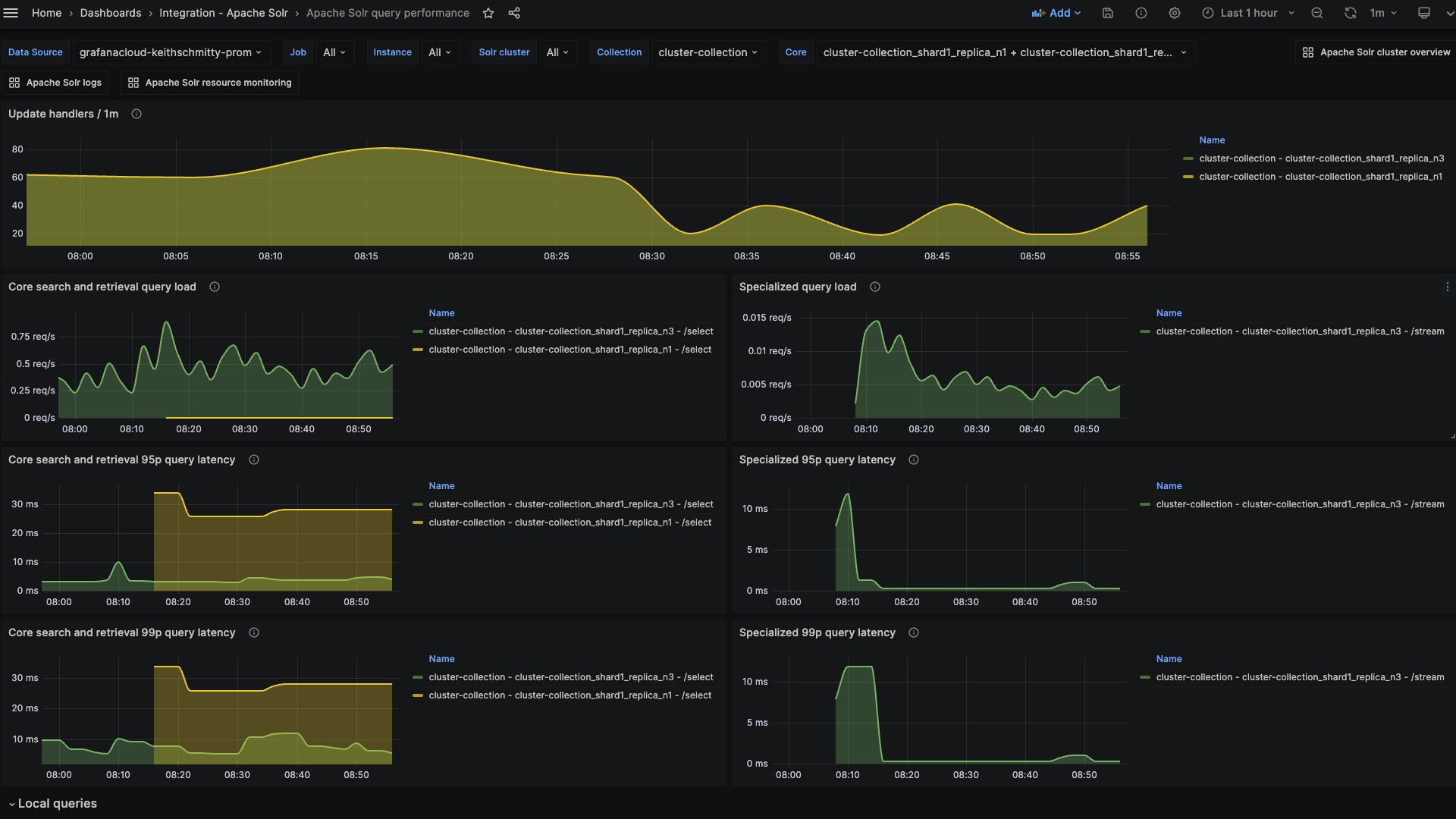
Apache Solr query performance (latency)
Apache Solr query performance (latency)
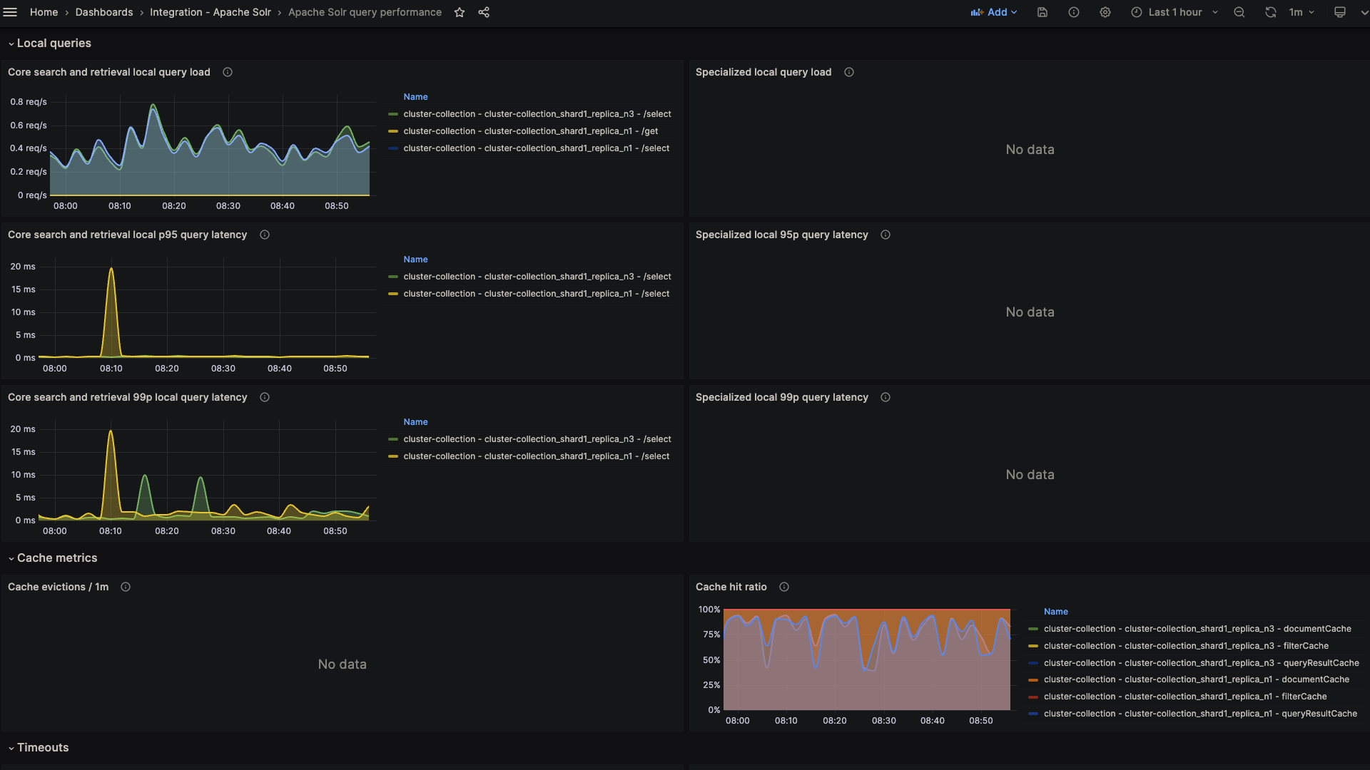
Apache Solr query performance (local latency)
Apache Solr query performance (local latency)
Apache Solr query performance (cache)
Apache Solr query performance (cache)
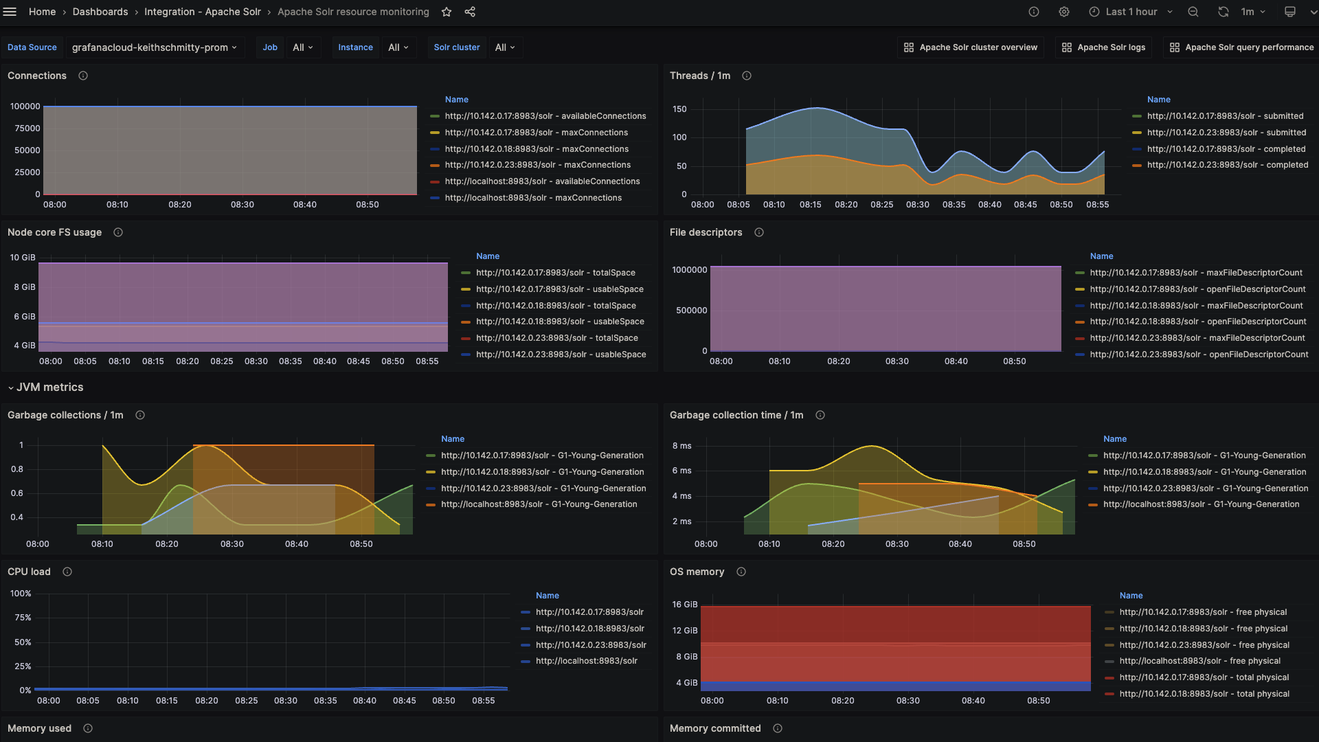
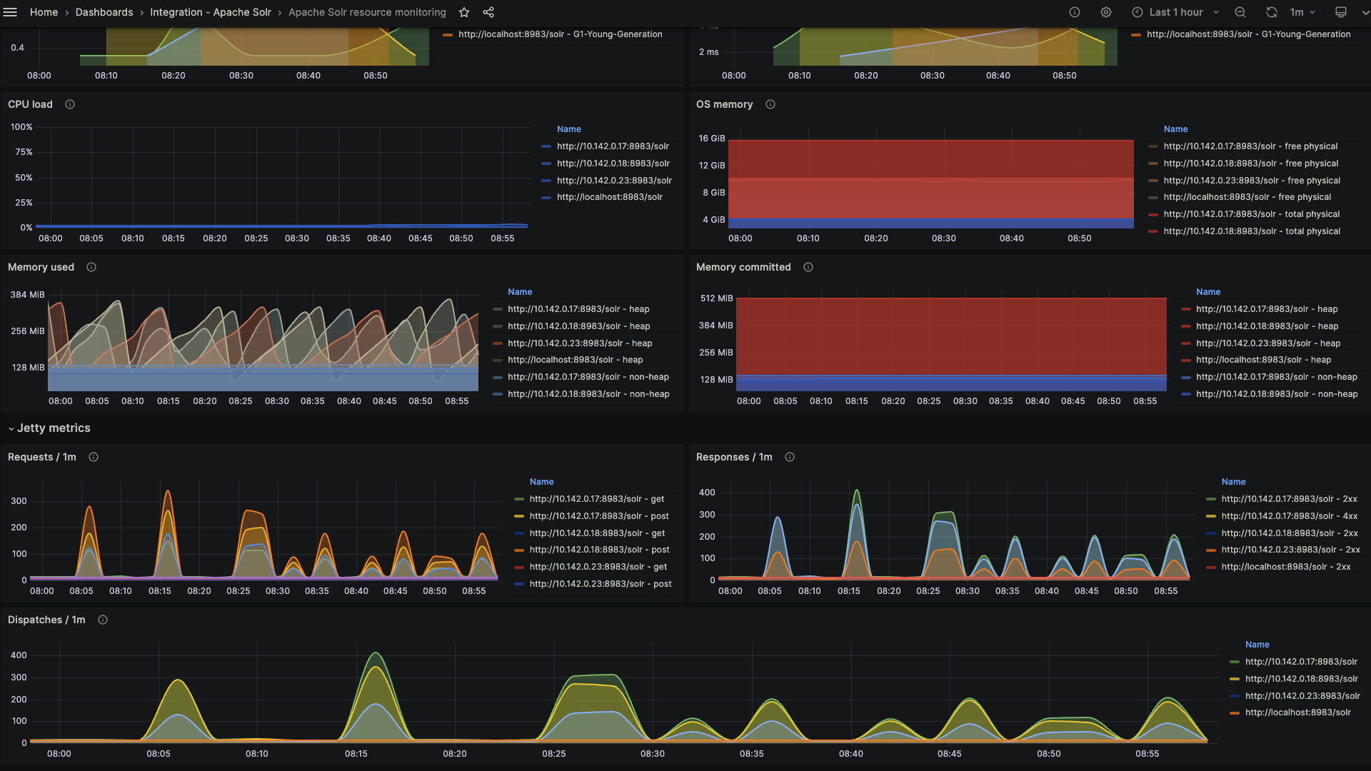
Apache solr resource monitoring (JVM)
Apache solr resource monitoring (JVM)
Apache Solr resource monitoring (Jetty)
Apache Solr resource monitoring (Jetty)
Apache Solr logs overview
Apache Solr logs overview

Key metrics

solr_collections_live_nodes
solr_collections_replica_state
solr_collections_shard_state
solr_metrics_core_errors_total
solr_metrics_core_query_5minRate
solr_metrics_core_query_client_errors_1minRate
solr_metrics_core_query_errors_1minRate
solr_metrics_core_query_local_5minRate
solr_metrics_core_query_local_p95_ms
solr_metrics_core_query_local_p99_ms
solr_metrics_core_query_p95_ms
solr_metrics_core_query_p99_ms
solr_metrics_core_searcher_cache
solr_metrics_core_searcher_cache_ratio
solr_metrics_core_timeouts_total
solr_metrics_core_update_handler_adds_total
solr_metrics_jetty_dispatches_total
solr_metrics_jetty_requests_total
solr_metrics_jetty_response_total
solr_metrics_jvm_gc_seconds_total
solr_metrics_jvm_gc_total
solr_metrics_jvm_memory_heap_bytes
solr_metrics_jvm_memory_non_heap_bytes
solr_metrics_jvm_os_cpu_load
solr_metrics_jvm_os_file_descriptors
solr_metrics_jvm_os_memory_bytes
solr_metrics_node_connections
solr_metrics_node_core_root_fs_bytes
solr_metrics_node_thread_pool_completed_total
solr_metrics_node_thread_pool_submitted_total
solr_metrics_node_timeouts_total
solr_zookeeper_ensemble_size
solr_zookeeper_status

Key alerting rules included

ApacheSolrZookeeperChangeInEnsembleSize
ApacheSolrHighCPUUsageCritical
ApacheSolrHighCPUUsageWarning
ApacheSolrHighHeapMemoryUsageCritical
ApacheSolrHighHeapMemoryUsageWarning
ApacheSolrLowCacheHitRatio
ApacheSolrHighCoreErrors
ApacheSolrHighDocumentIndexing