Visualization and monitoring solutions
Visualization and monitoring solutions  /  Monitor Apache HTTP Server
Apache HTTP Server logo

Monitor Apache HTTP Server easily with Grafana

Easily monitor Apache HTTP Server, an open source HTTP server for modern operating systems including UNIX and Windows, with Grafana Cloud’s out-of-the-box monitoring solution. The Grafana Cloud forever-free tier includes 3 users and up to 10k metrics series to support your monitoring needs.

Apache HTTP Server integration for Grafana Cloud

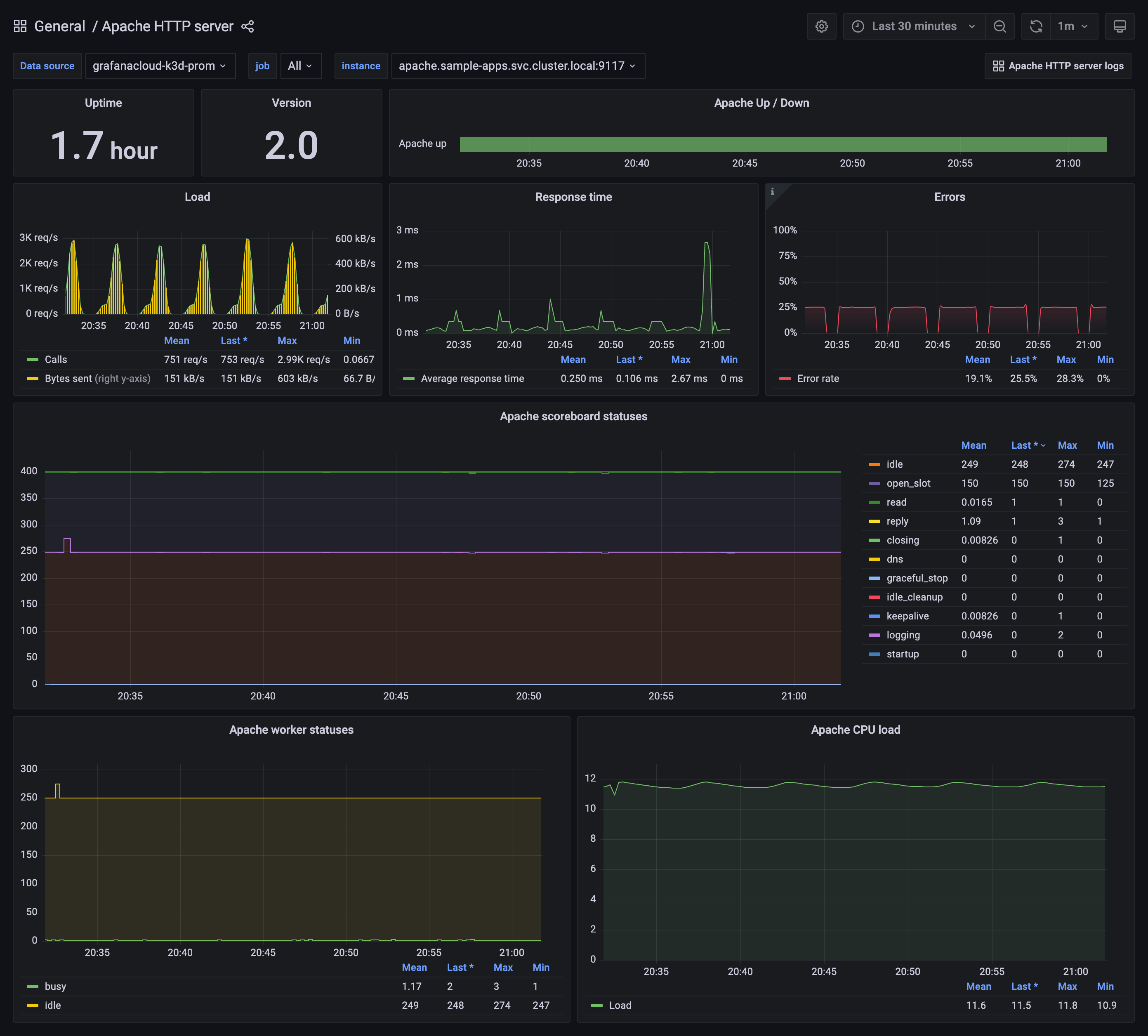
The Apache HTTP Server integration for Grafana Cloud provides detailed monitoring of Apache HTTP servers. It includes pre-configured dashboards and alerts for key performance indicators like requests per second, response time, and error rates. This integration helps you quickly identify and resolve performance issues, ensuring optimal server operation.

Setting up the integration involves installing Grafana Alloy on servers to collect metrics and send them to Grafana Cloud. This streamlined process facilitates efficient monitoring.

Observability signals for Apache HTTP Server

Apache HTTP server overview
Apache HTTP server overview
Apache logs
Apache logs