Visualization and monitoring solutions
Visualization and monitoring solutions  /  Monitor Apache CouchDB
Apache CouchDB logo

Monitor Apache CouchDB easily with Grafana

Easily monitor Apache CouchDB, a NoSQL document-oriented database system known for its scalability, availability, and easy replication of data across multiple servers, with Grafana Cloud’s out-of-the-box monitoring solution. The Grafana Cloud forever free tier includes 3 users and up to 10k metrics series to support your monitoring needs.

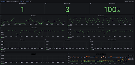
Apache CouchDB overview (1/2)
Apache CouchDB overview (1/2)
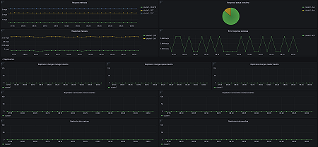
Apache CouchDB overview (2/2)
Apache CouchDB overview (2/2)
Apache CouchDB nodes (1/2)
Apache CouchDB nodes (1/2)
Apache CouchDB nodes (2/2)
Apache CouchDB nodes (2/2)