Grafana Cloud Traces

Distributed tracing system for better application performance

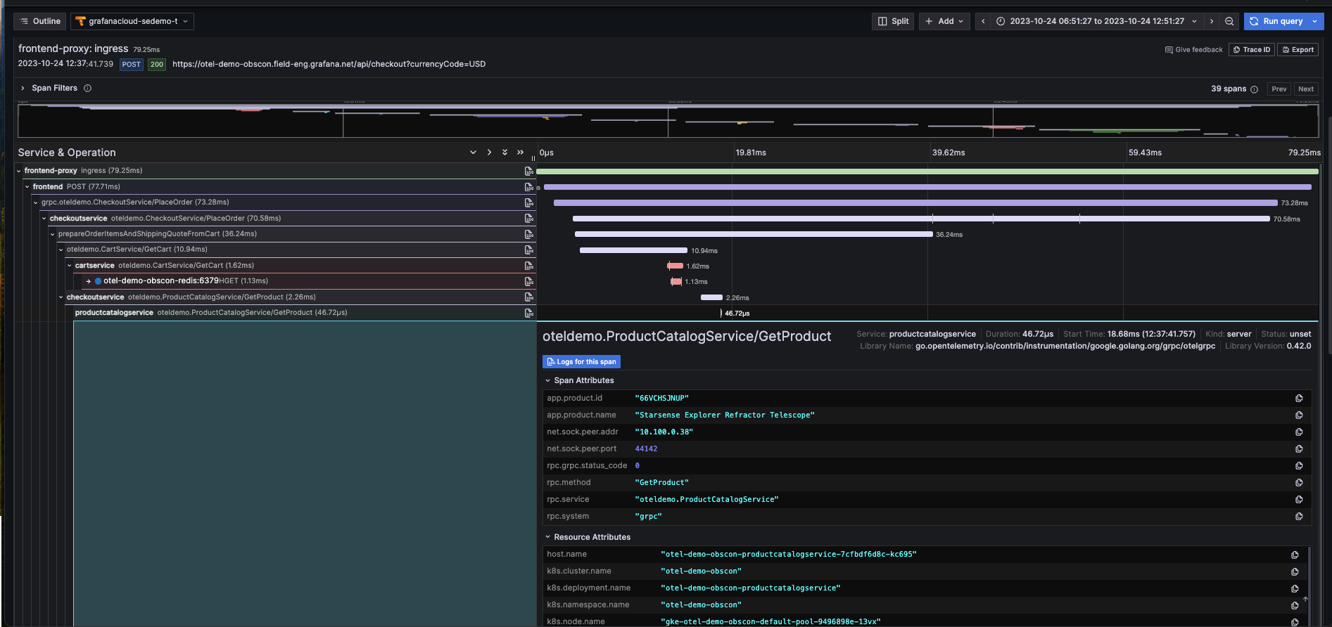
A trace in Grafana Tempo.
Grafana Cloud Traces is a fully managed distributed tracing system powered by Grafana Tempo. Use its highly scalable, cost-effective trace storage and query engine to understand the flow of requests and data in your software systems and track down issues quickly.
The actually useful Grafana Cloud Free plan
  • 50GB traces
  • 14-day retention
  • 3 monthly active users
microservices

Unravel microservice architectures

Pinpoint a problematic service so you know exactly what to fix and who should fix it. View upstream and downstream connections to understand the ripple effects across your system.

compatibility

Minimal changes, maximum compatibility

Compatibility with OpenTelemetry, Jaeger, and Zipkin trace formats makes it easy to get started, with minimal changes to application instrumentation. Or use OpenTelemetry’s auto-instrumentation to get traces without adding any new code.

automatic metrics

Automatic metrics for immediate insights

Request rate, error rate, and latency metrics can be automatically derived for your services. Understand overall system health at a glance, and get alerts when something goes wrong.

roblox logo
tomtom logo
adobe logo
jpmorgan chase logo
dapper logo
houzz logo
mambu logo

Why use Grafana Cloud’s distributed tracing system?

Correlate traces with metrics and logs to find root cause faster

Pivot between observability signals thanks to Grafana Cloud’s tightly integrated stack, which brings together metrics, logs, and traces with Grafana visualizations.

  • Jump from metrics to logs to traces without losing context by leveraging Grafana correlations, exemplars, and data links.
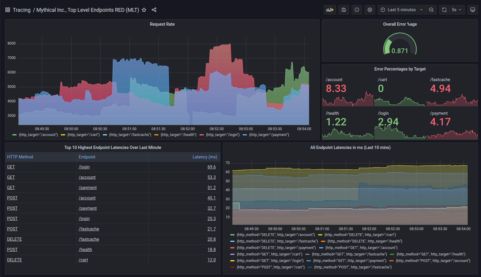
  • Generate metrics from your trace data so you can monitor high-level RED signals on application performance and see a map of your services.
Service graph in Grafana Tempo for traces.

Metrics generator dashboard using Grafana Tempo.

Get started with tracing with minimal effort

Grafana Cloud Traces is fully compatible with open source tools and standards, making it easy to adopt.

  • Send spans from your applications via Grafana Agent or the OpenTelemetry Collector. OpenTelemetry, Jaeger, and Zipkin trace formats are all supported.
  • Build dynamic Grafana dashboards and visualizations from your traces.
  • Explore your traces with TraceQL, which is OpenTelemetry-native and shares design principles with PromQL and LogQL.
  • Not familiar with TraceQL? You can also use the Explore Traces app to visualize and explore your traces — no queries required.

Performance at scale, with costs under control

Tracing data volumes can climb quickly, especially for complex, microservices-based systems dealing with heavy request traffic. Architected as a cloud native, horizontally scalable system, Cloud Traces handles this seamlessly, in a cost-effective way.

  • Cloud Traces leverages object storage and a columnar trace storage format based on Apache Parquet, making it extremely cost-effective.
  • Using a massively parallel query engine, Cloud Traces can scan terabytes of traces per second, meaning searches complete in record time.

Play
0:09

Not ready for a fully hosted cloud-based observability solution?

Don’t worry, you’ve got options.

Grafana Tempo

Open source, horizontally scalable, highly available, multi-tenant distributed tracing database.

Grafana Enterprise Traces

Self-hosted tracing database that delivers the same exceptional performance, scalability, and cost-efficiency as Grafana Tempo, but adds essential enterprise-grade features and support from Grafana Labs.

Get started with distributed tracing in Grafana Cloud

A distributed tracing solution for every user, every organization, every use case.
Free
Always free
$0

No credit card required

  • Limited to 50 GB ingested per month
  • 14 day retention
  • Community support
Pro
On-demand
$0.50 / GB ingested

Pay as you go above the Free tier

Platform fee of $19 per month includes:

  • 50 GB ingested per month then pay as you go
  • 30 days retention
  • 8×5 email support
Enterprise
Annual
Custom

Scalable unit price based on annual commit

Minimum commit of $25,000 per year.

  • Custom retention
  • Premium support
  • Observability Architect
  • Deployment flexibility (Public Cloud, Federal Cloud, or Bring Your Own Cloud)

“When we were in a real crisis, our engineers always quickly went back to logs and metrics. They felt fragmented when they had to switch back and forth between different UIs. This fragmentation caused a lot of frustration, especially when they were fighting a real incident. Now that Grafana Cloud Traces has replaced Lightstep, we have a dashboard for each microservice, and sometimes our engineers don’t even realize this is actually tracing data, logs, and metrics in one place. They just feel that ‘everything I want to know about this service is right here in Grafana and I can check in whenever I want to.”
Xiaofeng Han
Engineering Director

Trace your joy back to Grafana Cloud.