Open source

Ride share tutorial with Pyroscope

This tutorial demonstrates a basic use case of Pyroscope by profiling a “Ride Share” application. In this example, you learn:

  • How an application is instrumented with Pyroscope, including techniques for dynamically tagging functions.
  • How to view the resulting profile data in Grafana using the Profiles View.
  • How to integrate Pyroscope with Grafana to visualize the profile data.

Before you begin

You need to have the following prerequisites to complete this tutorial:

  • Git
  • Docker
  • The Docker Compose plugin (included with Docker Desktop)

Tip

Try this tutorial in an interactive learning environment: Ride share tutorial with Pyroscope.

It’s a fully configured environment with all the dependencies installed.

Provide feedback, report bugs, and raise issues in the Grafana Killercoda repository.

Background

In this tutorial, you will profile a simple “Ride Share” application. The application is a Python Flask app that simulates a ride-sharing service. The app has three endpoints which are found in the lib/server.py file:

  • /bike : calls the order_bike(search_radius) function to order a bike
  • /car : calls the order_car(search_radius) function to order a car
  • /scooter : calls the order_scooter(search_radius) function to order a scooter

To simulate a highly available and distributed system, the app is deployed on three distinct servers in 3 different regions:

  • us-east
  • eu-north
  • ap-south

This is simulated by running three instances of the server in Docker containers. Each server instance is tagged with the region it represents.

Getting started sample application
Getting started sample application

In this scenario, a load generator will send mock-load to the three servers as well as their respective endpoints. This lets you see how the application performs per region and per vehicle type.

Clone the repository

  1. Clone the repository to your local machine:

    Bash
    git clone https://github.com/grafana/pyroscope.git && cd pyroscope
  2. Navigate to the tutorial directory:

    Bash
    cd examples/language-sdk-instrumentation/python/rideshare/flask

Start the application

Start the application using Docker Compose:

Bash
docker compose up -d

This may take a few minutes to download the required images and build the demo application. Once ready, you will see the following output:

console
 ✔ Network flask_default  Created
 ✔ Container flask-ap-south-1  Started
 ✔ Container flask-grafana-1  Started
 ✔ Container flask-pyroscope-1  Started
 ✔ Container flask-load-generator-1 Started
 ✔ Container flask-eu-north-1 Started
 ✔ Container flask-us-east-1 Started

Optional: To verify the containers are running, run:

Bash
docker ps -a

Accessing Profiles Drilldown in Grafana

Grafana includes the Profiles Drilldown app that you can use to view profile data. To access Profiles Drilldown, open a browser and navigate to http://localhost:3000/a/grafana-pyroscope-app/profiles-explorer.

How tagging works

In this example, the application is instrumented with Pyroscope using the Python SDK. The SDK allows you to tag functions with metadata that can be used to filter and group the profile data in the Profiles Drilldown. This example uses static and dynamic tagging.

To start, let’s take a look at a static tag use case. Within the lib/server.py file, find the Pyroscope configuration:

Python
 pyroscope.configure(
     application_name = app_name,
     server_address   = server_addr,
     basic_auth_username = basic_auth_username, # for grafana cloud
     basic_auth_password = basic_auth_password, # for grafana cloud
     tags             = {
         "region":   f'{os.getenv("REGION")}',
     }
 )

This tag is considered static because the tag is set at the start of the application and doesn’t change. In this case, it’s useful for grouping profiles on a per region basis, which lets you see the performance of the application per region.

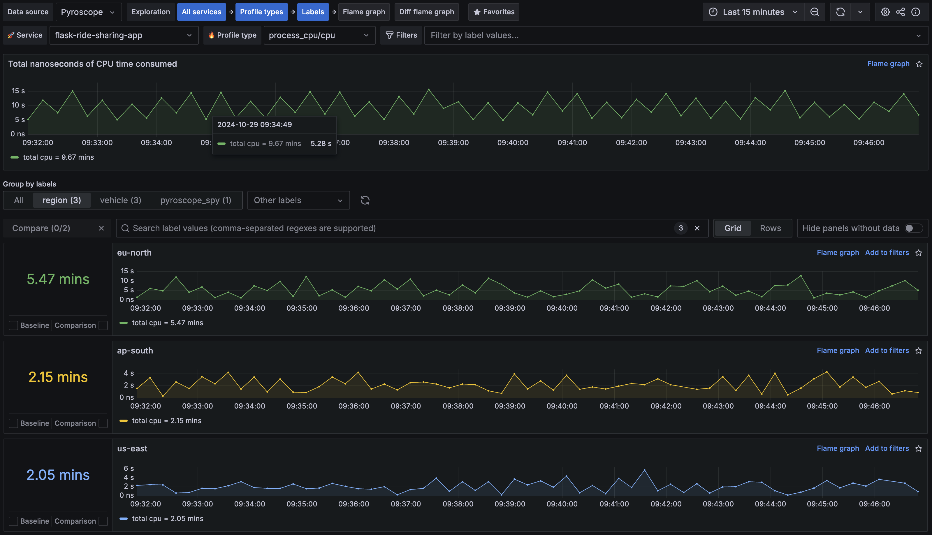
  1. Open Grafana using the following url: http://localhost:3000/a/grafana-pyroscope-app/profiles-explorer.
  2. In the main menu, select Drilldown > Profiles.
  3. Select Labels in the Exploration path.
  4. Select ride-sharing-app in the Service drop-down menu.
  5. Select the region tab in the Group by labels section.

You should now see a list of regions that the application is running in. You can see that eu-north is experiencing the most load.

Region Tag
Region Tag

Next, look at a dynamic tag use case. Within the lib/utility/utility.py file, find the following function:

Python
 def find_nearest_vehicle(n, vehicle):
     with pyroscope.tag_wrapper({ "vehicle": vehicle}):
         i = 0
         start_time = time.time()
         while time.time() - start_time < n:
             i += 1
         if vehicle == "car":
             check_driver_availability(n)

This example uses tag_wrapper to tag the function with the vehicle type. Notice that the tag is dynamic as it changes based on the vehicle type. This is useful for grouping profiles on a per vehicle basis, allowing us to see the performance of the application per vehicle type being requested.

Use Profiles Drilldown to see how this tag is used:

  1. Open Profiles Drilldown using the following url: http://localhost:3000/a/grafana-pyroscope-app/profiles-explorer.
  2. Select on Labels in the Exploration path.
  3. In the Group by labels section, select the vehicle tab.

You should now see a list of vehicle types that the application is using. You can see that car is experiencing the most load.

Identifying the performance bottleneck

The first step when analyzing a profile outputted from your application, is to take note of the largest node which is where your application is spending the most resources. To discover this, you can use the Flame graph view:

  1. Open Profiles Drilldown using the following url: http://localhost:3000/a/grafana-pyroscope-app/profiles-explorer.
  2. Select Flame graph from the Exploration path.
  3. Verify that ride-sharing-app is selected in the Service drop-down menu and process_cpu/cpu in the Profile type drop-down menu.

It should look something like this:

Bottleneck
Bottleneck

The flask dispatch_request function is the parent to three functions that correspond to the three endpoints of the application:

  • order_bike
  • order_car
  • order_scooter

By tagging both region and vehicle and looking at the Labels view, you can hypothesize:

  • Something is wrong with the /car endpoint code where car vehicle tag is consuming 68% of CPU
  • Something is wrong with one of our regions where eu-north region tag is consuming 54% of CPU

From the flame graph, you can see that for the eu-north tag the biggest performance impact comes from the find_nearest_vehicle() function which consumes close to 68% of cpu. To analyze this, go directly to the comparison page using the comparison dropdown.

Comparing two time periods

The Diff flame graph view lets you compare two time periods side by side. This is useful for identifying changes in performance over time. This example compares the performance of the eu-north region within a given time period against the other regions.

  1. Open Profiles Drilldown in Grafana using the following url: http://localhost:3000/a/grafana-pyroscope-app/profiles-explorer.
  2. Select Diff flame graph in the Exploration path.
  3. Verify that ride-sharing-app is selected in the Service drop-down menu and process_cpu/cpu in the Profile type drop-down menu.
  4. In Baseline, filter by region and select != eu-north.
  5. In Comparison, filter by region and select == eu-north.
  6. In Choose a preset drop-down, select the time period you want to compare against.

Scroll down to compare the two time periods side by side. Note that the eu-north region (right side) shows an excessive amount of time spent in the find_nearest_vehicle function. This looks to be caused by a mutex lock that is causing the function to block.

Time Comparison
Time Comparison

How was Pyroscope integrated with Grafana in this tutorial?

The docker-compose.yml file includes a Grafana container that’s pre-configured with the Pyroscope plugin:

YAML
  grafana:
    image: grafana/grafana:latest
    environment:
    - GF_PLUGINS_PREINSTALL_SYNC=grafana-pyroscope-app
    - GF_AUTH_ANONYMOUS_ENABLED=true
    - GF_AUTH_ANONYMOUS_ORG_ROLE=Admin
    - GF_AUTH_DISABLE_LOGIN_FORM=true
    volumes:
    - ./grafana-provisioning:/etc/grafana/provisioning
    ports:
    - 3000:3000

Grafana is also pre-configured with the Pyroscope data source.

Challenge

As a challenge, see if you can generate a similar comparison with the vehicle tag.

Summary

In this tutorial, you learned how to profile a simple “Ride Share” application using Pyroscope. You have learned some of the core instrumentation concepts such as tagging and how to use Profiles Drilldown identify performance bottlenecks.

Next steps