Important: This documentation is about an older version. It's relevant only to the release noted, many of the features and functions have been updated or replaced. Please view the current version.
Grafana Metrics Drilldown
Grafana Metrics Drilldown is a query-less experience for browsing Prometheus-compatible metrics. Quickly find related metrics with just a few simple clicks, without needing to write PromQL queries to retrieve metrics.
Note
The Grafana Explore apps have changed to Grafana Drilldown apps. For example, Explore Logs is now Logs Drilldown. To learn more, read Grafana Drilldown apps: the improved queryless experience formerly known as the Explore apps.
With Metrics Drilldown, you can:
- Easily segment metrics based on their labels, so you can immediately spot anomalies and identify issues.
- Automatically display the optimal visualization for each metric type (gauge vs. counter, for example) without manual setup.
- Uncover related metrics relevant to the one you’re viewing.
- “Explore in a drawer” - overlay additional content on your dashboard without losing your current view.
- View a history of user steps when navigating through metrics and their filters.
- Seamlessly pivot to related telemetry, including log data.
With Grafana Play, you can explore and see how it works, learning from practical examples to accelerate your development. This feature can be seen on Metrics Drilldown.
You can access Metrics Drilldown either as a standalone experience or as part of Grafana dashboards.
Standalone experience
To access Metrics Drilldown as a standalone experience:
- Click the arrow next to Drilldown in the Grafana left-side menu and click Metrics. You are taken to an overview page that shows recent metrics, bookmarks, and the option to select a new metric exploration.
- To get started with a new exploration, click Let’s start!.
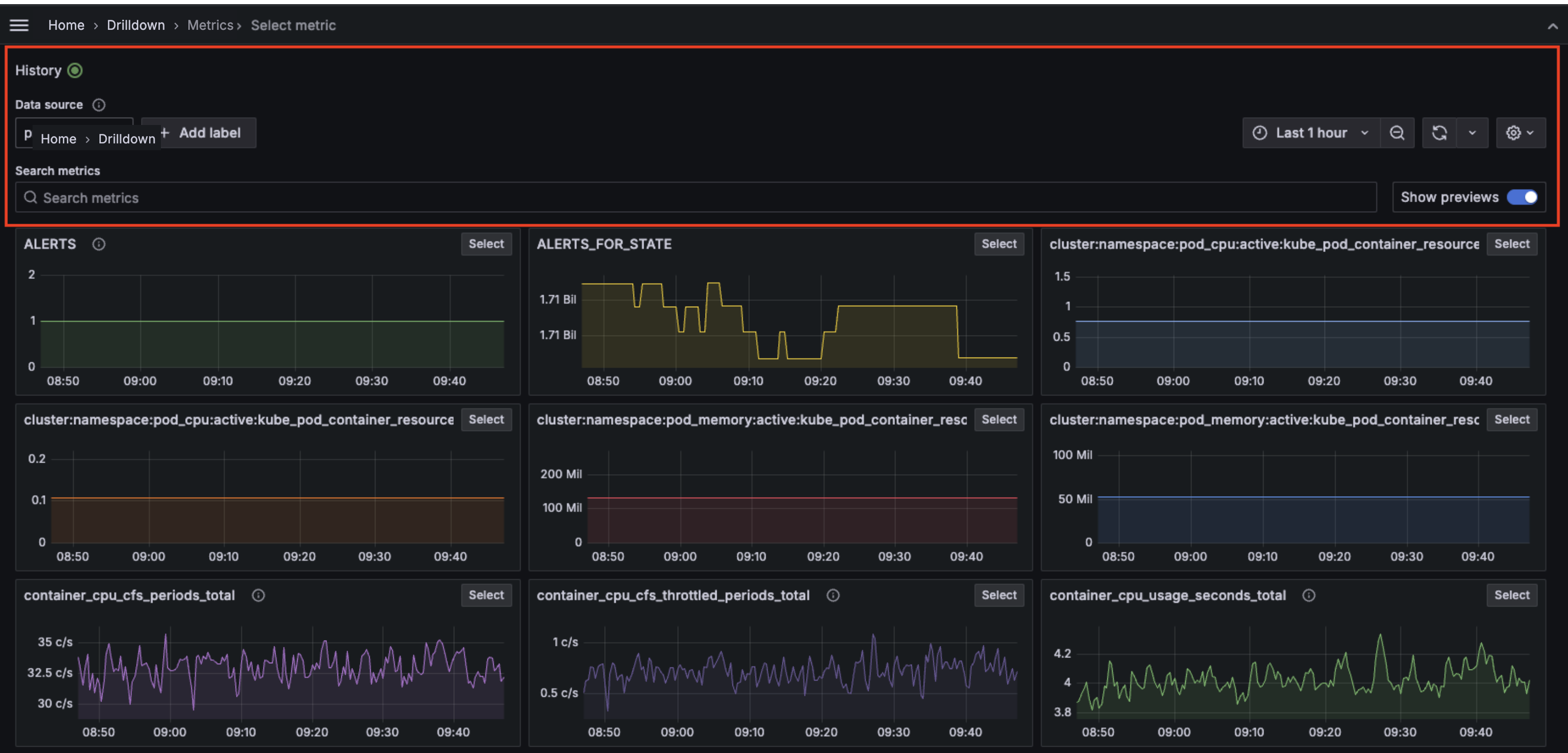
- Select Prometheus or any Prometheus-compatible data source available in the drop-down menu under Data source.
- Click + Add label to select a label-value pair from the drop-down menu. You can add multiple label-value pairs. A label type appears above the selected label with a drop-down list of options from which to choose. For example, if you select the label containera drop-down list of available containers appears.
- You can also search for metrics using keywords under Search metrics in the search bar.
- Use the time picker to select a date and time range from the drop-down menu or use an absolute time range.
- Click the down arrow next to the Refresh icon to set a refresh rate from the drop-down menu. The default is Off.
The History button in the upper left corner tracks every step navigating through metric exploration.

Metrics exploration
To further explore a metric, click Select in the upper right corner of the metric visualization.

- The Overview tab provides a description for each metric, as well as the metric typeandunitassociated with the metric. It also provides a list of labels associated with the metric. Click on any label to view drill-down visualizations.
- The Breakdown tab depicts time series visualizations for each of the label-value pairs for the selected metric. You can further drill down on each label and click Add to filter to add the label/value pair into your filters. You can also change the View from grid to rows.
- The Related metrics tab depicts related metrics with relevant key words. You can repeat the drill down process for any related metric. Toggle Show previews to preview visualizations.
After you have gathered your metrics exploration data you can:
- Click the Open in Explore icon on the right side to open the graph in Explore, where you can modify the query or add the graph to a dashboard or incident.
- Click the Copy URL icon on the right side to copy the metric drill down URL to the clipboard so it can be shared.
- Click the Star icon on the right side to bookmark and save the metrics exploration.
Dashboard experience
To access Metrics Drilldown via a dashboard:
- Navigate to your dashboard.
- Select a time series panel.
- Click the panel menu in the upper right and select Metrics Drilldown. If there are multiple metrics, click on the one you want to explore.
- You see a slide out drawer with the Metrics Experience, starting with the drill down. You can access the standalone experience by clicking Open in the upper right.







