Choose root or full span data
Tracing data is highly structured and annotated and reflects events that happen in your services. You can choose the type of services you want to observe and think about.
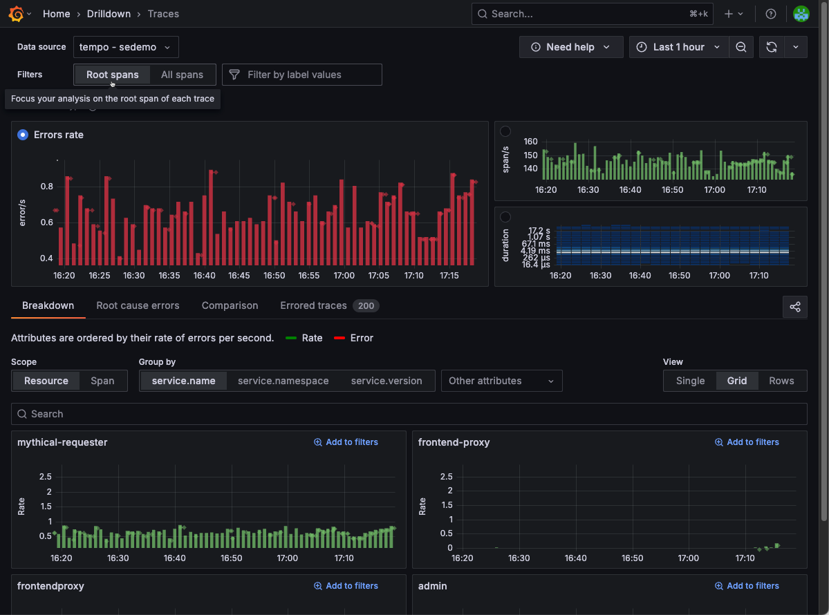
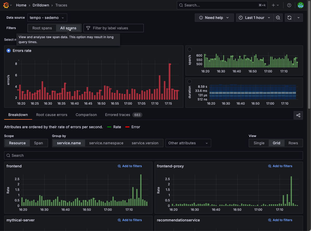
By default, Traces Drilldown displays information about root spans. You can change this by using the selector in the filter bar.
- Use Root spans for trace‑level insights and faster performance (one span/trace).
- Use All spans when you need to drill down into every operation within those traces.
Query root spans only
Using Root spans, you get exactly one span per trace (the root span or the first span in a trace) so you see one data point per trace in your results.
When to use:
- High‑level or service‑level investigations (e.g. error rate by root operation).
- Fast filtering by trace‑wide metrics (e.g. trace duration, success vs. failure at the entry point).
Benefits:
- End-to-end view: Root spans represent the complete, end‑to‑end request or job. Querying just roots ensures you measure the full request lifecycle, exactly what your RED (Rate, Errors, Duration) metrics are built on. Duration and error‑rate histograms truly reflect user‑facing operations.
- Speed: Only inspects the first span per trace.

Query all spans
With this option you query every matching span in every trace.
When to use:
- Deep‑dive troubleshooting where you need every operation in the call graph.
- Filtering by child‑span attributes, for example, database calls and background jobs.
Trade‑offs:
- Skewed RED metrics: Unless used with an appropriate filter, aggregating duration or error rates across every span inflates counts and misrepresents true end‑to‑end performance. Your RED metrics become a mix of server, client, database, and internal spans. The average latency and error rates no longer align with user‑facing operations.
- Performance: Scanning all spans is heavier, especially in wide or deep traces.
- Result size: You may hit maximum spans per span-set limits if your traces are large.




