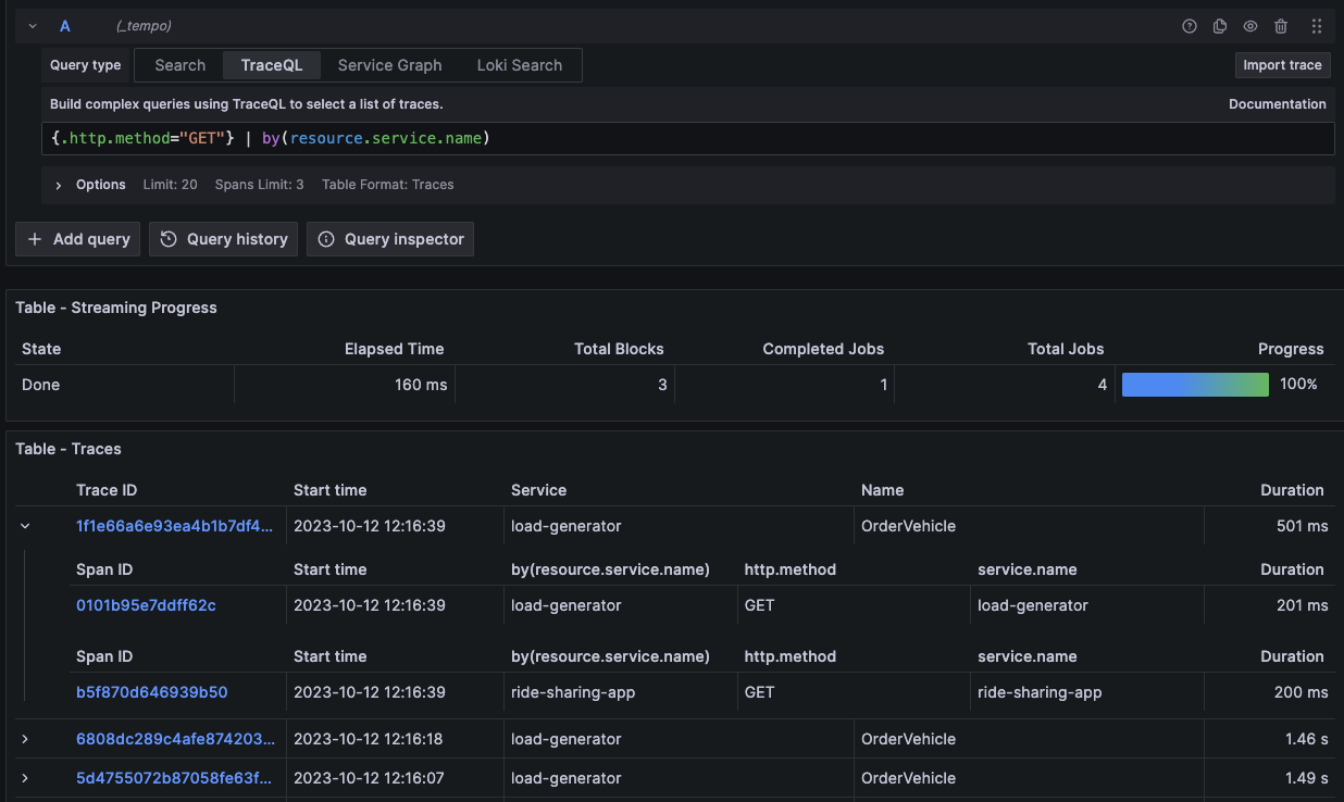
Multiple spansets per trace
The TraceQL query editor has been improved to facilitate the grouping of multiple spans per trace in TraceQL queries. For example, when the following by(resource.service.name) is added to your TraceQL query, it will group the spans in each trace by resource.service.name.

