Get started with Traces Drilldown
You can use traces to identify errors in your apps and services and then to optimize and streamline them.
When working with traces, start with the big picture. Investigate using primary signals, RED metrics, filters, and structural or trace list tabs to explore your data. To learn more, refer to Concepts.
Note
Expand your observability journey and learn about the Drilldown apps suite.
Before you begin
To use Grafana Traces Drilldown with Grafana Cloud, you need:
- A Grafana Cloud account
- A Grafana stack in Grafana Cloud with a configured Tempo data source
To use Traces Drilldown with self-managed Grafana, you need:
- Your own Grafana v11.2 or later instance with a configured Tempo data source
- Installed Traces Drilldown plugin
For more details, refer to Access Traces Drilldown.
Explore your tracing data
Most investigations follow these steps:
- Select the primary signal.
- Choose the metric you want to use: rates, errors, or duration.
- Define filters to refine the view of your data.
- Use the structural or trace list to drill down into the issue.
With Grafana Play, you can explore and see how it works, learning from practical examples to accelerate your development. This feature can be seen on the Grafana Play site.
Example: Investigate source of errors
As an example, you want to uncover the source of errors in your spans. For this, you need to compare the errors in the traces to locate the problem trace. Here’s how this works.
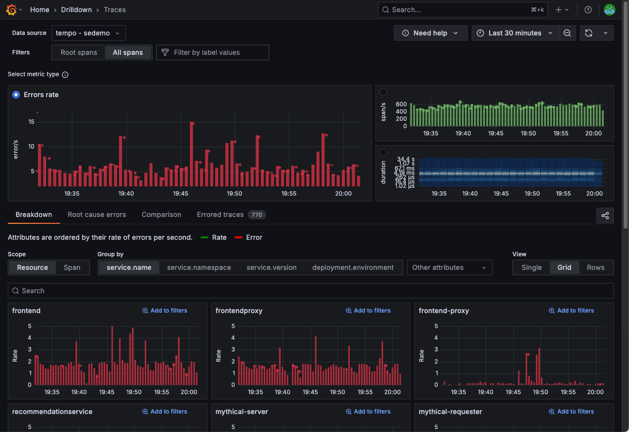
Choose the level of data and a metric
To identify the trouble spot, you want to use raw tracing data instead of just the root span, which is the first span of every trace. Select All spans in the Filters, then choose the Errors metric.

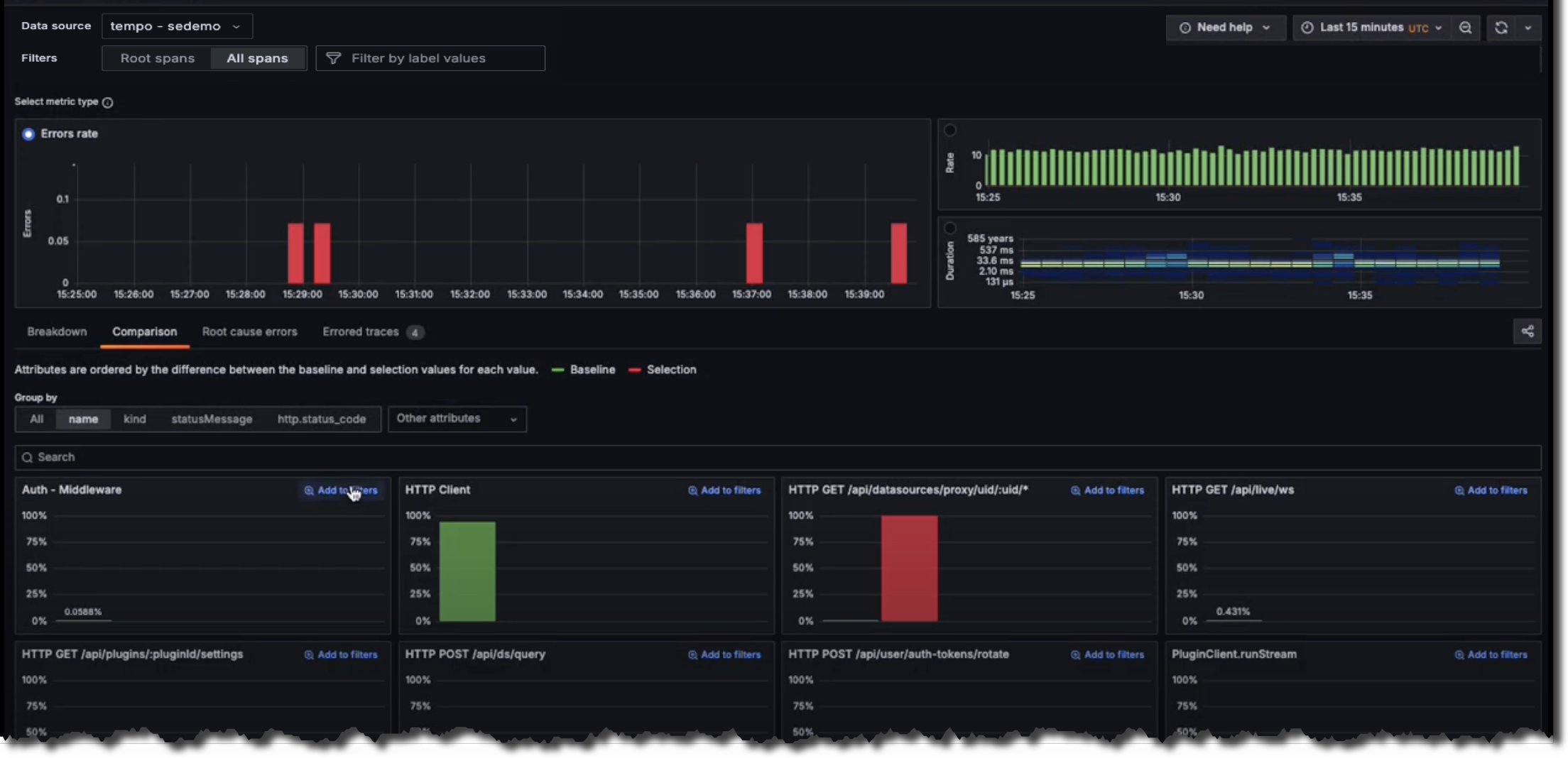
Correlate attributes
To correlate attribute values with errors, use the Comparison tab.
This tab surfaces attributes values that heavily correlate with erroring spans.
The results are ordered by the difference in those attributes by the highest ones first. This helps
you see what’s causing the errors immediately.
You can see here that 99.34% of the time, the span name was equal to HTTP GET /api/datasources/proxy/uid/:uid/* the span was also erroring.

Inspect the problem
To dig deeper, select Inspect to focus in on the problem.
It’s easy to spot the problem: the tall, red bar indicates that the problems are happening with HTTP GET /api/datasources/proxy/uid/:uid/*.
Next, use Add to filters to focus just on the erroring API call.

Use Root cause errors
Select Root cause errors for an aggregated view of all of the traces that have errors in them. To view additional details, right-click on a line and select HTTP Outgoing Request.

To examine a single example transaction, click on an entry to open one of the individual traces used to construct that aggregate view.




