
Einführung der Cilium Enterprise-Integration in die Grafana Cloud für Kubernetes-Netzwerküberwachung
Die Veränderung des Aufbaus moderner Anwendungen hin zu einer Sammlung API-gesteuerter Dienste hat viele Vorteile, obwohl eine vereinfachte Überwachung und Fehlerbehebung nicht dazugehört. In einer Welt, in der ein einziger „Klick“ eines Nutzers zu Dutzenden oder sogar Hunderten von API-Aufrufen führen kann, kann jeder Fehler, jede Überkapazität oder Latenz in der zugrunde liegenden Konnektivität das Anwendungsverhalten auf eine Weise negativ beeinflussen (und das geschieht oft), die teuflisch schwer zu erkennen ist und eine komplizierte Ursachenanalyse nach sich zieht.
Dadurch befinden sich Anwendungsentwicklungsteams und Kubernetes-Plattformteams vor einer Herausforderung: Die Observability der Konnektivität ist wichtiger als je zuvor, aber das Erreichen ist schwieriger als je zuvor.
Im vergangenen Monat hat Grafana Labs eine strategische Partnerschaft mit Isovalent angekündigt, den Schöpfern von Cilium, um diese Herausforderung anzugehen. Gemeinsam machen wir es einfacher, tiefe Einblicke in die Konnektivität, Sicherheit und Leistung der auf Kubernetes ausgeführten Anwendungen zu gewinnen, indem wir die Cilium Enterprise-Integration in die Grafana Cloud einführen.
Warum Cilium Enterprise und Grafana Cloud?
Cilium ist ein Open-Source-Projekt, das eBPF-gestützte Netzwerke, Sicherheit und Observability für Cloud-native Umgebungen wie Kubernetes und andere Container-Orchestrierungsplattformen bietet.
Mit Cilium könnt ihr die Richtlinien für L3-, L4- und L7-Netzwerkflüsse in eurem Stack anwenden und überwachen, sodass ihr den Datenverkehr beobachten und blockieren könnt, sowie Netzwerkrichtlinien basierend auf Labels anwenden.
Es ist ein flexibler Ansatz, der von eBPF angetrieben wird, einer revolutionären neuen Linux-Kernel-Technologie, die von Isovalent gemeinsam mit der Originalautoren gepflegt wird. Anstatt alte Kernel-Netzwerkfunktionen wie iptables zu nutzen, wurde Cilium mit einem eBPF-basierten Ansatz entwickelt, der eine hocheffiziente und leistungsstarke Konnektivität und Sicherheit ermöglicht, in die Observability direkt integriert ist. Cilium arbeitet als einzelner Agent und Operator innerhalb des Clusters und instrumentiert alle Anwendungsebenen.
Isovalent Cilium Enterprise ist das starke Enterprise-Angebot von Isovalent, das zusätzliche Funktionen für Enterprise-Anwendungsfälle und Skalierung bietet. Diese Integration ist für die Verwendung mit Isovalent Cilium Enterprise vorgesehen und unterstützt keine Open-Source-Software von Cilium.
Mit der Isovalent Cilium Enterprise-Integration für Grafana Cloud können die Daten aus einer Cilium Enterprise-Installation in die Grafana Cloud weitergeleitet werden, wo unterschiedliche Nutzer von den Dashboards, Metriken und Warnungen profitieren können, die in der Lösung verpackt sind. Systemadministratoren, die sich um die Cluster selbst kümmern, können Informationen zu Kubernetes-Ereignissen erhalten, den aktuellen Status der beobachteten Cluster sowie Daten zur Netzwerknutzung einsehen. DevOps-Teams können Informationen aggregieren, die sie dann zur Fehlerbehebung bei ihren Anwendungen verwenden können. Es gibt Netzwerk-Ingenieure, die mehr ins Detail gehen können, als Systemadministratoren vielleicht möchten, sowie SREs und die Dev Sec Ops-Organisationen, die ein tieferen Verständnis ihrer Anwendungen und der Einhaltung bestehender Sicherheitsrichtlinien gewinnen können.
Grafana-Dashboards für Cilium Enterprise
Die neue Cilium Enterprise-Integration in die Grafana Cloud macht es den Teams leicht, mit der Überwachung und Wartung ihrer Kubernetes-Netzwerkschicht zu beginnen. Die Integration wird mit vier vorgefertigten Dashboards geliefert, die euch helfen, aussagekräftige Erkenntnisse zu sammeln und zu extrahieren, von einem breiten Überblick über euren Kubernetes-Cluster bis hin zu spezifischen Netzwerkverbindungen zwischen Pods.
Cilium-Übersichts-Dashboard
Das Cilium-Übersichts-Dashboard zeigt den allgemeinen Clusterstatus und Informationen wie Fehler, API-Latenz für den Cilium-Agent und die Gesamtanzahl an Datenverkehr an — ein bisschen von allem für alle.

Das Dashboard enthält Daten zu Kubernetes-Ereignissen, die aufgezeichnet und verbraucht wurden, sowie BPF-Transformationsoperationen für die Ausführung von Traffic-Agents. Es gibt auch Netzwerkinformationen, die im Dashboard dargestellt werden, wie L7-Anfragen, Ingress-Pakete, Drop-Raten und mehr.
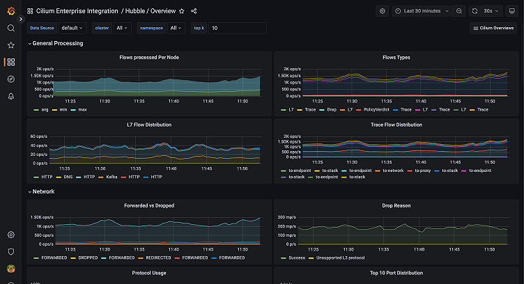
Hubble-Übersichts-Dashboard
Hubble ist eine vollständig verteilte Netzwerk- und Sicherheits-Observability-Plattform für Cloud-native Workloads, die auf Cilium ausgeführt wird. Sie bietet detaillierte Daten zu den Netzwerkflüssen innerhalb eures Clusters, einschließlich der Anzahl der Verbindungen im Cluster, deren Typen und zugehörige Traces. Mit mehr als 21 verschiedenen Visualisierungen in diesem vorgefertigten Grafana-Dashboard könnt ihr in eine Netzwerkrichtlinie und auch in eine Vielzahl von Visualisierungen von HTTP-Metriken eintauchen.
Ihr sammelt letztendlich Informationen auf Systemebene über euren Kubernetes-Cluster, über seine Vernetzung und über verschiedene Komponenten — alles in einem Prometheus-Standardformat, das mit dem Grafana-Agent importiert werden kann.

Es gibt auch eine zusätzliche Visualisierung, um Benutzern zu helfen, die Hubble Timescape nutzen, eine Observability- und Analyseplattform, um alle Observability-Daten zu speichern und abzufragen, die Cilium und Hubble sammeln können. Dieses Dashboard hilft bei der Meta-Überwachung der Timescape-Anwendung selbst und verfolgt, wie gut sie funktioniert. (Hinweis: Hubble Timescape ist nur für die Enterprise-Version von Hubble verfügbar.)
Cilium Operator-Übersichts-Dashboard
Wir bieten Unterstützung bei der Überwachung des Gesamtzustands eurer Cilium Enterprise-Bereitstellung mit dem Cilium Operator-Übersichts-Dashboard, das die Verfolgung der Ressourcenauslastung des Betreibers unterstützt.

Cilium Agent Übersichts-Dashboard
Eines der beliebtesten Grafana-Dashboards in der Cilium Enterprise-Integration ist das Cilium Agent-Übersichts-Dashboard, das die Meta-Überwachung eurer Cilium Enterprise-Bereitstellung ermöglicht.
Die Kubernetes-bezogenen Panels überwachen in der Zwischenzeit mehr des Kubernetes-Status als die Standardfunktionen von Kubernetes und ermöglichen es euch, die Ereignisse anzuzeigen, die empfangen und verarbeitet werden, sowie die API-Serveraufrufe, die getätigt oder verworfen werden.

Grafana Alerts zur Überwachung von Cilium Enterprise
In der Cilium Enterprise-Integration für die Grafana Cloud gibt es 17 Warnregeln, die speziell von Isovalent, dem Unternehmen hinter Cilium, kuratiert und erstellt wurden, um euch bei der Überwachung eurer Cilium Enterprise-Bereitstellung zu helfen. Die Alerts überwachen die wichtigsten Cilium-Komponenten, die sich auf den Cilium-Agent und den Zustand der Kubernetes-Cluster beziehen. Sie reichen von der Verfolgung von Warnungen bis zur Überwachung kritischer Datenpunkte wie API-fehler (wenn API-Aufrufe an Cilium-Endpunkte-API aufgrund von Serverfehlern fehlschlagen oder wenn der Cilium-Agent aufgrund von Netzwerkrichtlinienregeln auf eine hohe Drop-Rate stößt), sodass ihr sicherstellen könnt, dass eure Richtlinien das Cilium-System nicht daran hindern, sich selbst zu beobachten.
Es gibt auch Benachrichtigungen darüber, wann sich Endpunkte in einem ungültigen Zustand befinden, sowie darüber, wie viele API-Aufrufe aktualisiert werden und ob sie fehlschlagen oder nicht. Darüber hinaus steht für die Verfolgung von Identitäten eine Warnung zur Verfügung, die euch benachrichtig, wenn ihr euch dem Limit für die Anzahl der Identitäten nähert, die ihr pro Knoten zur Verfügung habt.
Erfahrt mehr über Cilium Enterprise in der Grafana Cloud
Schaut euch zunächst die Cilium Enterprise-Integrationsdokumentation und die Cilium Enterprise-Lösungsseite an. Wenn ihr die Integration ausprobiert, lasst uns wissen, was ihr davon haltet! Ihr könnt das Team im #Integrations über den Grafana Labs-Community Slack kontaktieren.
Grafana Cloud ist der einfachste Weg, um mit Metriken, Protokollen, Rückverfolgung und Dashboards zu beginnen. Wir haben eine großzügige, dauerhaft kostenlose Stufe und Pakete für jeden Anwendungsfall. Meldet euch jetzt kostenlos an!



