
Get insights from logs without writing a query: Explore Logs is in Public Preview
Note: As of Feb. 20, 2025, the Explore apps (Explore Metrics, Explore Logs, Explore Traces, Explore Profiles) are now the Drilldown apps (Metrics Drilldown, Logs Drilldown, Traces Drilldown, Profiles Drilldown).
Whether it’s 3 in the morning and you’re trying to resolve an outage, or you’re testing a new feature and you need to resolve a recurring issue so you can move on to your next task: time is of the essence.
Wouldn’t it be great if your observability tooling could direct you to your “aha” moment, without you needing to fumble with writing a query?
This is precisely why we introduced Explore Logs — an interface for quickly extracting insights from logs without needing to run a query — at GrafanaCon back in April. Now, we are delighted to announce that Explore Logs is widely available in Public Preview!
Since this initial launch, we’ve received lots of feedback and done lots of dogfooding ourselves. Let’s highlight some of the key features and improvements and show you how you can use Explore Logs to identify issues faster!
Key features, and how Explore Logs can make troubleshooting easy
As you read through this blog post, you’ll notice a theme: We are trying to improve existing things! Right now, the Explore Logs team is laser focused on surfacing insights to SREs and developers to help them troubleshoot faster. This doesn’t just mean shipping new features — it means dogfooding and listening to user feedback, and making sure Explore Logs does what you need it to.
Here are just a few of the notable improvements we’ve made to Explore Logs since we took the stage at GrafanaCon, and how they can help you.
Patterns: UX improvements and new capabilities
If you’re troubleshooting, it’s likely that you have a specific error or phrase you are looking for that is at the root of your problem. Coming at it from another angle: A repeated error or phrase might signal to you an interesting place to look — or a noisy place to avoid.
This is what we had in mind with Patterns. This feature groups your logs into patterns, then surfaces the most interesting ones that indicate interesting areas to dive into or noisy areas to block out.
We’ve also streamlined the UI since our initial OSS release, and you can now use multiple include or exclude filters to cut out noise or drill down more into a given pattern. In addition, you can perform a plain text search against the surfaced patterns to make it easy to search for a specific error, exception, or similar!
We will continue to tweak things behind the scenes to ensure patterns are mined accurately and quickly as logs are coming in.

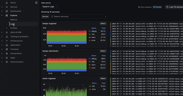
Service selection enhancements
You want to get to the root of the problem as quickly as possible, so we continue to tweak the way we render and order service histograms, with the goal of making the services you care about above the fold. Knowing we can’t predict every use case, and that you may need to search for a different service than the one we’ve presented, we’ve made improvements to the service search experience, adding autocomplete to the service name search to help you surface the relevant service faster.

Labels and fields overhaul
You can now render histograms and filter on structured metadata, a Grafana Loki data type for storing OpenTelemetry resource attributes. Because most of our end users aren’t privy to whether a key/value pair is structured metadata or something we parsed out of the log lines, we simply put them both in a “Fields” tab. It’s cleaner.
We also introduced the ability to better sort these fields on a few different criteria, so it’s even easier to sift through any noise and find the most relevant values to drill down into. As you can see from the screenshot below, you can sort by relevance, last value, and dispersion.

Logs panel polish and table view
The features we’ve highlighted so far can solve a lot of the use cases you’ll run into. But we know there are many scenarios when you just need to see, and interact with, the log lines themselves to get the answer to your question. To address this, we added a few small but nifty features to the logs panel to improve the quality of your work life — color indicators, and a popover menu to make it easier to extract information from the log lines themselves.

We also introduced a table view, so it is even easier to read and interact with long log lines. You can very easily shrink the content you’re seeing to just the fields that are relevant to your investigation, giving you a curated view without requiring query language expertise.

Public docs 👏
We know that if you do have questions, good documentation is quite helpful. Thanks to our Docs and Engineering teams, public documentation is now available, at https://grafana.com/docs/grafana-cloud/visualizations/simplified-exploration/logs/.
These are just some of the highlights! We’re releasing early, often, and fast, so follow along here to stay up to date with all the latest: https://github.com/grafana/explore-logs/releases
Try Explore Logs today!
If you are looking to provide insights to your SREs and allow your developers to easily troubleshoot issues with logs, Explore Logs is what you’ve been waiting for.
Explore Logs is available for most Grafana Cloud customers today. It is also available for Grafana Enterprise and open source Grafana as well; it can be installed through the Grafana plugin catalog.
To use Explore Logs, navigate to the hamburger menu, the “Explore” dropdown, then “Explore Logs.”
So go give it a try, and give us your feedback as you go! We promise we’re listening, so reach out in one of three ways:
- Click the in-app “Give Feedback” button to leave your feedback.
- Create a feature request or issue in GitHub.
- Let your account manager know what we can do to make your Explore Logs experience even better.
Want to go deeper? Sign up for the Introduction to Loki and Grafana Cloud Logs workshop at ObservabilityCON 20204 to learn more about Explore Logs!



