
Monitor Amazon EC2: key metrics for instances, regions, and more in one view
Take your AWS observability to the next level with Grafana Cloud. We now offer an EC2 solution that makes it easier than ever to monitor your AWS...
Read more
Products
Grafana Cloud
Monitor, analyze, and act faster with AI-powered observability.
LGTM+ Stack
Key Capabilities
Observability Solutions
Open Source
Community resources
Dashboard templates
Try out and share prebuilt visualizations
Prometheus exporters
Get your metrics into Prometheus quickly
end-to-end solutions
Opinionated solutions that help you get there easier and faster
monitor infrastructure
Out-of-the-box KPIs, dashboards, and alerts for observability
visualize any data
Instantly connect all your data sources to Grafana
Learn
Community and events
Resources
Help build the future of open source observability software Open positions
Check out the open source projects we support Downloads
Grafana Cloud
Monitor, analyze, and act faster with AI-powered observability.
Observability Solutions
The actually useful free plan
10k series Prometheus metrics
50GB logs, 50GB traces, 50GB profiles
500VUk k6 testing
20+ Enterprise data source plugins
100+ pre-built solutions
end-to-end solutions
Opinionated solutions that help you get there easier and faster
visualize any data
Instantly connect all your data sources to Grafana

Teddy Bartha
UX Designer
Want to stay on top of Grafana and Observability news? Sign up for our newsletter.
Ana Ivanov · 9 Jan 2024 · 5 min read
Take your AWS observability to the next level with Grafana Cloud. We now offer an EC2 solution that makes it easier than ever to monitor your AWS...
Read more
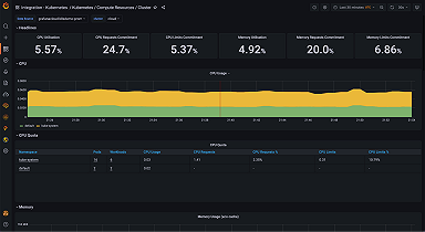
Ali Gerrard · 19 Nov 2021 · 4 min read
Grafana Cloud's Kubernetes integration makes it easier to troubleshoot and alert on your Kubernetes cluster.
Read more
Teddy Bartha · 1 Feb 2021 · 8 min read
Read more

