
Bring your Microsoft Azure metrics and logs to Grafana Cloud—no Alloy required
Configure Cloud Provider Observability for serverless collection of Azure logs and metrics, and get insights you can't get out of the box with Azure...
Read more
Want to stay on top of Grafana and Observability news? Sign up for our newsletter.
Configure Cloud Provider Observability for serverless collection of Azure logs and metrics, and get insights you can't get out of the box with Azure...
Read more
There are four ways to monitor AWS metrics in Grafana. Find out which one best fits your needs with this handy guide.
Read more
Learn how to reduce complexity and configuration headaches when collecting Microsoft Azure metrics with Grafana Alloy.
Read more
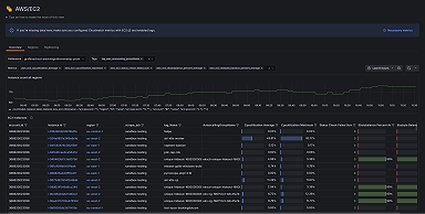
Introducing AWS Observability, a user-centric app in Grafana Cloud that makes it easier than ever to monitor AWS for a diverse range of projects.
Read more
Take your AWS observability to the next level with Grafana Cloud. We now have support for over 60 AWS services, including EC2, Lambda, EBS, RDS, S3,...
Read more



